中国给水排水2023年城镇污泥处理处置技术与应用高级研讨会(第十四届)邀请函 (同期召开固废渗滤液大会、工业污泥大会、高浓度难降解工业废水处理大会)
共创、共生、共赢--鼎力打造中国污泥处理处置核心品牌生态圈
(请提前报名回执,限1500人;本次会议仅限提前回执报名单位代表参会;参会代表可获得2023年年度继续教育学时证明)
时间:2023年9月11日—14日,11日报到,12日—13日会场报告,14日典型项目参观
会议酒店:上海白金汉爵大酒店
会议酒店地址:上海市闵行区沪闵路1577号
会议联系人:金晟 18622273726 (微信同号)
会议主办协办技术报告咨询:王领全 13752275003 (微信同号)
组织机构
主办单位:
《中国给水排水》杂志社有限公司
苏伊士环境科技(北京)有限公司
上海复洁环保科技股份有限公司
上海中耀环保实业有限公司
湖南鼎玖能源环境科技股份有限公司
中国市政工程华北设计研究总院有限公司
协办单位:
中国石油大学(华东)化学化工学院
天津创业环保集团股份有限公司
天津锐创环保集团有限公司
山东金孚环境工程有限公司
上海沃太克斯环保科技有限公司
普拉克环保系统(北京)有限公司
杰瑞环保科技有限公司
江苏矿源环保科技有限公司
南通爱可普环保设备有限公司
上海仁创环境科技有限公司
上海深城环保设备工程有限公司
苏州美泓环保科技有限公司
江苏康泰环保股份有限公司
威立雅水务工程(北京)有限公司
山东福航新能源环保股份有限公司
河南艾尔旺新能源环境股份有限公司
美国SDMC技术公司
国家污泥处理处置产业技术创新战略联盟
中国给水排水品牌委员会
《亚洲环保》 媒体平台
济南浦华会展服务有限公司
中国水业网(www.water8848.com )
支持单位:
上海浦东水务(集团)有限公司
国际水协污泥专家委员会
中华环保联合会生态环境领军班
《给水排水》杂志
《环境卫生工程》杂志
上海城投水务(集团)有限公司
上海城投污水处理有限公司
苏州耕耘无忧物联科技有限公司
广州中洲环保科技有限公司
上海大张过滤设备有限公司
江苏中鼎环境工程股份有限公司
徐州晟源环境科技有限公司
北京清源华建环境科技有限公司
江苏天舒电器有限公司
江苏斯道德环境技术有限公司
青岛欧仁环境科技有限公司
潍坊萨伯特精密转动设备有限公司
河北双佳泵业有限公司
中大贝莱特压滤机有限公司
北京盛新环保科技有限公司
长江生态环保集团有限公司
长江清源节能环保有限公司
机械科学研究总院环保技术与装备研究所
机科发展科技股份有限公司
北京市市政工程设计研究总院有限公司
杭州市城乡建设设计院股份有限公司
上海勘测设计研究院有限公司
三峡集团长江生态环境工程研究中心
上海市政工程设计研究总院(集团)有限公司
中国市政工程中南设计研究总院有限公司
中国市政工程西南设计研究总院有限公司
中国市政工程西北设计研究总院有限公司
上海市城市建设设计研究总院(集团)有限公司
中国电建集团华东勘测设计研究院有限公司
中国城市建设研究院有限公司
污泥安全处置与资源化技术国家工程实验室
中城院(北京)环境科技有限公司
中国给水排水战略联盟
中国污泥处理处置战略联盟
重庆市风景园林科学研究院
天津凯英科技发展股份有限公司
中国标准化研究院环保产业室
南京市城市建设投资控股(集团)有限责任公司
中石化石油工程建设有限公司
中国光大水务有限公司
全国危险废物处理处置和资源化利用标准化工作组
同济大学环境科学与工程学院、清华大学环境学院、哈尔滨工业大学环境学院、天津大学环境科学与工程学院、中国科学院大学、东北大学、中国科学院地理科学与资源研究所、江南大学、中国科学院成都生物研究所、浙江大学环境污染防治研究所、浙江大学环资学院固废研究中心、华南理工大学环境科学与工程学院、中国计量大学机电工程学院、上海大学环境与化学工程学院、浙江工业大学土木工程学院、广州大学环境科学与工程学院、吉林建筑大学、东南大学、重庆大学、太原理工大学环境科学与工程学院、上海理工大学环境科学与工程系、华中科技大学、台灣陽明交通大學環境科技及智慧系統研究中心、中国石油大学(北京)克拉玛依校区工学院、 北京林业大学环境科学与工程学院、沈阳建筑大学辽河流域水污染防治研究院、华东理工大学、湖南大学环境科学与工程学院 等。
战略合作微信平台

微信名称:water8848 微信名称:中国给水排水 微信名称:水环境生态圈 微信名称:污水资源化利用
微信号:cnwater8848 微信号:cnww1985 微信号:iwacnww 微信号:IWAnewwater
支持媒体:《中国给水排水》杂志、中国水业网( www.water8848.com )、《环境卫生工程》杂志、环保在线、中国给水排水杂志网站(http://www.cnww1985.com)、中国水网、慧聪水工业网、水世界-中国城镇水网、必高环保人才网、亚洲环保杂志 、水处理技术杂志等.
为贯彻落实国家在经济发展中对于生态文明建设和环境保护的新要求,酝酿多年的《水污染防治行动计划》(简称“水十条”)颁布。该计划强调水质、水量和水生态的一体化管理,预计到2021年中国水处理投资规模可超2万亿元。 2021年6月,国家发展改革委、住房城乡建设部印发《“十四五”城镇污水处理及资源化利用发展规划》(发改环资〔2021〕827号),提出到2025年,城市污泥无害化处置率达到90%以上;长江经济带、黄河流域、京津冀地区建制镇污水收集处理能力、污泥无害化处置水平明显提升。到2035年,全面实现污泥无害化处置,污水污泥资源化利用水平显著提升,城镇污水得到安全高效处理,全民共享绿色、生态、安全的城镇水生态环境。随着水行业企业迎来发展黄金时代,2023年中国城镇污泥处理处置技术与应用高级研讨会(第十四届)也将进入发展新阶段。
近年来,随着我国污水处理能力的快速提高,污泥量也同步大幅增加。截至2021年12月底,全国城市排水管道总长度87.2万公里,同比增长8.7%;污水处理厂处理能力2.1亿立方米/日,同比增长7.8%。2021年,污水处理率97.89%,比上年增加0.36个百分点;城市生活污水集中收集率68.6%,比上年增加3.8个百分点。国家发改委、住房和城乡建设部、生态环境部联合发布《污泥无害化处理和资源化利用实施方案》,其中提出,到2025年,全国新增污泥(含水率80%的湿污泥)无害化处置设施规模不少于2万吨/日,城市污泥无害化处置率达到90%以上,地级及以上城市达到95%以上,基本形成设施完备、运行安全、绿色低碳、监管有效的污泥无害化资源化处理体系。
全国目前年产生含水量80%的污泥6000多万吨(不含工业污泥4000多万吨)。到2025年,年产生含水量80%的污泥达到1.6亿吨(包括生活污泥和工业污泥),与之对应的是,污泥处理市场将保持10%以上的复合增长,到2025年达到500多亿元的规模。根据调研结果显示,我国污水处理厂所产生的污泥,有70%没有得到妥善处理,污泥随意堆放及所造成的污染与再污染问题已经凸显出来,并且引起了社会的关注。社会的关注促使国家不得不对污泥的处理处置重视起来,国家的重视又促使了污泥处理处置市场步入快速发展阶段。 住建部明确要求:各地要按照“绿色、环保、循环、低碳”的污泥处置技术路线,督促落实城市人民政府规划建设的主体责任,合理选择工艺,加快设施建设。各级排水主管部门要依法加强监督检查,督促污泥处理处置单位严格按照《城镇排水与污水处理条例》要求,对污泥去向、用途、用量等进行跟踪、记录和报告;对非法污泥堆放点要一律予以取缔,不满足防护要求的污泥临时堆放点要限期完成达标改造;对违反相关法律法规转移、倾倒、处置污泥的,要严格依法处罚。要打通污泥无害化产物的出路,“以资源化带动产业化”,吸引社会资本参与污泥处理处置设施建设和运营。对于我国污泥处理处置技术的发展有重要指导意义。
为了进一步提高我国污泥处理处置技术水平,了解国内外污泥处理处置的现状、前景与发展趋势,切实达到污泥无害化、减量化、稳定化、资源化的要求,避免由此引起的二次污染,《中国给水排水》杂志社联合 苏伊士环境科技(北京)有限公司、天津创业环保集团股份有限公司、威立雅水务、中国市政工程华北设计研究总院有限公司、中国建设科技集团股份有限公司、国际水协污泥专家委员会等单位决定举办“2023年中国城镇污泥处理处置技术与应用高级研讨会(第十四届)”。届时将邀请有关单位领导和专家到会作主题报告,针对污泥处理处置的标准实施、成熟工艺及设备运行经验、污泥处置政策等问题进行解答和研讨交流,同时为相关单位搭建推介城镇污泥处理处置与综合利用新技术、新工艺、新设备的平台。
本次会议将邀请国内外排水行业设计、科研、运营单位、建设单位的领导、知名专家、学者、工程技术人员以及国内外知名机构和企业参会并作学术交流。
中国给水排水杂志社于2010年(第一届,秦皇岛)、2011年(第二届,青岛)、2012年(第三届,大连)、2013年(第四届,上海)、2014年(第五届,长沙)、2015年(第六届,宜兴)、2016年(第七届,天津)、2017年(第八届,北京)、2018年(第九届,保定)、2019年(第十届,上海)、2020年(第十一届,西安)、2021年(第十二届,上海)、2023年2月(第十三届,杭州)分别在秦皇岛、青岛、大连、上海、长沙、宜兴、天津、北京、保定、上海、西安、上海、 杭州举办了第一至十三届污泥处理处置高级研讨会,此次是第十四届,在大家的关心和支持下,它已成为业内具有较大影响力和规模最大的污泥处理处置行业会议。
一、大会运作原则和目标
本届大会按照专业化、高规格、高水平的要求,突出“创新、协调、绿色、开放、共享”特色。邀请污泥处理处置各个研究方向的知名专家学者和主要单位代表,办成中国规模和影响力最大、最专业的行业盛会。
二、大会形式
本届大会以会议研讨交流为主(约60个专家报告)和现场参观典型工程为辅助的形式。
三、论文及技术报告征集主题:
1、各地城镇污泥处理处置的概况及规划设计(工程信息和工程实例介绍)。
2、城镇污泥处理处置的技术标准解读及政策探讨。
3、城镇污水处理厂污泥处理的设计经验。
4、污泥处理处置技术研究与工艺选择。
5、污泥处理处置技术与管理经验探讨。
6、污泥生物堆肥与土地利用技术及工程实例。
7、城镇污水处理厂污泥干化技术研究与应用。
8、流化床污泥焚烧炉技术及应用。
9、热电厂、水泥厂等工业领域掺烧城市污泥的应用实例。
10、污泥厌氧发酵/工业化生物制气技术与装备。
11、污泥中温厌氧消化技术与装备。
12、污泥固化稳定化技术与装备。
13、国内外污泥处理处置技术及工程实例,设计经验,调试、运行管理经验等。
14、高效污泥脱水技术与装备。
15、污泥输送技术与设备。
16、城市污水处理厂污泥处理处置技术调研报告和市场分析。
17、自来水厂污泥的处理及处置。
18、工业污泥处理及处置/工业园区污水污泥处理处置/村镇污水污泥处理及资源化利用。
19、国家“十三五”城镇污泥处理处置设施建设规划的总体思路及投资热点。
20、污泥干馏,污泥碳化,污泥减量化、资源化利用技术。
21、河湖底泥、黑臭水体及坑塘污水污泥治理和工程案例。
22、污泥处理处置升级改造技术及工程案例。
23、智慧水务、智慧环保、智慧污泥处理处置等。
24、中国污水污泥综合治理投资运营管理公司(机构), 设计院(公司), 总承包公司,工艺技术专业公司,装备、材料、药剂供应商等单位名录汇编。
25、青年创新技术成果、专利 、解决方案等展示交流对接(利用 会议论文集 、网站 、微信平台 、会议现场展板等 )。
26、无废城市环境可持续高质量发展相关政策、标准、技术及案例。
27、《城镇水务2035年行业发展规划纲要》等政策解读。
28、其他相关主题(如除臭、渗滤液处理、水环境综合治理等)。
中国给水排水第十四届污泥大会、固废渗滤液大会、高浓度难降解工业废水处理大会部分报告:
报告题目:摆脱黑色泥潭 ,迈向广阔天地
报告人:张悦,中国土木工程学会水工业分会 理事长, 曾任住建部城市建设司巡视员、中国市政工程华北设计研究总院副院长兼总工程师等职务。长期从事城市供水、节水、污水污泥和垃圾处理等方面的技术和行政工作。
报告题目:污泥厌氧消化的发展历程和趋势
报告人:戴晓虎 同济大学环境科学与工程学院教授、博导,国家海外高层次人才特聘专家,城市污染控制国家工程研究中心主任、“循环经济关键技术与装备”重点专项总体专家组副组长、 国际水协会(IWA)Fellow。
报告题目:发展污泥焚烧促进减污降碳
报告人: 中国城市建设研究院有限公司 徐海云 总工程师,享受国务院政府特殊津贴专家,教授级高级工程师
报告题目:污泥高温好氧消化技术的前世今生及其发展前景
报告人:朱南文 教授,上海交通大学环境与工程学院,上海市固体废物处理与资源化工程技术研究中心执行主任
报告题目:污泥热解安全资源化关键技术装备与工程示范—“国家重点研发计划”进展报告(2023)
报告人:许国仁 哈尔滨工业大学/中国科学院大学 教授、博导
许国仁 教授,工学博士,博士研究生导师。入选首批“国家高层次人才计划”。国际水协(IWA)Fellow,国际水协(IWA)“污泥专家委员会秘书长”。 主持污泥领域“国家重点研发计划项目(首席科学家)”,国家“863”重点项目等多项。 获国际水协(IWA)“全球创新荣誉奖”、国家技术发明二等奖等奖励。
报告题目:污泥调理技术的挑战与未来
报告人:王东升教授、博导,浙江大学求是特聘教授,长三角(义乌)生态环境环境研究中心主任,TWAS-CAS水与环境卓越中心常务副主任
报告题目:上海浦东新区污泥处置工程及运营实践介绍
报告人:上海浦东水务集团南汇排水有限公司 富文军 总经理
报告题目:苏伊士污泥产品及系统集成能力介绍
报告人:苏伊士环境科技(北京)有限公司 温艳军 污泥事业部产品与方案副总经理
报告题目:苏伊士污泥处理处置技术回顾与展望
报告人:苏伊士环境科技(北京)有限公司 史平 污泥事业部总工程师
报告题目:绿色-低碳-循环的污泥无害化资源化创新实践
报告人:上海复洁环保科技股份有限公司 卢宇飞 博士、 副总裁兼研发中心主任
报告题目:污泥焚烧灰渣磷回收的绿色提取剂筛选及工艺优化研究
报告人:杨长明,同济大学环境科学与工程学院研究员,环境生态工程研究中心副主任,博士生导师
报告题目:全寿命周期视角下不同污泥处置工艺的气候变化特性
报告人:西南交通大学 土木工程学院 杨顺生 教授,博士生导师
报告题目:市政污泥处理处置与污泥脱水剂
报告人:郑怀礼,重庆大学二级教授,国务院政府特殊津贴专家,博士生导师,是国内外10多个学术期刊编委(包括SCI期刊),常年入选全球前2%顶尖科学家榜单。主要从事水环境保护的研究与应用工作,已主持主研了国家级、部(省)级课题50多项,另先后主持完成横向科研项目50多项。获2016年度重庆市科技进步奖一等奖(排名1)、2017年度重庆市自然科学奖一等奖、2013年度重庆市技术发明二等奖(排名1)、2014年度教育部自然科学二等奖(排名1)。另获其它省部级政府科技奖7项(包括一等奖)。已培养毕业全日制学历博士研究生30余名,硕士研究生100余名。在学术刊物上发表学术论文500多篇,其中进入《SCI》400多篇,绝大多数论文为第一作者或通讯作者。获授权国家专利30多项。参加起草并获批国家标准17项,行业标准8项。另主持完成重庆市地方行业标准一项。主编出版专著2部,参编出版书籍4部。
报告题目:城市污水厂污泥的微生物溶胞原位减量技术及机理(LTBC-SBR)
报告人:黄瑛,副教授,东南大学固体废弃物处理与资源化研究所所长。研究方向包括污泥化学调质深度脱水技术,污泥溶剂萃取脱水脱油与燃料化技术、污泥微生物菌剂减量技术,电子废弃物中稀有金属回收,持久性有机物的降解技术等方面。2009年,在国内首次引进开发了化学调质深度脱水技术,在无锡国联集团公司无锡市污泥深度脱水大型工程中获得成功,受到了国家环保部、国家建设部、江苏省政府领导的高度评价,污泥的化学调质深度脱水技术在全国被广泛推广。
报告题目:污泥减量数字化:污泥流变学-介电谱学-脱水性能关系解析
报告人:王毅力 北京林业大学环境科学与工程学院教授、博士生导师、教务处副处长
报告题目: 上海城镇污水污泥处理处置工程实践与科创
报告人:上海市政工程设计研究总院(集团)有限公司 胡维杰 三院总工
报告题目:武汉市污水厂污泥处理处置碳排放核算及碳减排策略研究
报告人:中国市政工程中南设计研究总院科研院总工 刘海燕 正高级工程师
报告题目:污泥连续高速碳化及资源化实例
报告人:同济大学建筑设计研究院<集团>有限公司 朱羽廷 高工
报告题目:生物炭调控制备及在环境修复中的应用研究
报告人: 王志朴,博士,副教授,硕士研究生导师。现为中国石油大学(北京)克拉玛依校区工学院环境工程专业教师,化工与环境工程系副主任,自治区危险废物鉴定专家委员会委员
报告题目1:中国污泥处理处置市场调查研究(2016-2021)(拟)
摘要:机械工业有机固废生物处理与资源化利用工程技术研究中心(OWTR)采集了2016-2021年全国污泥处置服务项目数据共242组样本,对土地利用、建材利用、焚烧、填埋等四种处置路线进行技术、经济和服务模式进行了分析研究,并分析了项目主管部门与服务提供商情况。建议行业主管部门应推进建设完善法律法规标准体系,污水运营企业应因地制宜选择技术路线与合作伙伴。
报告题目2:工业污泥好氧发酵与工业化好氧发酵技术(拟)
摘要:首先介绍了工业污泥与城镇污泥的异同,以及好氧发酵技术在工业污泥领域的应用情况,并指出制约好氧发酵技术推广应用的因素,一方面在于管理部门的管理水平,另一方面在于传统技术不适应工业化生产;之后介绍了三种工业化好氧发酵技术;最后通过“双碳”目标分析,指出:工业污泥好氧发酵为工业企业提供了实现碳中和目标的有效路径,建议企业充分评估自身实际情况,积极争取参与国家及相关部门政策制定,特别是相关领域标准的研究与制定方面;研究单位应针对不同工业领域污泥特点,开发针对性更强的工艺及设备。
报告人:王涛,研究员,博士生导师,注册咨询工程师,注册一级建造师,中国机械科学研究总院环保技术与装备研究所(机科发展科技股份有限公司)副总工程师,机械工业有机固废生物处理与资源化利用工程研究中心副主任兼总工程师,中国机械工程学会环保与绿色制造分会委员、中国化工学会环保专委会委员,全国绿色制造标委会委员、全国城镇给水排水标委会委员,机械工业环保机械标委会委员,北京理工大学科技成果转化专家咨询委员会委员。
报告题目:1、市政污泥超高温好氧发酵无害化与资源化;2、有机固废超高温好氧发酵及资源化。
报告人:东北大学 过程装备与环境工程研究所 朱彤 教授/博导,所长,国家重点研发计划首席负责人
报告题目:黑臭水体淤泥质基于增“碳”策略的资源化新途径
报告摘要:黑臭(返黑)水体淤泥质属于易腐、易二次污染、污染成分复杂的固体废物质,且因其有机质含量相对城市污水厂剩余污泥低而难有效绿色资源化。黑臭(返黑)水体淤泥质的减量化、资源化、无害化的处理处置属于行业难题。课题组采取了基于黑臭(返黑)水体淤泥“增碳”的资源化策略,将淤泥质耦合农林废弃物、城市绿化垃圾、城市厨余垃圾等其他废弃生物质形成“增碳”淤泥生物基质,再对其进行热解、堆肥、制备碳基新材料等资源化,构建了基于“增碳”淤泥质的新型资源化途径。
报告人:孙士权,教授,博士生导师,湖南省科技创新领军人才,长沙理工大学水利与环境工程学院副院长,国家重点研发项目负责人,湖南省给排水行业“十佳科技工作者”,《中国给水排水》青年编委,中国疏浚协会疏浚设备专业委员会副主任委员。一直从事污水处理理论与技术、黑臭水体修复理论与技术、黑臭水体淤泥新型资源化理论与技术、环保新材料等科研工作。主持包括国家重点研发计划、国家自然科学基金等在内的项目20余项;目前已发表学术论文80余篇、授权专利6项;获中国有色金属学会科技进步奖一等奖1项、湖南省科学技术进步奖二等1项、湖南省水利水电科技进步奖三等奖1项。
报告题目:“双碳”背景下,污泥治沙的前景和挑战
报告人:黄殿男, 教授,沈阳建筑大学辽河流域水污染防治研究院 副院长,沈阳市高层次人才“领军人才”。主攻方向:市政污泥治沙等资源化利用技术
报告题目:市政污水厂污泥处理处置路径研究
报告人:熊红松 湖北省住房和城乡建设厅科学技术委员会委员(城市建设专业)、湖北省城镇供水排水协会 秘书长
报告题目:同济牌高压带机及其创新工艺在污水厂污泥深度脱水及自来水泥渣高干减量工程中的应用
报告人:魏宏斌 同济大学环境科学与工程学院 教授,上海中耀环保实业有限公司 董事长
报告题目:一体化污泥连续碳化技术
报告人:湖南鼎玖能源环境科技股份有限公司 姜良军 总经理
题目:“污泥王”减量创造价值!
报告人:天津锐创环保集团有限公司 甘泉 董事长
报告题目:德国城镇管渠(通沟)污泥处置技术和经验
报告人:上海沃太克斯环保科技有限公司 顾杰 技术经理
报告题目:环境友好的湿式氧化工艺及案例分享
报告人:王维燕-威立雅水务工程(北京)有限公司 解决方案经理
报告题目:因地制宜,因泥施策,将污泥处理降本进行到底
报告人:杰瑞环保科技有限公司 杰瑞环保装备研究院 技术总监 王雨
报告题目:矿源环保污泥无热干化深度脱水技术
报告人:江苏矿源环保科技有限公司 张功毓 总经理
报告题目:低运营成本污泥处理处置技术及应用
报告人:上海仁创环境科技有限公司 刘莉 市场总监
报告题目:实际工程案例及问题分析-污泥与餐厨及厨余垃圾等协同厌氧处理
报告人:普拉克环保系统(北京)有限公司 张大伟 行业销售总监
报告题目:污泥储运系统解决方案
报告人:南方环保集团 陈志平 总工程师
报告题目:污泥减量工艺包(叠螺+密相带式深度脱水机)的应用实例分享
报告人:江苏康泰环保股份有限公司 周顺龙 技术总监
报告题目:污泥超高压深度脱水设备技术成果讨论
报告人:江苏鹏鹞污泥处置利用技术有限公司 丁彦冰 副总经理
报告题目:低能耗的干化技术
报告人:北京清源华建环境科技有限公司 王亮亮 污泥事业部 总经理
报告题目:本质环境智能干化(不加药剂压干到40再干化到10)
报告人:中节能汇融数据(北京)有限公司 徐俊伟 首席专家
报告题目:污泥资源化利用最新技术
报告人:苏州美泓环保科技有限公司 马雪明 总经理
报告题目:有机固废处理处置工艺技术
报告人:山东福航新能源环保股份有限公司 孙红波 技术总监
报告题目:污泥焚烧建设运行实践与未来技术思考
报告人:上海城投污水处理有限公司 王丽花 副总经理
报告题目:污水厂污泥堆肥工艺瓶颈问题研究
报告人:王科 ,哈尔滨工业大学环境学院市政工程系 教授/博导,污泥安全处置与资源化技术国家工程研究中心副主任
报告题目:污泥生物干化过程中有机质组分和水分形态变化及水热平衡分析
报告题目:有机固废堆肥,已经穷途末路?
报告人:中国科学院地理科学与资源研究所 郑国砥 副研究员/硕导
报告题目:污泥沼渣好氧深度腐熟与热解资源化研究
报告人:上海大学环境与化学工程学院 环境科学与工程系 李小伟 博士,副教授,博/硕士生导师
报告题目:预处理对市政污泥厌氧消化的综合影响机制研究
报告人:李咏梅,同济大学环境科学与工程学院 教授,博导
报告题目:多源有机固废两相厌氧消化技术及装备
报告人:王宗平 华中科技大学市政工程系主任,教授,博士生导师,教育部高等学校给排水科学与工程专业教学指导委员会委员,住房和城乡建设部高等教育给排水科学与工程专业评估委员会委员,中国城镇供排水协会教学指导委员会常委,中国土木工程学会水工业分会理事,国家重点研发计划(固废资源化)项目负责人(首席专家),先后主持国家自然科学基金、湖北省自然科学基金、武汉市科技攻关项目、广东省部产学研结合项目和横向项目(特别是排水专项规划)100多项。已出版专著4本,获国家专利6项,发表论文80余篇,其中在EST、Water Research、等杂志发表 SCI论文30余篇。主要从事水处理高级氧化技术、农村安全供水技术及深度水处理技术和理论、城镇给排水工程规划(黑臭水体治理及海绵城市规划)和城市污泥的处理与资源化等领域的研究工作。
报告题目:包头市餐厨、厨余、市政污泥协同厌氧消化处理案例分享
报告人:河南艾尔旺新能源环境股份有限公司 杜玮 副总工程师
报告题目:污泥厌氧消化工程设计中的几个关键点
报告人: 德国帕萨旺-盖格有限公司 张建三 首席科学家
报告题目:污泥高效处理及脱水—干化一体化技术研究
报告人:中国计量大学机电工程学院 饶宾期 教授/所长 ,浙江省万人计划科技创新领军人才。
报告题目:市政污泥有机调理技术与强化絮凝脱水
报告人: 李杰,上海大学环化学院环境系副教授,高工/国家注册公用设备(给排水)工程师
报告题目:污泥脱水工艺及调理药剂研究
报告人:上海市城市建设设计研究总院(集团)有限公司环境与交通设计院 周传庭 博士 正高级工程师/副总工程师
报告题目:城镇多源污泥泥质特性与处理处置实践
报告人: 上海市政工程设计研究总院(集团)有限公司 谭学军 博士,总院副总工/教授级高工
报告题目:专利分体式热泵热源带式干化工艺案例分享
报告人:南通爱可普环保设备有限公司 吴文祥 经理
报告题目:污泥中蛋白类物质的组分分析和厌氧抗降解机制解析
报告人:江南大学环境与土木工程学院 陈思思 副研究员
报告题目:厌氧氨氧化脱除老龄垃圾渗滤液中的氨氮
报告人:汪晓军 俄罗斯自然科学院外籍院士,华南理工大学 环境与能源学院 教授、博士研究生导师
报告题目:Anammox-DAMO耦合工艺强化垃圾焚烧渗沥液厌氧出水的脱氮研究
报告人: 北京林业大学环境学院 孙德智 教授
报告题目:老龄渗滤液强化处理腐植酸矿化特征
报告人:中国环境科学研究院 何小松 研究员
报告题目:《生活垃圾填埋场封场渗滤液处理技术探讨》
报告人: 杜昱 原中国市政工程华北设计研究院教授级高级工程师、渗滤液处理领域资深专家
报告题目:流域水环境综合整治中“泥”治理的策略及实践
报告人:中国电建集团华东勘测设计研究院有限公司 唐颖栋 茅洲河水环境整治工程设计总负责人,一级项目经理、生态环境工程院副院长
报告题目:1、高浓度有机化工废水处理与资源化新技术及应用实践
2、面向减排降耗的水体氟污染治理关键技术及应用实践
报告人:张炜铭 ,南京大学环境学院 教授/博导,污染控制与资源化研究国家重点实验室 副主任,国家环境环保有机化工废水处理与资源化工程技术中心 主任
报告题目:《高效节能气态膜过程用于沼液等污水中的氨氮脱除/回收》
报告人:秦英杰 天津大学 教授、博士生导师
报告题目:改良型Fenton深度处理及其耦合技术在难降解工业废水深度中的应用
报告人:山东省资源环境建设集团有限公司 洪卫 总经理/高级工程师
报告题目:高浓度难降解有机废水处理的技术选择
报告人:李光明 ,同济大学环境科学与工程学院教授、博士研究生指导教师。东英吉利亚大学荣誉教授(Honorary Professorship of University of East Anglia)(2007-2012),上海重金属污染控制与资源化工程技术研究中心技术委员会副主任(2012-),中国再生资源产业技术创新战略联盟理事会常务理事(2009-),《水和环境杂志》编委(Water and Environment Journal)(2012-)
报告题目:低碳触媒氧化之难降解废水处理技术介绍
报告人:周珊珊 台灣陽明交通大學環境科技及智慧系統
研究中心 執行長
研究方向主要為工業廢水深度處理與水再生技術,近年來專注開發無污泥高級氧化觸媒技術與含氮廢污水綠色技術,相關成果包括已獲證專利超過30件,目前兼任台灣水務產業發展協會秘書長。過去在工研院服務超過20年,長期耕耘水與廢水處理與相關環保技術的研發,多次帶領團隊獲得工研院年度重要獎項,並以專利與技術授權方式扶植環保產業,也曾擔任工研院衍生的環境工程公司(水之源企業股份有限公司)董事長。目前主要工作重點包括開發新興廢水技術、促進產學合作與技術擴散、及布局人才培育。
报告题目:化工業含氟及硝酸盐氮廢水前處理及脫硝系統
报告人:台灣陽明交通大學環境科技及智慧系統
研究中心 陳國源 博士
报告题目:废水处理A-OHO工艺:循环驱动的多组分自净化强化协同原理
报告人:华南理工大学环境科学与工程学院 副院长、环境科学研究所所长 韦朝海 教授、博导
废水处理会场报告题目:从非洲水处理市场分析中非环境合作前景
报告人:李风亭 同济大学环境科学与工程学院 联合国环境规划署同济环境与可持续发展学院 教授 非洲科学院院士
固废会场报告题目:铝灰资源全链条转化与水处理剂生产
报告人:李风亭 同济大学环境科学与工程学院 联合国环境规划署同济环境与可持续发展学院 教授 非洲科学院院士
报告题目:双碳背景下固废高值高效资源化利用新技术
报告人:上海市城市建设设计研究总院(集团)有限公司 黄瑾 总工
报告题目:1、浙江省生活垃圾填埋场异地处置关键问题探讨
2、生活垃圾转运站渗滤液处理痛点及对策
报告人:杭州市城乡建设设计院 王英达 副院长/正高级工程师
报告题目:绿色环型保模块化石油污染土壤处理技术和成套设备
报告人:张建,中石化石油工程建设公司首席专家,正高级工程师,国务院特殊津贴获得者,主要从事油田地面工程污水处理,固体废弃物、废气处理以及CCUS等技术研究和工程设计。
报告题目:填埋场“三位一体”复合防渗系统关键技术研究
报告人: 广东省建筑设计研究院有限公司 李治威 副所长 正高级工程师
报告题目:关于畜禽粪污处理工程的一些思考
报告人:天津市政工程设计研究总院有限公司 李彪 五院固废市场经理/设计经理,高工
报告题目:餐厨垃圾厌氧消化沼液资源化利用及工艺开发思考
报告人:常红晨,南京市城市建设投资控股(集团)有限责任公司副总工程师,正高级工程师
报告题目:有机固废资源化利用之国际工程实践
报告人:德国旭普林史桌堡集团 彭涛 中国区总经理,一级建造师,高工
报告题目:污泥土地利用的挑战和机遇
报告人:三峡集团长江生态环境工程研究中心 陈祥 教授级高级工程师
报告题目:固废资源化标准体系建设及有机固废土地利用国标研制进展
报告人:中国标准化研究院环保产业室主任 全国危险废物处理处置和资源化利用标准化工作组秘书长 王秀腾 博士
报告题目:分子筛吸附/RTO热解除臭工艺在市政污水污泥上的应用
报告人:上海深城环保设备工程有限公司 陈健 总经理
工业污泥报告题目:同济牌高压带式连续污泥深度脱水机及其低碳创新工艺在农牧固废高干减量工程中的应用
报告人:阮燕霞,上海中耀环保实业有限公司 研究院院长,上海申耀环保工程有限公司 副总经理
报告题目:城市污泥厌氧发酵产酸强化污水脱氮除磷技术及应用
报告人:江南大学环境与土木工程学院 刘宏波 教授/博导
报告题目:基于垂直折流式生物反应器(VBBR)的低碳高效脱氮技术
报告人:上海师范大学 张永明 教授
报告题目:氮化碳形貌调控及其去除抗生素的研究
报告人: 刘智峰,博士,教授,博士生导师,任湖南大学环境科学与工程学院教授,湖南大学环境保护研究所副所长
报告题目:高标准下市政污水中难降解COD的去除技术
报告人: 程忠红 苏伊士亚洲 技术推广经理
报告题目:百年活性污泥法未来发展的思考
报告人:上海化学工业区中法水务发展有限公司 周珉 水研究中心主任
报告题目:浅谈污泥处置方式与污水处理厂碳减排的关联性
报告人:上光大水务技术总监,德国E+B公司 总经理 安平林博士
报告题目:传统思维已经严重影响技术创新
报告人:韩小清,毕业于北京建筑工程学院,现任晓清环保科技股份有限公司董事长。于1988年下海创业,创建晓清环境工程研究所,投身于我国环境保护之污水处理事业,其研发的DAT-IAT、SBR水处理技术获得国家科技进步二等奖,HYS中水回用处理技术与设备被评为北京市“科技之光”优秀产品。
报告题目1:填埋场存量污泥固化热解恶臭防控技术
报告题目2:生活垃圾收运分类过程环境卫生防控技术
报告题目3:城市固体废物组合的滴流床处理渗滤液技术
报告人:同济大学 赵由才 二级教授/博导
报告题目1:中国城镇生活垃圾分类减量资源化技术障碍
报告题目2:新型非膜法垃圾渗滤液高效脱氮处理技术及应用
报告人:吴伟祥 --博士,教授,博导,研究方向“废物处理处置资源化”。2007年入选国家教育部新世纪优秀人才 。2010年入选“浙江省新世纪151人才工程” 。现担任浙江大学环境污染防治研究所所长、浙江大学环资学院固废研究中心主任
报告题目:城镇有机固废再生循环产业模式与工程案例分析
报告人:中国电建集团华东勘测设计研究院有限公司生态环境工程院 辛立庆 博士
报告题目:含碳废弃物的气化应用
报告人:吴幼青 博士,华东理工大学教授,博士生导师
报告题目:中小河道清淤底泥原位生态治理与监测评价关键技术及应用
报告人:陶红,教授/博导,上海理工大学环境科学与工程系系主任
报告题目:生活垃圾分类助推无废城市建设
报告人:中城院(北京)环境科技股份有限公司 邢介明 高工
报告题目:超高温发酵好氧发酵工艺技术及工程应用
报告人:江苏欣珞环保科技有限公司 谈建南 总经理
报告题目:垃圾渗滤液催化氧化处理技术研究
报告人:蒋宝军 ,吉林建筑大学给排水科学与工程教研室教师、博士后,副教授,留美访问学者。发表学术论文30余篇,吉林建筑大学从事教育事业10多年,重点研究污废水处理,对垃圾渗滤液的处理研究有突出的贡献。
报告题目:超净排放的污泥焚烧解决方案及案例分享(拟)
报告人: 程忠红 苏伊士亚洲 技术推广经理
报告题目1:污泥处理处置工艺选择及工程案例
报告题目2:垃圾渗滤液处理典型工艺与应用
报告人:中国市政工程华北设计研究总院有限公司 李成江 顾问总工
报告题目:城市污泥厌氧发酵产酸: 替代碳源强化污水脱氮除磷的机遇与再思考 报告人:江南大学环境与土木工程学院 刘和 教授
刘和:江南大学环境与土木工程学院教授,博导,环境微生物技术研究室主任。爱尔兰国立大学客座教授,国际水协中国厌氧消化委员会委员,江苏省环境生态专业委员会委员。
报告题目:深圳市几种常用污泥干化技术介绍和优缺点对比分析
报告人:古凌艳 深圳市利源水务设计咨询有限公司总工办 副主任、高级工程师
报告题目:广州污泥处理处置技术及案例分享
报告人:袁秀丽 广州水务协会 会长、教授级高工
中国给水排水2023-2024年大会技术报告申请
欢迎来自各部委行业管理单位、大高校、科研机构、设计院所、工程总承包(EPC)公司、水务集团、水务(排水)管理、污泥处理处置及资源化利用、工业(园区)污泥处理处置、固废处理及资源化利用、垃圾渗滤液处理、污水处理厂、水环境综合治理、黑臭水体治理、工业企业的水处理技术/管理专家等申请发言,作与会议主题相关的优秀报告。(王领全 13752275003 主办、协办、报告等)
附件:中国给水排水2023年中国城镇污泥处理处置技术与应用高级研讨会(第十三届)日程
时间:2023年2月24日—27日(24日全天报到,25日—26日会场报告,27日参观)
会场酒店:杭州宝盛水博园大酒店
污泥会场 二楼宝盛厅1、2 ;工业污泥会场 二楼宝盛厅3;
固废渗滤液会场: 二楼国风厅
污泥会场报告日程:(第一天和第二天早上7:40至晚上22:00会场报告交流,
会场:杭州宝盛水博园大酒店 二楼宝盛厅1、2 )
(播放PPT的屏幕比例为 16:9的宽屏 )
2023年2月25日上午
7:40—8:30
与会代表进入会场:交流对接,共创,共生,共赢
8:30—12:30
(主持人:中国市政工程华北设计研究总院有限公司 总工/教授级高工 郑兴灿 博士)
8:30—8:50
领导致辞 :
1、浙江省城市水业协会 袁潮波 秘书长 致辞
2、中国市政工程华北设计研究总院有限公司 李文秋 副总经理 致辞
8:50—9:15 (20分钟报告+5分钟问答)
题目:换个维度看污泥
报告人:张悦,中国土木工程学会水工业分会 理事长, 曾任住建部城市建设司巡视员、中国市政工程华北设计研究总院副院长兼总工程师等职务。长期从事城市供水、节水、污水污泥和垃圾处理等方面的技术和行政工作。
9:15—9:40(20分钟报告+5分钟问答)
题目:《污泥无害化处理和资源化利用实施方案》解读
报告人:戴晓虎 同济大学环境科学与工程学院教授、博导,城市污染控制国家工程研究中心主任、“十二五”863计划资源环境领域专家、污染控制主题专家组组长、住建部国家重大水专项“城市水污染控制”和“饮用水安全保障”主题咨询专家委员会委员、国家重大水专项滇池流域专家组副组长、中国土木工程学会水工业分会排水委员会第五届委员会委员
9:40—10:00(15分钟报告+5分钟问答)
题目:全过程污泥处理装备创新与应用
报告人:宋玉 —— 上海同臣环保有限公司研发总监、上海污泥处理与资源化高新装备工程技术研究中心副主任、上海市污泥低碳与资源化高新装备技术创新中心副主任
10:00—10:20(15分钟报告+5分钟问答)
报告题目:城镇污水厂泥-水-气协同治理创新实践
报告人:上海复洁环保科技股份有限公司 副总裁 卢宇飞 博士
10:20—10:40(15分钟报告+5分钟问答)
报告题目:高压带式TJSD连续污泥深度脱水技术创新工艺及应用
报告人:魏宏斌 同济大学环境科学与工程学院教授,上海中耀环保实业有限公司
董事长
10:40—11:00(15分钟报告+5分钟问答)
题目:污水厂污泥深度减量干化工艺介绍——无人干化车间
报告人:广东芬尼科技股份有限公司 易毅 芬尼科技 总经理
11:00—11:20(15分钟报告+5分钟问答)
题目:稳定且低运营成本的污泥处理处置技术
报告人:上海仁创环境科技有限公司 刘莉 市场总监
11:20—11:40(15分钟报告+5分钟问答)
报告题目:热泵低温干化污泥处理工艺技术和产品介绍
报告人:江苏博一环保科技有限公司 黄志洋 总经理
11:40—12:05(20分钟报告+5分钟问答)
报告题目:污泥热解安全资源化关键技术装备与工程示范—“国家重点研发计划”中期报告
报告人:哈尔滨工业大学 许国仁 教授
许国仁 教授,工学博士,博士研究生导师。中组部首批“万人计划”专家。国际水协(IWA)Fellow,国际水协(IWA)“污泥专家委员会秘书长”。 主持污泥领域“国家重点研发计划项目(首席)”,国家“863”重点项目等多项。 获国际水协(IWA)“全球创新荣誉奖”、国家技术发明二等奖等奖励。
12:05—12:30(20分钟报告+5分钟问答)
报告题目:北方城市天津污泥处置实践
报告人:天津创业环保集团凯英公司 侯汉宗 副总经理
12:00—13:25
午餐(杭州宝盛水博园大酒店一楼兰海厅 自助餐)
2023年2月25日下午(会场:杭州宝盛水博园大酒店 二楼宝盛厅1、2 )
13:25—19:00
(主持人:1、天津创业环保集团凯英公司 侯汉宗 副总经理;2、上海市政工程设计研究总院(集团)有限公司 胡维杰 三院总工)
13:25—13:55(25分钟报告+5分钟问答)
报告题目: 污泥处理处置工艺选择及工程案例
报告人:中国市政工程华北设计研究总院有限公司 李成江 顾问总工
13:55—14:15(15分钟报告+5分钟问答)
题目:威立雅在污泥无害化处理和资源化利用中的探索与实践
报告人:威立雅水务工程(北京)有限公司 王维燕 商务经理
14:15—14:35(15分钟报告+5分钟问答)
报告题目:“污泥王”深度脱水,将减量化进行到底!
报告人:天津锐创环保集团有限公司 甘泉 董事长
14:35—14:55(15分钟报告+5分钟问答)
报告题目:基于热水解技术的污泥消化改造低碳工程实践
报告人:北京北排装备产业有限公司 高级工艺经理 邓茜
14:55—15:15(15分钟报告+5分钟问答)
报告题目:低温蒸发技术在污泥减量中的应用
报告人:广州晟启能源设备有限公司 谭吉祥 集团市场经理
15:15—15:35(15分钟报告+5分钟问答)
报告题目:源来有泥 泥水共治
报告人:安徽省通源环境节能股份有限公司 何光亚 污泥污水事业部技术总监兼研发中心副总监
15:35—15:55(15分钟报告+5分钟问答)
报告题目:污泥干化焚烧实践中需要重点关注的一些问题
报告人:绿水股份有限公司 陈奕峰 浙江省固废装备研究院院长
15:55—16:15(15分钟报告+5分钟问答)
报告题目:废气恶臭治理技术及行业应用探讨
报告人:杭州楚环科技股份有限公司 曹飞飞 博士/研发主任
16:15—16:35(15分钟报告+5分钟问答)
报告题目:圆盘式污泥干化成套技术介绍及工程应用
报告人:天通新环境技术有限公司 黄佳 副总经理
16:35—16:55(15分钟报告+5分钟问答)
报告题目:安德里茨 全球领先的全工艺链污泥处置技术
报告人:安德里茨(中国)有限公司 李策 全国销售经理-环保
16:55—17:15(15分钟报告+5分钟问答)
报告题目:恩萨污泥处置系统及装备分享
报告人:北京恩萨工程技术有限公司 杨超 销售副总
17:15—17:35(15分钟报告+5分钟问答)
报告题目:污泥低碳深度脱水及资源化处置应用实践
报告人:山东创新华一环境工程有限公司 徐汝锋 总经理
17:35—18:00(20分钟报告+5分钟问答)
报告题目:基于组分分离的污泥提质减量及资源化的技术研究
报告人:清华大学环境学院 汪诚文 教授/博导
18:00—18:25(20分钟报告+5分钟问答)
报告题目:水厂和污水厂污泥联合处理机制和发展
报告人:浙江工业大学环境学院 李军 教授/博导
18:25—18:50(20分钟报告+5分钟问答)
报告题目:污水污泥焚烧处理关键技术及建设标准
报告人:上海市政工程设计研究总院(集团)有限公司 胡维杰 三院总工
18:50—19:00
抽奖奖品【华为笔记本电脑等】由《中国给水排水》杂志社有限公司等单位赞助提供;诚挚征集奖品赞助单位,联系人:王领全 13752275003)
19:00—20:00
晚餐(杭州宝盛水博园大酒店一楼兰海厅 自助餐)
2023年2月25日 晚上
20:00—22:00
(专家论坛 会场:杭州宝盛水博园大酒店二楼宝盛厅1、2 )
(主持人:江南大学环境与土木工程学院 刘和 教授/博导
江南大学环境与土木工程学院教授,博导,环境微生物技术研究室主任。爱尔兰国立大学客座教授,国际水协中国厌氧消化委员会委员,中国环境微生物学会专业委员会委员,江苏省环境生态专业委员会委员。 )
20:00—20:25(20分钟报告+5分钟问答)
报告题目:生物基炭材料促进剩余污泥厌氧消化产气的研究
报告人:江南大学环境与土木工程学院 刘和 教授/博导
20:25—20:50(20分钟报告+5分钟问答)
报告题目:基于“碳中和”理念的市政污泥超高温好氧发酵与资源化
报告人:东北大学 过程装备与环境工程研究所 朱彤 教授/博导、所长
20:50—21:15 (20分钟报告+5分钟问答)
报告题目:新型热干化技术装备介绍及高粘、易腐、脱水性差复杂污泥处理工程实践
报告人:杰瑞环保科技有限公司 杰瑞环保装备研究院 王雨 技术总监
21:15—21:40 (20分钟报告+5分钟问答)
报告题目:市政污泥提取蛋白肥工艺优化与应用
报告人:傅金祥,博士(后),二级教授,博导,国家注册给水排水设备工程师,
沈阳建筑大学辽河院 院长 ,沈阳建筑大学学术委员会 副主任
荣誉称号:享受国务院特殊津贴专家,国家住建部有突出贡献中青年专家,国家最高检察院生态环境公益诉讼技术专家、国家住建部水务咨询专家,辽宁省高等学校学科带头人,辽宁省百千万人才工程百人层次,沈阳市杰出人才。
社会兼职:中国土木建筑学会理事,中国水工业分会(给水排水学会)理事,中国环境学会理事,东北给水排水学会副理事长,辽宁省给水排水学会理事长,辽宁省土木建筑、市政、环境、水利工程咨询专家。
21:40—22:00
抽奖(奖品【华为荣耀MagicBook 14英寸笔记本电脑等】 由 《中国给水排水》杂志社有限公司等单位赞助提供;诚挚征集奖品赞助单位,联系人:王领全 13752275003)
2023年2月26日上午 (报告会场:杭州宝盛水博园大酒店二楼宝盛厅1、2 )
(主持人:1、王涛 研究员、研究生导师,机械科学研究总院环保技术与装备研究所副总工程师,机械工业有机固废生物处理与资源化利用工程技术研究中心副主任兼总工程师,中国机械工程学会环境保护与绿色制造技术分会第五届委员会委员;2、天津大学 环境科学与工程学院 季民 教授)
7:50—8:20(20分钟报告+5分钟问答)
报告题目:污水厂污泥磷回收与转化技术研究
报告人:李军 北京工业大学教授、博士生导师,东京大学客座教授,国家注册环保
工程师
8:20—8:40(15分钟报告+5分钟问答)
报告题目:污泥热解碳化成套技术分享及应用前景探讨
报告人:山东金孚环境工程有限公司 景元琢 副总经理
8:40—9:00(15分钟报告+5分钟问答)
报告题目:适用于生化污泥深度脱水的有机脱水剂——飞孚洛(Feyfloc)产品与应用
报告人:江苏富淼科技股份有限公司 闫武军 应用技术总监
9:00—9:20(15分钟报告+5分钟问答)
报告题目:连续式水热碳化深度脱水工艺工厂化应用
报告人:江苏通灵达环保科技有限公司 王刚 总经理
9:20—9:40(15分钟报告+5分钟问答)
报告题目:德国城市地下管线污泥处置技术和经验
报告人:上海沃太克斯环保科技有限公司 工艺部 顾杰 工艺设计经理
9:40—10:00(15分钟报告+5分钟问答)
报告题目:污泥减量工艺包(叠螺+密相带式深度脱水机)的应用和实例分析
报告人 :江苏康泰环保股份有限公司 周顺龙 技术总监
10:00—10:20(15分钟报告+5分钟问答)
报告题目:污泥精准调理与智慧运营
报告人:中国地质大学(武汉)/北京环球中科水务科技股份有限公司 杨鹏 博士,副教授/技术部部长
10:20—10:40(15分钟报告+5分钟问答)
题目:低温干化工艺短板及技术创新(彻底解决粉尘累积、恶臭累积和设备腐蚀等行业痛点问题)
报告人:可迪尔环境科技(河北)有限公司 游瑞成 污泥事业部名誉董事长
10:40—11:00(15分钟报告+5分钟问答)
报告题目:市政污泥制备高性能蓄水陶土的创新科技与方法
报告人:武汉铭创新海生态科技有限公司 蹇守卫 首席科学家
11:00—11:20(15分钟报告+5分钟问答)
报告题目:SFD系列高压带式深度脱水技术在有机固废减量中的应用
报告人:张伟文 上海凌逍环保科技有限公司
11:20—11:40(15分钟报告+5分钟问答)
报告题目:低能耗污泥脱水干化技术创新与应用实践
报告人:中建环能科技股份有限公司技术中心 肖波 院长
11:40—12:05(20分钟报告+5分钟问答)
题目1(污泥方向):污泥处理处置的国际经验——40 CFR part 503与ISO 19698解读与启示
内容简介:40 CFR part 503:STANDARDS FOR THE USE OR DISPOSAL OF SEWAGE SLUDGE(污水污泥利用和处置标准)是近三十年来美国污泥处理处置的法律基石,ISO 19698:2020:Sludge recovery,recycling,treatment and disposal — Beneficial use of biosolids — Land application(污泥回收、再利用、处理和处置 生物固体资源化利用 土地利用)是国际标准化组织(ISO)正式发布的首部污泥专业领域国际标准,上述两个标准是当今世界污泥领域公认的技术准则。我国污泥处理处置事业经过二十多年努力发展到今天,“新技术”仍显现层出不穷的态势,技术路线日益纷繁复杂,法规政策标准愈加千头万绪,而行业发展方向却好似“雾里看花、水中捞月”。在这种情况下,有必要重新审视、参考、借鉴一下污泥处理处置的国际经验,看看对于我们现在的工作能否带来新的启示。
报告人:王涛,研究员,研究生导师,机械科学研究总院环保技术与装备研究所(机科发展科技股份有限公司)副总工程师,机械工业有机固废生物处理与资源化利用工程研究中心技术委员会主任委员,中国机械工程学会环保与绿色制造技术分会第五届委员会委员,全国城镇给水排水标准化技术委员会(SAC/TC434)委员,全国绿色制造技术标准化技术委员会(SAC/TC337)委员,机械工业环保机械标准化技术委员会(CMIF/TC7)委员,北京理工大学科技成果转化专家咨询委员会委员。
12:00—13:25
午餐(杭州宝盛水博园大酒店一楼兰海厅 自助餐)
2023年2月26日下午 (报告会场:杭州宝盛水博园大酒店 二楼宝盛厅1、2 )
(主持人:程忠红 苏伊士亚洲 技术推广经理 )
13:25—13:55(20分钟报告+5分钟问答)
报告题目:上海中心城区污泥处理处置实践及思考
报告人: 上海城投水务(集团)有限公司 蒋玲燕 副总经理
13:55—14:15(15分钟报告+5分钟问答)
报告题目:超净排放的污泥焚烧解决方案
报告人: 程忠红 苏伊士亚洲 技术推广经理
14:15—14:35(15分钟报告+5分钟问答)
报告题目:污泥有机无机分离及精准资源化利用技术
报告人:天津壹新环保工程有限公司 王学科 总经理
14:35—14:55(15分钟报告+5分钟问答)
报告题目:城市污泥好氧发酵技术的发展及应用
报告人:北京合清环保技术有限公司 高定 总经理/博士、教授级高工
14:55—15:20(20分钟报告+5分钟问答)
题目:装配式污水厂(改良多级AO-NMBR)设计介绍及生物(活性)焦吸附再生装置
报告人:天津机科环保科技有限公司 李菲 技术部经理
15:20—15:40(15分钟报告+5分钟问答)
报告题目:市政污泥及餐厨厨余协同厌氧消化处理案例分享
报告人:河南艾尔旺新能源环境股份有限公司 王志玺 董事长
15:40—16:00(15分钟报告+5分钟问答)
报告题目:带式污泥干化与污泥焚烧系统的优化组合
报告人:南通爱可普环保设备有限公司 陆建国 总经理
16:00—16:20(15分钟报告+5分钟问答)
报告题目:加拿大/美国污水厂低碳运行工程实践-初沉污泥水解酸化技术及应用
报告人:青岛崇杰颐辰环保有限公司 李永秋博士, 副总经理,加拿大注册工程师
16:20—16:40(15分钟报告+5分钟问答)
报告题目:在碳中和的视角下谈谈污泥与污水处理的结合
报告人:中国光大水务有限公司 安平林 技术总监/博士
16:40—17:05(20分钟报告+5分钟问答)
报告题目:碳中和背景下的污泥处理处置技术
报告人:中国市政工程西南设计研究总院有限公司 席国赟 高工
17:05—17:30(20分钟报告+5分钟问答)
题目:双碳背景下上海污泥处理处置的技术思考
报告人:上海城投污水处理有限公司 王丽花 总工程师
17:30—17:55(20分钟报告+5分钟问答)
报告题目:华中特大城市大型通沟污泥处理设施设计建设案例
报告人:万睿,中国市政工程中南设计研究总院有限公司,第二设计院总工助理,给排水高工,注册环保工程师,武汉市水体淤泥处置工程(一期)设计项目负责人
17:55—18:15(15分钟报告+5分钟问答)
报告题目:污泥干化热解成套技术装备介绍
报告人:湖南万容科技股份有限公司 车涛 总经理
18:15—18:40(20分钟报告+5分钟问答)
报告题目:我国重点流域典型污水厂污泥处理处置方式调研与分析
报告人:上海市政工程设计研究总院(集团)有限公司 谭学军 总院副总工/教授级高工
18:40—19:00
抽奖(奖品【华为 笔记本电脑等】由《中国给水排水》杂志社有限公司等单位赞助提供;诚挚征集奖品赞助单位,联系人:王领全 13752275003)
19:00—20:00
晚餐(杭州宝盛水博园大酒店一楼兰海厅 自助餐)
2023年2月26日晚上
20:00—22:00
专家论坛(报告会场:杭州宝盛水博园大酒店宝盛厅1、2 )
(主持人:杨长明,同济大学环境高等研究院研究员,环境生态工程研究中心副主任,博士生导师 )
20:00—20:25 (20分钟报告+5分钟问答)
报告题目:“双碳”目标下市政污泥磷资源回收技术遴选与工艺优化
报告人:杨长明,同济大学环境高等研究院研究员,环境生态工程研究中心副主任,博士生导师
20:25—20:50 (20分钟报告+5分钟问答)
报告题目:污泥焚烧废渣中铁铝磷的回收与应用分析
报告人:同济大学环境科学与工程学院 联合国环境署同济环境与可持续发展学院 李风亭 教授/博导
20:50—21:15(20分钟报告+5分钟问答)
报告题目:低碳低成本高减量—适合焚烧的污泥干化处理技术
报告人:中化学尼科环境科技有限公司 张晓春 首席科学家
21:15—21:40
专家报告
21:40—22:00
抽奖(奖品【华为 笔记本电脑等】由《中国给水排水》杂志社有限公司等单位赞助提供;诚挚征集奖品赞助单位,联系人:王领全 13752275003)
2023年2月27日(会议最后一天) 早7:30从杭州宝盛水博园大酒店 出发,计划参观污泥处理处置典型工程(参观项目二选一:1、同臣环保-浙江绍兴滨海污泥清洁化处置示范项目;2、首创环境杭州萧山餐厨废弃物资源化利用项目)。参观结束返回杭州宝盛水博园大酒店,中午用餐后结束。
2023中国工业污泥大会会场报告日程
工业污泥大会会场报告日程:(第一天和第二天早上7:40至晚上22:00会场报告交流,
会场:杭州宝盛水博园大酒店 宝盛厅3 )
(播放PPT的屏幕比例为 16:9的宽屏 )
第一天 2023年2月25日上午
7:40—8:30
与会代表进入会场:交流对接,共创,共生,共赢
8:30—8:50
领导致辞
8:50—12:00
(主持人: 孟继安 工作单位:(1)清华大学航天航空学院 研究员(2)清华苏州环境创新研究院市政污泥湿式氧化处理与资源化团队负责人(兼职))
8:50—9:15 (20分钟报告+5分钟问答)
题目:中国工业污泥绿色低碳处理与未来发展方向
报告人:哈尔滨工业大学 许国仁 教授
许国仁 教授,工学博士,博士研究生导师。中组部首批“万人计划”专家。国际水协(IWA)Fellow,国际水协(IWA)“污泥专家委员会秘书长”。 主持污泥领域“国家重点研发计划项目(首席)”,国家“863”重点项目等多项。 获国际水协(IWA)“全球创新荣誉奖”、国家技术发明二等奖等奖励。
9:15—9:40(20分钟报告+5分钟问答)
报告题目:制革废水污泥与废料混合焚烧工艺设计难点研究与思考
报告人:北京市市政工程设计研究总院有限公司 戴明华 水一院副院长/副总工程师
9:40—10:05(20分钟报告+5分钟问答)
报告题目:市政污泥湿式氧化处理SEUE-WAO工艺的生产性试验研究
报告人:孟继安 工作单位:(1)清华大学航天航空学院 研究员(2)清华苏州环境创新研究院市政污泥湿式氧化处理与资源化团队负责人(兼职)
10:05—10:30(20分钟报告+5分钟问答)
报告题目:剩余活性污泥最大消化潜力分析与高效消化工艺开发
报告人:汪善全,中山大学环境科学与工程学院教授,博士生导师;主要从事卤代POPs生物降解及污泥厌氧消化研究与技术开发。其中,所获得的多氯联苯(PCBs)脱氯菌株及其功能基因信息是该研究领域近30年来的重大突破(PNAS, Wang et al., 2014; PNAS, Bedard, 2014)。先后获得广东省珠江人才计划青年拔尖人才及国家自然科学基金优秀青年项目等支持。
10:30—10:55(20分钟报告+5分钟问答)
题目:城市污泥与工业固废共处置低碳焚烧技术-桐乡1300吨案倒介绍
报告人:陈兆林、王凯军 清控环境(北京)有限公司 清华大学
陈兆林 清控环境(北京)有限公司总裁、教授级高工
10:55—11:20(20分钟报告+5分钟问答)
报告题目:市政污泥热解炭化技术及工程应用
报告人:吴云生 北控水务集团 产品与解决方案中心副总工程师兼任污泥产品总监
11:20—11:45(20分钟报告+5分钟问答)
报告题目:浅谈厌氧消化对污泥处理处置经济性的影响
报告人: 德国帕萨旺-盖格有限公司 张建三 首席科学家
12:00—13:25
午餐(杭州宝盛水博园大酒店一楼兰海厅 自助餐)
2023年2月25日下午(会场:杭州宝盛水博园大酒店宝盛厅3 )
13:25—19:00
(主持人:1、 浙江工业大学土木工程学院 刘宏远 教授;2、:太原理工大学环境科学与工程学院 周爱娟 教授)
13:25—13:55(25分钟报告+5分钟问答)
报告题目:饮用水厂污泥处理技术研究与实践
报告人:浙江工业大学土木工程学院 刘宏远 教授
13:55—14:20(20分钟报告+5分钟问答)
工业污泥报告题目:污泥衍生碳材料制备及其应用特性研究
报告人:浙江工业大学 胡艳军 教授
14:20—14:45(20分钟报告+5分钟问答)
报告题目:基于多源污泥特性的城市规划方案探析与管控平台开发
报告人:方宁, 上海勘测设计研究院有限公司 长江生态环境工程研究中心(上海) 主任助理,高级工程师
14:45—15:10(20分钟报告+5分钟问答)
报告题目:本质智能干化技术实现污泥燃料化原料化利用
报告人:中节能汇融数据科技(北京)有限公司 徐俊伟 首席专家
15:10—15:35(20分钟报告+5分钟问答)
报告题目:污泥干化焚烧工艺设计要点探讨
报告人:天津市政工程设计研究总院有限公司 李彪 五院固废市场经理/设计经理
15:35—16:00(20分钟报告+5分钟问答)
报告题目:300t/d污泥干化焚烧处置项目总结
报告人: 临沂三丁能源有限公司 王子国 总经理
16:00—16:25(20分钟报告+5分钟问答)
报告题目:茅洲河流域水环境整治中“泥”治理的策略、实践和启示
报告人:中国电建集团华东勘测设计研究院有限公司 唐颖栋 茅洲河水环境整治工程设计总负责人,一级项目经理、生态环境工程院副院长
16:25—16:50(20分钟报告+5分钟问答)
报告题目:碳达峰碳中和形势下的典型污泥脱水
报告人:重庆大学 郑怀礼 二级教授
郑怀礼,重庆大学二级教授,国务院政府特殊津贴专家,博士生导师,是国内外10多个学术期刊编委(包括SCI期刊),常年入选全球前2%顶尖科学家榜单。主要从事水环境保护的研究与应用工作,已主持主研了国家级、部(省)级课题50多项,另先后主持完成横向科研项目50多项。获2016年度重庆市科技进步奖一等奖(排名1)、2017年度重庆市自然科学奖一等奖、2013年度重庆市技术发明二等奖(排名1)、2014年度教育部自然科学二等奖(排名1)。另获其它省部级政府科技奖7项(包括一等奖)。已培养毕业全日制学历博士研究生30余名,硕士研究生100余名。在学术刊物上发表学术论文500多篇,其中进入《SCI》400多篇,绝大多数论文为第一作者或通讯作者。获授权国家专利30多项。参加起草并获批国家标准17项,行业标准8项。另主持完成重庆市地方行业标准一项。主编出版专著2部,参编出版书籍4部。
16:50—17:10(15分钟报告+5分钟问答)
报告题目:超高温发酵好氧发酵工艺技术
报告人:江苏欣珞环保科技有限公司 谈总
17:10—17:35(20分钟报告+5分钟问答)
报告题目:全链条式污泥分级分质资源化-产能-建材利用技术
报告人:太原理工大学环境科学与工程学院 周爱娟 教授
17:35—18:00(20分钟报告+5分钟问答)
报告题目:污泥干化碳化解决方案
报告人:江苏博尔科环保科技有限公司/浙江大学苏州工业研究院环保中心 田志国 主任/总经理
18:00—18:25(20分钟报告+5分钟问答)
报告题目:水厂污泥在土木与环境工程中的再利用研究 Advancing Waterworks Sludge Reuse in Civil and Environmental Engineering
报告人:西安理工大学/爱尔兰都柏林大学 赵亚乾 教授/博士生导师
报告人简介:
赵亚乾,爱尔兰籍华人, 教授,博士生导师。国际水协会(IWA)会士,陕西省“百人计划”特聘教授,甘肃省“飞天学者”讲座教授,西安理工大学全职特聘教授。苏格兰斯特拉斯克莱德大学博士,英国女王大学博士后。国际水协人工湿地专家委员会执委、中国区协调人,Waste and Biomass Valorization等9个国际期刊副主编或编委。2004-2018任爱尔兰都柏林大学土木工程系专任教师,博士生导师,水环境实验室主任(2007-2018),科研系主任(2011-2014)。2019年全职回国加盟西安理工大学同时兼任爱尔兰都柏林大学访问教授。主要从事人工湿地污水生态处理、河流生态恢复、污水脱氮除磷、污泥资源化利用等方面的研究。发表各类英文论文435篇,指导博士后4名,毕业博士生15人。2022年被research.com网站评为爱尔兰顶尖科学家(top scientists)。2021年入选爱思唯尔中国高被引学者和全球10万顶尖科学家(排名第4.9万左右)。2021年获爱尔兰中国环境、资源和能源协会(ICAERE)三叶草环境奖(Shamrock Environmental Award)。2017年3月13日CCTV4“华人世界”栏目报导了赵亚乾教授及其团队的人工湿地研发工作。2013年获陕西省人民政府“三秦友谊奖”。
18:25—18:50(20分钟报告+5分钟问答)
报告题目:城镇污泥管理方案的比较,评估与优化:探索与实践
报告人:加拿大GL环境科技有限公司 胡志荣 博士/执行董事/总裁
18:30—19:00
抽奖奖品【华为笔记本电脑等】由《中国给水排水》杂志社有限公司等单位赞助提供;诚挚征集奖品赞助单位,联系人:王领全 13752275003)
19:00—20:00
晚餐(杭州宝盛水博园大酒店一楼兰海厅 自助餐)
第一天,2023年2月25日 晚上
20:00—22:00
(专家论坛 会场:杭州宝盛水博园大酒店 宝盛厅3 )
(主持人:中国计量大学机电工程学院 饶宾期 教授/所长 )
20:00—20:25(20分钟报告+5分钟问答)
题目:污泥微塑料的水热解聚机理及调控技术研究
报告人:上海大学环境与化学工程学院 环境科学与工程系 李小伟 博士,副教授,博/硕士生导师
20:25—20:50(20分钟报告+5分钟问答)
报告题目:基于金属离子调控的剩余污泥产酸发酵强化技术
报告人:西安建筑科技大学环境与市政工程学院 庞鹤亮 副教授
20:50—21:15 (20分钟报告+5分钟问答)
报告题目:多场耦合市政污泥高干脱水机理及低温干化技术研究
报告人:中国计量大学机电工程学院 饶宾期 教授/所长
21:15—21:40 (20分钟报告+5分钟问答)
专家报告
21:40—22:00
抽奖(奖品【华为荣耀MagicBook 14英寸笔记本电脑等】 由 《中国给水排水》杂志社有限公司等单位赞助提供;诚挚征集奖品赞助单位,联系人:王领全 13752275003)
会场:杭州宝盛水博园大酒店 宝盛厅3 )
(播放PPT的屏幕比例为 16:9的宽屏 )
第二天 2023年2月26日上午
(主持人:1、杨蛟云 创业环保集团天津凯英科技发展股份有限公司总工程师;2、主持人:杨帆 TLT-Turbo GmbH 德国特而特涡轮机械设备有限公司 德国亚琛工业大学经济工程专业,获硕士学位)
7:50—8:20
报告题目:污泥处理稳定化程度评判及产物资源化价值思考
报告人:上海城市建设设计研究总院(集团)有限公司 赵刚 博士
8:20—8:40
题目:污泥干化焚烧的因地制宜与因泥制宜
报告人: 程忠红 苏伊士亚洲 技术推广经理
8:40—9:05
报告题目:规模化养牛场粪污处理和资源化利用技术研究与工程示范
报告人: 创业环保集团 天津凯英科技发展股份有限公司 杨蛟云 总工程师
9:05—9:30
报告题目:德国新一代MVR蒸汽压缩机技术及应用
报告人:TLT-Turbo GmbH 德国特而特涡轮机械设备有限公司 杨帆 德国亚琛工业大学经济工程专业,获硕士学位,工程方向主修水处理
9:30—9:55
报告题目:污泥焚烧灰的低碳建材化利用技术
报告人:浙江工商大学环境科学与工程学院 沈东升 二级教授/博士生导师,浙江省固体废物处理与资源化重点实验室主任
9:55—10:20
报告题目:污泥热解及碳化技术在建筑固废利用中的探索与实践
报告人:长安大学建筑工程学院 秦晋一 博士/副教授
10:20—10:45
报告题目:凯英公司厌氧氨氧化脱氮技术应用最新进展
报告人:天津创业环保 张轶凡 天津凯英副总经理
10:45—11:10
题目:油气田水处理及环保技术进展与应用
报告人:张建,中石化石油工程建设公司首席专家,正高级工程师,国务院特殊津贴获得者,主要从事油田地面工程污水处理,固体废弃物、废气处理以及CCUS等技术研究和工程设计。
摘要:介绍了国内最新油气田采出水、废液、及固废的处置方法与处理技术,剖析油气田油气生产过程中采出水与环保关键问题,展示油气田水处理及环保的前沿技术、应用场景及应用效果,以及油气田采出水回注处理技术、采出水达标外排及资源化利用技术、作业废液综合处理技术、固废处理技术等技术应用案例分析,并对油气田水处理及环保技术的下一步发展进行展望。
11:10—11:35
专家报告
11:35—12:00
报告题目:给水厂污泥免烧结制砖研究
报告人:上海理工大学环境科学与工程系 陶红 教授/博导、系主任
2023年2月27日(会议最后一天) 早7:30从杭州宝盛水博园大酒店 出发,计划参观污泥处理处置典型工程(参观项目二选一:1、同臣环保-浙江绍兴滨海污泥清洁化处置示范项目;2、首创环境杭州萧山餐厨废弃物资源化利用项目)。参观结束返回杭州宝盛水博园大酒店,中午用餐后结束。
2023中国污泥大会(第十三届)参观项目之一 同臣环保-浙江绍兴滨海污泥清洁化处置示范项目 http://www.water8848.com/news/202201/25/131242.html
参观项目之二:首创环境杭州萧山餐厨废弃物资源化利用项目简介
http://www.water8848.com/news/202302/15/140859.html
中国给水排水2023-2024年大会技术报告申请
欢迎来自各部委行业管理单位、大高校、科研机构、设计院所、工程总承包(EPC)公司、水务集团、水务(排水)管理、污泥处理处置及资源化利用、工业(园区)污泥处理处置、固废处理及资源化利用、垃圾渗滤液处理、污水处理厂、水环境综合治理、黑臭水体治理、工业企业的水处理技术/管理专家等申请发言,作与会议主题相关的优秀报告。(王领全 13752275003 主办、协办、报告等)
会议酒店:上海白金汉爵大酒店 (上海市闵行区沪闵路1577号)
豪华双床房、豪华大床房均为 RMB 580元/天
(双人入住含双早,单人入住含单早)
普通双床房、普通大床房均为 RMB 480元/天
(双人入住含双早,单人入住含单早)
预定酒店代表请联系:金晟,18622273726
将入住酒店首晚房费汇至:
金晟 6217 9002 0000 4602 885 中国银行天津分行
汇款时请注明入住参会代表姓名及单位名称。
参会和会务费
普通参会人员(设计院、水务公司、政府部门)为2300元/人(含会务、资料、场地、用餐、参观考察等费用),2023年8月18日前返回参会回执并汇款的普通参会人员为2000元/人;设备工程技术企业参会人员为2900元/人,2023年8月18日前返回参会回执并汇款的设备厂家参会人员为2600元/人。
注:需要现场或者提前领到发票的参会代表,请提前将会务费汇款到杂志社。会议费现场只能收现金,不能刷卡。
(收款单位:《中国给水排水》杂志社有限公司;开户行:建行天津河西支行;
账号:1200 1635 4000 5251 9625)。
组委会联系方式
王领全 13752275003(主办、协办、技术报告申请等)
金晟(发言 展位 发票和预订房等)18622273726
于菁琳(会计)138 2116 5596
孙磊(广告、展示等)137 0211 3519
任莹莹(投稿等)151 2236 0102
丁彩娟(投稿等)13502042821
刘贵春(投稿等)137 5214 4199
沈靖怡(投稿、PPT等) 13114952784
魏天航 (PPT)18222656698
文凯(发资料等)138 2135 7475
电话:022-27835639 27835592 13752275003
E-mail: 745105304@qq.com ; cnwater@vip.163.com
传真:022-27835592
邮编:300070
地址:天津市和平区新兴路52号都市花园大厦21层
中国给水排水2023年污泥大会(第十四届) 同期召开:工业污泥、固废渗滤液、高浓度难降解废水大会参会回执(复印有效)
请参会人员认真填写回执后,传真和E-mail传回,以便提前安排住宿。
传真:022-27835592 E-mail:745105304@qq.com ; cnwater@vip.163.com
|
单位
|
|
邮 编
|
|
|
地址
|
|
|
姓名
|
性别
|
部门
|
职务
|
电话
|
手机
|
E-mail
|
是否
住宿
|
房间类型和数量
|
|
|
|
|
|
|
|
|
|
|
|
|
|
|
|
|
|
|
|
|
|
|
|
|
|
|
|
|
|
汇款
方式
|
可提前汇会务费
收款单位:《中国给水排水》杂志社有限公司
开户行:建行天津河西支行
账号:1200 1635 4000 5251 9625
纳税人识别号:91120103103370821H ;
注册地址、单位联系电话:天津市河西区气象台路99号 022-27836823
|
|
发票
信息
|
请逐项填写发票信息,以便给您开具发票(普票和专票都须填好四项内容)
1 增值税电子普通发票:
发票抬头:
税号:
接收发票电子邮箱:
2 增值税专用发票:
发票抬头 ;
税号
开户行及账号 ;营业执照地址和电话
|
注:各代表需开具哪种类型发票就填写哪种,如需开具增值税专用发票及普通发票,需四项信息填写完整。
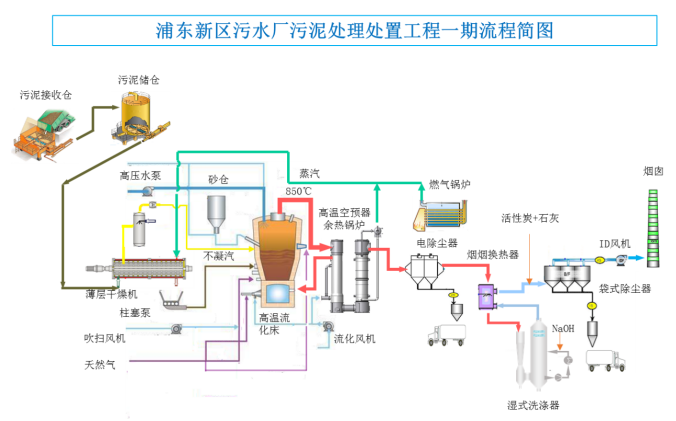
第十四届污泥千人大会参观项目之一:浦东新区污水厂污泥处理处置工程
项目地址:上海浦东新区,海滨污水处理厂北侧,建筑面积约2.8万平方米
服务范围:浦东新区南片,包括海滨污水厂和临港污水厂
设计焚烧能力:800吨/天,峰值处理能力1040吨/天
主要工艺:污泥接受+干化+焚烧+烟气处理系统,设置两条并列处理线
烟气排放标准:执行GB18485-2014《生活垃圾焚烧污染物排放标准》
污泥干化:薄层干化
焚烧工艺:苏伊士Thermylis鼓泡式高温流化床焚烧炉,
烟气处理:静电除尘-湿式洗涤-布袋除尘
2020年12月31日A线点火,2021年5月5日进泥调试,2021年6月31日通过竣工验收,2021年7月1日正式投产
一期工程采用当代主流的污泥焚烧先进技术:苏伊士公司的高温(风箱)流化床工艺THERMYLIS,通过空气高温预热(600℃以上)回收污泥焚烧产生的热量,适用于焚烧低干度污泥,在污泥送入焚烧炉之前先对污泥进行初步干化,将污泥的含水率从80%降至65%左右(半干化),再进行焚烧,焚烧产生的热量除预热空气提高焚烧炉热效率外,剩余可回收的热量用于污泥半干化,这样可以将需要补充的外部热量降至最低,使运行成本最节省。本工程的工艺路线用流程简图示意如下,其中烟气处理系统将采用干法-湿法联合的工艺,并在排放前通过烟-烟换热装置提高烟气排放温度以实现无白烟排放。
采用THERMYLIS 半干化-高温流化床焚烧工艺的主要技术优势如下:
(1) 污泥仅需要低干度半干化,不需返混,无任何粉尘问题,杜绝了高干度干化的任何安全风险;
(2) 利用薄层干燥机进行污泥的低干度干化,高效、节能、简洁,有利于节约投资和运行成本;
(3) 低干度干化时干燥机的磨损不明显,可降低维护成本,保证设备的有效生产时间;
(4) 半干污泥能够采用泵和管道封闭输送,无粉尘问题,无臭味问题,能够保证安全、清洁的操作环境,并且输送系统稳定可靠,运行保证率高;
(5) 全部污泥半干化后保持热态入炉,能够降低热损、提高系统的热效率;同质的污泥通过多点均匀分配方式入炉,保证焚烧炉稳定运行、污泥完全燃烧;
(6) 污泥在低干度状态下焚烧,无安全问题,由于燃烧温度较低,不易产生炉渣,并且从源头上控制热力型氮氧化物的产生,有利于低氮排放;
(7) 空气预热温度能够宽域调节,提高焚烧炉的适用范围,入炉干度、空气预热温度、燃气助燃均可作为炉温的调节手段,可以快速灵活的适应污泥性质变化;
(8) 流化床底部区域进料、“水滴”型焚烧炉保证污泥燃烧完全,流化床内无短流,停留时间充分,燃烧完全,保证清洁焚烧,并杜绝燃烧延后的安全风险。
第十四届污泥千人大会参观项目之一:上海虹桥水质净化厂简介
虹桥污水处理厂位于上海市闵行区虹桥镇,由上海市城市建设设计研究总院设计,占地面积达到近2万平方米,是上海市最大的污水处理厂之一。主要处理城镇污水,服务范围包括虹桥商务区西部、北部区域以及原天山污水处理厂区域,服务面积约为67平方公里,服务人口为50~55万人。
该厂采用半地下结构,承担着闵行区内污水处理的主要任务,日处理能力达20万立方米以上。污水处理采用AAO+深度处理工艺,设计出水标准执行《城镇污水处理厂污染物排放标准》(GB18918-2002)中的一级A标准,其中氨氮和总磷执行地表水Ⅳ类水标准,即氨氮1.5mg/L(水温>12℃)和3.0mg/L(水温≤12℃),总磷0.3mg/L。
1. 污泥低温脱水干化
工程污泥处理车间采用半地下室设计,占地面积为4000平方米。项目装备DZG-2000/800主机系统6台(5用1备)。设计污泥处理规模(80%含水率)为190吨/天,最大处理量240吨/天。
该项目核心技术为低温真空脱水干化一体化技术装备。利用环境压强减小水沸点降低的原理,创造性地将机械压滤脱水与真空干化技术合为一体,大幅降低传统常压条件下污泥热干化的热源温度(100 ℃以上降至90℃以下)、汽化温度(100 ℃降至45 ℃左右)以及脱水干化全程的能耗(节能65 %以上),实现了污泥高效脱水、低温干化和工艺节能。
2. 热泵(替代原有锅炉)
项目创新应用高温水源热泵技术,利用污水厂处理后的常温中水,直接制取85度热水,替代原有锅炉作为污泥干化的热量来源。实现了对污水厂低品位热能的高效利用。
水源热泵是一种以中水为低温热源,借助压缩机及其中制冷剂(冷媒)的相变,通过消耗少量电能,实现对外供热制冷的成套设备,主要由压缩机、蒸发器、冷凝器、节流装置等几个主体部件组成。水源热泵使用电作为驱动,通过水源热泵机组取得80-90℃热水进入热水箱。
过该装备,可将含水率百分之99左右的污泥一次性脱水干化至百分之40以下,再外运至白龙港污泥处置中心统一进行处理和处置。
通过同比运行数据分析,使用水源热泵,可降低天然气用量80%,综合能源费用降低约28%。根据《省级温室气体清单编制指南》和南方电网碳排放因子相关数据测算,水源热泵碳排放强度降低12.0%。
3. 除臭
本项目除臭部分,主要污染成分包括硫化氢、甲醇、氨氮,和其他挥发性有机物等,通过处理设施处理后达到上海市地方标准《城镇污水处理厂大气污染物排放标准》(DB31/982—2016)标准,排放大气。主要采用化学洗涤和生物除臭工艺,每小时可净化60000立方米气体。
中国给水排水“2023年城镇污泥处理处置技术与应用高级研讨会
(第十四届)”论文集目次
SEUE-WAO污泥湿式氧化工艺的生产性试验研究…………………………………………………(1)
孟继安,钟达文,孙昊,秦伟,戴丁军
(清华大学 航天航空学院)
(清华苏州环境创新研究院)
(华北电力大学 核科学与工程学院)
(江南大学 机械工程学院)
(清华大学环境学院 环境模拟与污染控制国家重点联合实验室)
(宁波市哈雷换热设备有限公司)
电解耦合Fe2+活化过硫酸盐强化污泥脱水及其机理………………………………………………(1)
何妙琳,张彦平,李一兵
(河北工业大学土木与交通学院)
Nereda®好氧颗粒污泥工艺配置及运行性能…………………………………………………………(2)
吴志明,陈学春,赵欣,刘洋
(德和威<北京>环境工程有限公司)
(哈斯康宁工程咨询<上海>有限公司)
污泥中抗生素处理技术研究进展………………………………………………………………………(2)
崔香玉,宋秀兰
(太原理工大学环境科学与工程学院,山西 太原 030024)
碳源类型对活性污泥合成PHA和微生物群落的影响……………………………………………(3)
刘展华,宋秀兰,刘耀辉
(太原理工大学环境科学与工程学院)
(香港高等教育科技学院 科技学院)
南宁市污泥处理处置工艺分析及展望………………………………………………………………(3)
许谦,蒋才芳,何志健,贝德光
(广西绿城水务股份有限公司)
环境友好型通沟污泥处理工程实践………………………………………………………………………(4)
王君如,周传庭
(上海市城市建设设计研究总院<集团>有限公司)
A2/O回流污泥快速启动厌氧氨氧化及其动力学特征………………………………………………(4)
王刚,袁林江,王茹,陈希,袁林杰,有小龙
(西安建筑科技大学 环境与市政工程学院)
(陕西省环境工程重点实验室)
(西北水资源与环境生态教育部重点实验室)
(郑州市污水净化有限公司)
吸收式热泵在污泥低温干化工艺中的应用……………………………………………………………(5)
王旭,任晓芬,李广焕,黄冠英,郭艳平,秦显强
(河北工程大学 能源与环境工程学院)
(石家庄铁道大学 机械工程学院)
(广东吉康环境系统科技有限公司)
(广东省固体废弃物资源化与重金属污染控制工程技术研究中心)
(广东环境保护工程职业学院)
温度对Anammox-HAP脱氮性能及污泥特性的影响…………………………………………………(5)
洪猛,林驰浩,王建伟,顾南南,刘建勇
(沧州市供水排水集团有限公司)
(上海大学 环境与化学工程学院)
低碳城市污水脱氮工艺中硝化颗粒污泥的培养………………………………………………………(6)
张余健,杨一宸,马斌,委燕
(海南大学 海南省农林环境过程与生态调控重点实验室)
(海南大学 南海海洋资源利用国家重点实验室)
UASB处理高含固污泥热水解滤液启动特性…………………………………………………………(6)
连洁,卓杨,杨培真,田国兴,齐泽宁,韩芸
(西安建筑科技大学 环境与市政工程学院)
(中国有色金属工业西安勘察设计研究院有限公司)
(西安益维普泰环保股份有限公司)
通风速率对市政污泥好氧堆肥氮素转化的影响………………………………………………………(7)
李思敏,李思雨,唐锋兵,张义竞,许铮,王彦飞
(河北工程大学 污水处理及资源化利用河北省工程研究中心)
(河北工程大学 河北省水污染控制与水生态修复技术创新中心)
(河北工程大学 邯郸市城市水利用技术重点实验室)
密闭式气体循环污泥热干化技术性能分析……………………………………………………………(7)
朱有法,邓龙,刘威,吴敏,饶宾期
(浙江诺曼环保工程技术有限公司)
(中国计量大学 机电工程学院)
Nereda®好氧颗粒污泥工艺的脱氮除磷性能及工程实例………………………………………(8)
吴志明,陈学春,赵欣,刘洋
(德和威<北京>环境工程有限公司)
(哈斯康宁工程咨询<上海>有限公司)
酶促污泥原位减量研究现状………………………………………………………………………………(8)
林佳琪,姚毅,王龙,徐宇峰,王敦球
(桂林理工大学 环境科学与工程学院)
(广西环境污染控制理论与技术重点实验室)
(广西生态环保现代产业学院)
(重庆市计量质量检测研究院)
流域水环境综合整治中“泥”的治理策略研究……………………………………………………(9)
唐颖栋,包晗,曾学云,邱辉,邹旭彤,楼少华
(中国电建集团华东勘测设计研究院有限公司)
(深圳市宝安区水务局)
练江流域水污染治理工程设计咨询实践与思考………………………………………………………(9)
周蓉,王绍贵,闫新秀,张洁
(广东省冶金建筑设计研究院有限公司)
基于多源污泥泥质特性的处理技术路径探析 ………………………………………………………(10)
周维奇,方宁,郭亚丽,吴海斌,黄嘉良,王先恺,戴晓虎,董滨
(上海勘测设计研究院有限公司)
(中国长江三峡集团有限公司 长江生态环境工程研究中心)
(同济大学 环境科学与工程学院)
城市污泥好氧发酵工程关键设计参数发酵周期探讨 ……………………………………………(10)
蔡璐,陈俊,冯昊
(宁波市危险化学品应急救援研究中心)
(宁波大学 土木与环境工程学院)
(北京合清环保技术有限公司)
(宁波市土壤和固体废物污染防治研究中心)
双碳战略下城市污泥深度脱水技术分析………………………………………………………………(11)
甘泉,王斌科,江海明
(天津锐创环保集团有限公司)
历史油泥原位无害化处置技术及现场实施效果……………………………………………………(16)
黄昱,郭志强,查广平,王彦斌
智能高温好氧发酵设备有机废弃物处置技术………………………………………………………(20)
孙红波,魏青亮
(山东福航新能源环保股份有限公司)
含油污泥清掏机械装置现场试验………………………………………………………………………(22)
查广平,温宁峰,霍丙新,王来智
(长庆工程设计有限公司)
(第二采油厂)
(设备管理部)
(宝鸡宝石特种车辆有限责任公司)
油泥水浓缩工艺现场试验应用…………………………………………………………………………(26)
查广平,王国柱,郭志强,白红升,杜杰,张超
(长庆工程设计有限公司)
中国给水排水“2023年固废/工业污泥大会”论文集目次
污水管道沉积底泥污染物利用潜力分析……………………………………………………………(1)
穆莹,高晨晨,孙永利,李思雨,郑兴灿,李鹏峰,张文安
(中国建设科技集团股份有限公司)
(中国市政工程华北设计研究总院有限公司)
污泥发酵液强化污水厂尾水人工湿地深度脱氮……………………………………………………(1)
王泽春,冯景伟,张浏,凡春丽,刘乐,石志孔
(合肥工业大学土木与水利工程学院)
(安徽省农村水环境治理与水资源利用工程实验室)
(安徽省生态环境科学研究院)
磁分离—双泥龄脱氮工艺处理城市污水中试研究…………………………………………………(2)
李啸川,苑泉,宋亚朋,贺聪慧,马金元,
梁瑞松,徐恒,陈云,钱亮,王凯军,刘杰,林甲
(清华大学 环境学院)
(中国矿业大学<北京> 化学与环境工程学院)
(北京工商大学 生态环境学院)
(浦华环保有限公司)
(北京首创生态环保集团股份有限公司)
连续流好氧颗粒污泥技术升级现有污水处理工程…………………………………………………(2)
余诚,张凯渊,王凯军,付香云,刘瑞阳,郑平萍
(清华大学 环境学院)
(北京华益德环境科技有限责任公司)
初沉和二沉污泥经高温热水解后的厌氧消化性能…………………………………………………(3)
张涵,张含,吴宝利,任征然,王佳伟,齐利格娃,李相昆
(河北工业大学 土木与交通学院)
(北京城市排水集团有限责任公司科技研发中心)
(北京市污水资源化工程技术研究中心)
(中国市政工程华北 设计研究总院有限公司)
餐厨垃圾湿法厌氧处理的污泥流变性特征及其成因…………………………………………………(4)
梁玉帅,王侃宏,徐宇峰,刘吉宝,郁达伟,
祝金星,陈梅雪,魏源送,李娇,樊华
(中国科学院生态环境研究中心 环境模拟与污染控制国家重点联合实验室)
(河北工程大学 能源与环境工程学院)
(中国科学院生态 环境研究中心 水污染控制实验室)
(中国科学院大学)
(北京环卫集团环境研究发展有限公司)
微生物菌剂在污泥减量中的应用研究进展…………………………………………………(4)
李义勇,王广华,王宝娥,彭钧雄,杜建军
(仲恺农业工程学院 资源与环境学院)
(广东省农业产地环境污染防控工程技术研究中心)
(广州市市政工程设计研究总院有限公司)
(广州市广环环保科技有限公司)
QS技术在污泥处理处置领域的碳减排应用研究……………………………………………………(5)
桑稳姣,贾丹妮,卢伟,李强,汪晨,曹诚,张倩,徐舟影,李翠华,陈刚
(武汉理工大学 土木工程与建筑学院)
(荆门市生态环境局京山分局)
污水厂污泥连续高速碳化及资源化全链条实证研究………………………………………………(5)
朱羽廷,余斌,何婷
(同济大学建筑设计研究院<集团>有限公司)
(同济大学 环境科学与工程学院)
(武汉普乐环境技术有限公司)
(鄂州市河道堤防保护中心)
NZVI/AC基好氧颗粒污泥快速培养及污水处理效能…………………………………………………(6)
赫俊国,曾忆雯,刘新平,江伟勋,姚峻程
(广州大学土木工程学院)
剩余污泥低温干化热源首选污水厂出水余温热能…………………………………………………(7)
郝晓地,申展,李季,李爽
(北京建筑大学城市雨水系统与水环境教育部重点实验室)
(中-荷未来污水处理技术研发中心)
浮床植物收割策略及资源化制取生物炭吸附重金属………………………………………………(7)
魏海杉,王怡,王文怀,王振,高丽娟,庄鹏宇,柴宝华,丁卓,李文涛
(西安建筑科技大学 环境与市政工程学院)
(中国电建集团西北勘测设计研究院有限公司)
污水厂污泥堆肥有机污染物降解及土地利用生态风险…………………………………………(8)
李思莹,贾学斌,张军
(黑龙江大学 建筑工程学院)
(哈尔滨工业大学 环境学院)
污泥生物沥浸深度脱水工艺用于污水厂提标扩建…………………………………………………(8)
何志健,贝德光,许谦,罗莹
(南宁建宁水务投资集团有限责任公司)
(广西绿城水务股份有限公司)
基于环境容量的污泥产品土地安全施用量研究…………………………………………………(9)
崔超,熊建军,马富亮,贾清棋,白家云,李海洋,杨文彬
(北京城市排水集团有限责任公司)
(北京北排水环境发展有限公司)
建筑垃圾再生骨料用于透水铺装去除重金属研究…………………………………………………(10)
曹汉鹏,李海燕,张轶慧,张紫阳,白小娟
(北京节能减排与城乡可持续发展省部共建协同创新中心)
(北京市可持续城市排水系统构建与风险控制工程技术研究中心)
(北京建筑大学 城市雨水与水环境教育部重点实验室)
(北京亦庄环境科技集团有限公司)
污水处理厂金属盐泥资源化回收及其吸附除磷性能………………………………………………(10)
费荣鑫,向力,黄筹,张海川,李激
(江南大学 环境与土木工程学院)
(江苏省厌氧生物技术重点实验室)
(江苏高校水处理技术与材料协同创新中心)
通沟污泥处理工艺及其资源化利用研究……………………………………………………………(11)
王继行,卢伟,朱敏,徐晓军, 魏艳平,康瑞鹏
(中国市政工程西南设计研究总院有限公司)
(汉斯琥珀环保技术<上海>有限公司)
基于热管的污泥干化尾气余热回收技术研究………………………………………………………(12)
王丽花
(上海城投污水处理有限公司)
污泥中的磷及回收技术研究进展………………………………………………………………………(12)
丁燕燕,于鸿宇,戴晓虎
(同济大学环境科学与工程学院)
污水管道沉积底泥污染物利用潜力分析
穆莹1,2,高晨晨1,2,孙永利1,2,李思雨1,2,郑兴灿1,2,
李鹏峰1,2,张文安1,2
(1.中国建设科技集团股份有限公司,北京 100120;2. 中国市政工程华北设计研究总院 有限公司,天津 300074)
摘要:以华北地区某城市污水管道沉积底泥为研究对象,在分析底泥中碳、氮、磷和VSS/SS 等常规污染物含量及其组分占比的基础上,探索城市污水管道沉积底泥污染物向上覆水溶出的条件及其碳源应用于污水处理的潜力。结果表明:污水管道沉积底泥污染物中碳、氮、磷含量较高,且具有高COD/TN、高COD/TP 特征,比值分别达到37.8 和180.4,且 BOD5/TN 和BOD5/TP分别达到8.4 和40.3;适宜的搅拌-沉淀作用能够实现沉积底泥中可生物利用碳源的高效提取,同时上覆水中的 BOD5/TN和BOD5/TP可分别提升至11.2和48.4,有机组分占比从35%提高至52%。
关键词:污水管道;沉积底泥;污染物特征;碳源可利用性
本文发表于中国给水排水2023年第7期,页码:114-119.
污泥发酵液强化污水厂尾水人工湿地深度
脱氮
王泽春1,冯景伟1,张浏2,凡春丽1,刘乐2,石志孔2
(1.合肥工业大学土木与水利工程学院 安徽省农村水环境治理与水资源利用工程实验室, 安徽 合肥 230009;2. 安徽省生态环境科学研究院,安徽 合肥 230071)
摘要:以污泥发酵液作为外加碳源强化污水厂尾水人工湿地深度脱氮,探究了污泥发酵液 投加量和淹水高度对人工湿地除污效能的影响,并测定了湿地的氮素转化速率、功能酶活性和微生 物群落结构。结果表明,未添加污泥发酵液的人工湿地(空白组)对总氮的去除率为34%~36%,而 投加污泥发酵液后去除率最高可达64%~78%。添加污泥发酵液的试验组对总磷、COD的去除率 比空白组显著提高,空白组与试验组的硝态氮浓度无显著性差异,试验组的亚硝态氮累积量显著下降。投加0.25%、0.5%、0.75%污泥发酵液显著提高了反硝化速率、硝化速率以及氨单加氧酶、硝酸盐还原酶、亚硝酸盐还原酶的活性(p<0.05),具有反硝化功能的索氏菌属(Thauera)丰度分别增加了2.6%、3.8%和7.9%。硝态氮和溶解氧显著影响微生物群落结构。
关键词:污水厂尾水;深度脱氮;人工湿地;污泥发酵液;酶活性;微生物群落结构
本文发表于中国给水排水2023年第15期,页码:23-33.
磁分离—双泥龄脱氮工艺处理城市污水中试研究
李啸川1,2,苑泉3,宋亚朋1,2,贺聪慧1,马金元1,梁瑞松1,2,徐恒2,陈云4,钱亮4,王凯军1,刘杰5,林甲5
(1.清华大学 环境学院,北京 100084;2. 中国矿业大学<北京> 化学与环境工程学院, 北京 100083;3. 北京工商大学 生态环境学院,北京 100048;4. 浦华环保有限公司, 北京 100084;5. 北京首创生态环保集团股份有限公司,北京 100044)
摘要:开发了超磁分离耦合双泥龄复合脱氮工艺,以超磁分离技术进行碳源分离和浓缩, 采用双泥龄复合脱氮工艺对碳源分离后的出水进行脱氮,并在中试规模上开展研究。结果表明,经过长达750余天的连续运行,该超磁分离工艺在极短的HRT(约10 min)下可实现碳源截留率大于50%;双泥龄复合脱氮工艺出水总氮可稳定低于10 mg/L,满足北京市《城镇污水处理厂水污染物排放标准》(DB 11/890—2012)A级标准。缺氧池内生物膜厌氧氨氧化活性为45.75~71.03 mg/(L·d),向缺氧池投加亚硝态氮有利于恢复厌氧氨氧化活性,缺氧池采用间歇微曝气可提高短程硝化/厌氧氨氧化活性,促进自养脱氮,提高系统脱氮效率。这初步验证了超磁分离耦合双泥龄复合脱氮工艺的可行性,为该工艺的进一步研究奠定了基础。
关键词:磁分离;双泥龄;复合脱氮;低碳源污水;主流厌氧氨氧化
本文发表于中国给水排水2023年第15期,页码:58-63.
连续流好氧颗粒污泥技术升级现有污水处理工程
余 诚1,张凯渊2,王凯军1,付香云1,刘瑞阳2,郑平萍2
(1.清华大学 环境学院,北京100084;2. 北京华益德环境科技有限责任公司,北京100084)
摘要:好氧颗粒污泥(AGS)工艺被认为是活性污泥工艺的潜在替代工艺之一,在序批式反 应器中已经实现了工业化应用,但连续流模式下的AGS仍是一个重大挑战。鉴于此,采用一种新型 的微氧-好氧耦合沉淀一体式反应器,结合工程实例分析了该系统的除污效果和颗粒化情况。经过约1个月的启动期后,观察到了明显的颗粒化现象;在稳定运行阶段,污泥平均粒径为138.5μm,粒径>200μm的污泥占比达28.9%。平均出水COD、NH4 + -N和TN分别为25.5、0.5和10.1 mg/L,达标率为100%。此外,还讨论了该系统与传统活性污泥工艺及现有AGS工艺(Nereda®和S::Select® )在启动时间、颗粒化、出水水质、占地及能耗等方面的差异。结果表明,相比于传统活性污泥工艺,其能提高出水水质、减小占地面积、降低运行能耗;相比于现有AGS工艺,其能直接应用于连续流污水处理厂的升级改造。
关键词:连续流好氧颗粒污泥;污水处理厂;升级改造
本文发表于中国给水排水2023年第13期,页码:1-8.
初沉和二沉污泥经高温热水解后的厌氧消化性能
张涵1,张含2,吴宝利3,任征然2,王佳伟2,齐利格娃2,李相昆1
(1.河北工业大学 土木与交通学院,天津 300401;2. 北京城市排水集团有限责任公司科 技研发中心 北京市污水资源化工程技术研究中心,北京 100124;3. 中国市政工程华北 设计研究总院有限公司,天津 300074)
摘要:以北京某大型污水处理厂的初沉污泥、剩余活性污泥为研究对象,通过考察厌氧消 化系统的生物产甲烷潜力(BMP)、有机物降解能力,以及水解、产酸、产甲烷率、系统稳定性等,探讨了初沉池污泥和二沉池污泥经高温热水解预处理后的厌氧消化性能。结果表明,在厌氧消化阶段,初沉热水解污泥的产气率和有机物降解率相比初沉原泥均无明显提高;相比原泥,二沉池剩余污泥 经热水解后最高日产气率、总固体(TS)累积产气率分别提高了 67%、80% 左右,总化学需氧量 (TCOD)、总蛋白、总糖的降解率分别提高了5%、7%、14%。高温热水解工艺对提高剩余污泥的水解率、产酸率、产甲烷率效果更加明显。从系统稳定性方面看,初沉污泥高温热水解后可能会造成厌 氧消化系统出现挥发性脂肪酸(VFA)大量积累,导致系统不稳定,影响产气速率;而热水解后的剩余污泥厌氧消化系统能够保持稳定运行。综合来看,剩余活性污泥更适合采用热水解预处理,初沉污泥可不进行热水解预处理。
关键词:初沉污泥;剩余活性污泥;热水解;厌氧消化;系统稳定性
本文发表于中国给水排水2023年第13期,页码:32-38.
餐厨垃圾湿法厌氧处理的污泥流变性特征及其成因
梁玉帅1,2,王侃宏2,徐宇峰1,2,3,刘吉宝1,3,4,郁达伟1,3,4,祝金星5,陈梅雪1,3,4,魏源送1,3,4,李娇5,樊华5
(1.中国科学院生态环境研究中心 环境模拟与污染控制国家重点联合实验室,北京 100085;2. 河北工程大学 能源与环境工程学院,河北 邯郸 056000;3. 中国科学院生态 环境研究中心 水污染控制实验室,北京 100085;4. 中国科学院大学,北京 100049; 5. 北京环卫集团环境研究发展有限公司,北京 100101)
摘要:餐厨垃圾厌氧处理的污泥流变性是影响厌氧处理反应器混合能耗的重要因素,但是 污泥浓度影响流变性的机制尚不明确。为此,采集北京市某餐厨垃圾综合处理厂的湿法厌氧处理 污泥,考察了污泥粒径分布、溶解态有机物组分和温度等因素对污泥流变性的影响。结果表明,升温对污泥上清液和TS含量为2%~6%的污泥流变性起到了促进作用,升温可使颗粒物水解成小分子有机物,从而导致流变性增强。当TS≤2%时,污泥的流变性主要由溶解态有机物贡献,芳香类蛋白质Ⅱ转化为芳香类蛋白质Ⅰ导致屈服应力τ0降低;当TS≥4%时,污泥流变性主要由颗粒物贡献,屈服应力τ0提高而稠度指数k降低,粒径分布较稳定;当温度>80 ℃时,蛋白质变性导致屈服应力τ0明显升高,但稠度指数k明显降低。
关键词:餐厨垃圾;湿法厌氧处理;污泥流变性
本文发表于中国给水排水2023年第13期,页码:117-125.
微生物菌剂在污泥减量中的应用研究进展
李义勇1,2,王广华3,王宝娥1,2,彭钧雄4,杜建军1,2
(1.仲恺农业工程学院 资源与环境学院,广东 广州 510225;2. 广东省农业产地环境污 染防控工程技术研究中心,广东 广州 510225;3. 广州市市政工程设计研究总院有限 公司,广东 广州 510070;4. 广州市广环环保科技有限公司,广东 广州 510145)
摘要:在污泥减量方面,微生物强化技术已有十余年的理论研究与应用实践。以促进微生 物菌剂在污泥减量中的实际应用为出发点,从微生物菌剂的作用原理、微生物菌株种类、微生物菌剂商品种类、微生物强化技术的小试及中试研究、微生物强化技术的现场应用,以及微生物强化技术的经济可行性评价等层面,系统介绍了已取得的研究成果,明确了微生物菌剂的污泥减量效果,指出了其中尚需深入研究的问题,以期为进一步推动微生物菌剂在污泥减量中的应用提供参考和指引。
关键词:微生物菌剂;污泥减量;应用研究
本文发表于中国给水排水2023年第10期,页码:38-46.
QS技术在污泥处理处置领域的碳减排应用研究
桑稳姣1,贾丹妮1,卢伟1,李强1,汪晨1,曹诚1,张倩1,徐舟影1, 李翠华1,陈刚2
(1.武汉理工大学 土木工程与建筑学院,湖北 武汉 430070;2. 荆门市生态环境局京山 分局,湖北 荆门 431800)
摘要:在我国承诺2030年前实现“碳达峰”背景下,如何减少污泥处理处置领域碳排放是必 须思考和面对的问题。近年来,群体感应技术在促进污泥原位减量、提升污泥厌氧消化能力以及回收剩余污泥资源与能源方面取得了一定成果,为当前污泥处理处置碳减排研究领域提供了新思路。通过回顾以往群体感应技术在污泥领域的研究现状及在碳减排方面取得的成果,结合我国污泥泥质特点以及当前污泥处理处置技术的发展,最终思考并指出面向碳减排的群体感应技术在污泥处理处置领域面临的问题和未来发展方向。
关键词:碳减排;污泥处理处置;群体感应
本文发表于中国给水排水2023年第10期,页码:47-54.
污水厂污泥连续高速碳化及资源化全链条实证研究
朱羽廷1,2,余斌3,何婷4
(1.同济大学建筑设计研究院<集团>有限公司,上海 200092;2. 同济大学 环境科学与 工程学院,上海 200092;3. 武汉普乐环境技术有限公司,湖北 武汉 430000;4. 鄂州市 河道堤防保护中心,湖北 鄂州 436000)
摘要:以鄂州市污泥碳化项目为例,介绍了连续高速碳化技术的原理、工艺设计、处理效果及运行管理经验。该工艺分为污泥接收、储存、干化、碳化、粉尘收集、热量回收、尾气处理和碳化产品冷却及储存共7个单元,通过干馏气燃烧释放850 ℃高温烟气作为热源进行干化,可实现85%的污泥减量化率,产品碳化物可实现制砖资源化利用;碳化系统运行中不仅提供自身的能量,还可以输出多余能量供给干燥段,降低了污泥处理对传统能源的依赖度;系统设计时充分考虑了调节能力,设置合理冗余量并采用合适的污泥输送方式等以保证运行顺畅,在进泥含水率波动(80%~85%)和有机质含量不断提升的情况下均可实现稳定运行,具有良好的适应和调整能力,为我国解决市政污水厂污泥问题提供了新思路和全链条实证示范。
关键词:污水厂污泥;高速碳化;污泥资源化;全链条实证
本文发表于中国给水排水2023年第8期,页码:127-132.
NZVI/AC基好氧颗粒污泥快速培养及污水处理效能
赫俊国,曾忆雯,刘新平,江伟勋,姚峻程
(广州大学土木工程学院,广东 广州 510006)
摘要:针对好氧颗粒污泥(AGS)存在内部空穴化导致的结构不稳定以及生长速度慢等问题,制备活性炭负载纳米零价铁(NZVI/AC)复合材料,以NZVI/AC作为骨架强化AGS的快速形成,并通过促进微生物种间电子传递来提高AGS对城镇生活污水的处理效能。结果表明,制备的NZVI/ AC兼具强吸附性和强导电性,比表面积可达到140.398 7 m2 /g,具有孔径分布均匀的二维介孔结构,并可使纯水电导率提高14.5 倍。以NZVI/AC作为骨架可显著促进AGS的形成,培养第10天平均粒径即可达到0.384 mm,其中7.23%的AGS粒径在0.5 mm以上,并出现粒径>1 mm的AGS;70 d后AGS培养体系达到稳定,AGS最大沉速达到73.09 m/h,较空白组提升95.32%。以NZVI/AC为骨架的AGS对城镇生活污水具有良好的处理效能,运行70 d后对COD、氨氮和总氮的去除率分别可达到 96%以上、100%、70.2%。以NZVI/AC为骨架培养AGS具有颗粒形成快、结构稳定性高、对污水处理效果好等优点,具有工程化实施的潜力。
关键词:城镇生活污水;好氧颗粒污泥;快速培养;活性炭;纳米零价铁
本文发表于中国给水排水2023年第7期,页码:8-16.
剩余污泥低温干化热源首选污水厂出水余温热能
郝晓地,申展,李季,李爽
(北京建筑大学城市雨水系统与水环境教育部重点实验室中-荷未来污水处理技术研发中心,北京 100044)
摘要:污水处理剩余污泥干化焚烧已被确认为污泥处理、处置的终极手段,也是正在实践中的工程应用趋势。但是,干化热源选择对能源消耗特别是与之相应的碳排放至关重要。除非有高温余热可以利用,否则,高温干化不具可持续性。在此情形下,污泥低温干化已成为近年来国内外普遍关注的热点,特别是基于清洁能源的低温干化技术。为此,太阳能、微波源、空气源、地热源、污水源等低温干化技术受到广泛关注。相形之下,污水处理厂的出水余温热能则是一种易得而又未得到重视的低品位能源。匡算表明,水源热泵交换4 ℃温差所产生的热能(~60 ℃热水)便是污泥低温干化所需能量的3倍之多,不仅可以完全满足干化需求,而且还可助力污水处理厂实现碳中和运行。因此,污水厂出水余温热能分散式干化、集中式焚烧电热转化应该成为今后污泥干化焚烧的目标与方向。
关键词:剩余污泥;含水率;低温干化;污泥焚烧;余温热能;水源热泵
本文发表于中国给水排水2023年第6期,页码:1-8.
浮床植物收割策略及资源化制取生物炭吸附重金属
魏海杉1,王怡1,王文怀1,王振1,高丽娟2,庄鹏宇2,柴宝华2,丁卓2,李文涛2
(1.西安建筑科技大学 环境与市政工程学院,陕西 西安 710055;2. 中国电建集团西北 勘测设计研究院有限公司,陕西 西安 710065)
摘要:为了准确制定生态浮床植物收割策略并寻求收割后植物的资源化途径,首先监测浮床中不同植物的茎叶和根系中氮、磷含量的历时变化,然后将收割植物组织在高温限氧环境下裂解制备生物炭,用于废水中重金属的去除并解析其机理。结果表明,浮床植物中菖蒲和千屈菜的茎叶应在每年10月下旬—11月上旬进行收割,而鸢尾和铜钱草无需收割。另外,优选出菖蒲茎叶在400 ℃下裂解制取的生物炭用于去除废水中的重金属,其对Pb2+、Cu2+、Ni2+和Mn2+的饱和吸附量分别 可以达到256.189、52.538、49.141和43.463 mg/g,而且吸附过程符合单分子层吸附的Langmuir模型;除了吸附作用外,生物炭和重金属之间的阳离子π作用以及碱性条件下重金属的沉淀作用也有助于废水中重金属的去除。
关键词:生态浮床植物;收割策略;资源利用;生物炭;吸附重金属
本文发表于中国给水排水2023年第5期,页码:17-23.
污水厂污泥堆肥有机污染物降解及土地利用生态风险
李思莹1,2,贾学斌1,张军1
(1.黑龙江大学 建筑工程学院,黑龙江 哈尔滨 150080;2. 哈尔滨工业大学 环境学院, 黑龙江 哈尔滨 150090)
摘要:污水厂污泥中富集了多种来源的有机污染物,若不进行有效处置,将会严重影响生态环境和人类健康。污泥堆肥是降解污泥中有机污染物的有效途径之一,然而堆肥后有机污染物 过度残留也限制了堆肥产品的后续土地利用。以多环芳烃(PAHs)、邻苯二甲酸酯(PAEs)、抗生素和抗性基因(ARGs)等典型有机污染物为对象,综述了其在好氧堆肥过程中的降解效率以及影响因素,同时分析了堆肥产物土地利用生态风险,以期为污泥的土地利用提供建议。
关键词:污水厂污泥;堆肥;有机污染物;降解效率;土地利用;生态风险
本文发表于中国给水排水2023年第4期,页码:18-23.
污泥生物沥浸深度脱水工艺用于污水厂提标扩建
何志健1,贝德光2,许谦2,罗莹2
(1.南宁建宁水务投资集团有限责任公司,广西 南宁 530030;2. 广西绿城水务股份有限 公司,广西 南宁 530031)
摘要:南宁市江南污水处理厂水质提标及三期扩建工程完成后污水总处理规模将达到72× 104 m3 /d,预计污泥产量为500 t/d(含水率为80%)。为进一步推动污泥的处理处置实现无害化、减量 化,并为稳定化和资源化创造良好的条件,该污水处理厂新建了污泥处理系统,采用生物沥浸深度 脱水工艺,产出泥饼不再黑臭,含水率降至60%以下,体积比浓缩污泥减少90%~95%。经过近一年 的试运营,在75%的生产负荷下,可稳定产出含水率约60%的泥饼约80 t/d,基本实现设计目标。总 结了生物沥浸深度脱水工艺的中试、工程建设以及调试运行的主要内容,列出了较为详尽的试验数 据及工艺参数,对其他类似污泥处理系统的设计及运行具有借鉴意义。
关键词:生物沥浸;污泥处理;提标改造
本文发表于中国给水排水2023年第4期,页码:112-117.
基于环境容量的污泥产品土地安全施用量研究
崔超1,2,熊建军1,2,马富亮1,2,贾清棋1,2,白家云1,2,
李海洋1,2,杨文彬1,2
(1.北京城市排水集团有限责任公司,北京 100044;2. 北京北排水环境发展有限公司, 北京 100044)
摘要:以北京的土壤重金属背景值、2021年中心城区污泥产品质量均值为基础,从环境管 理的角度,通过对标法、静态环境容量法和动态环境容量法分析了采用不同方法核算的污泥产品最大安全施用量、优缺点以及土地利用防控要求。结果显示:污泥产品以对标法核算,符合林地、园林 绿化、土地改良、农用B级用途,具体用量按对应标准执行。静态环境容量法不考虑重金属衰减,其一次最大安全施用量为830.9 t/(hm2·a),10、30、50 a周期的最大安全施用量分别为83.1、27.7和16.6 t/(hm2·a);动态环境容量法考虑重金属衰减,其5、10、30、50 a周期的最大安全施用量分别为247.3、163.6、118.3和114.7 t/(hm2·a)。基于环境容量法可知,北京地区污泥产品施用于土壤的重金属污染风险低、土地利用潜力大,重金属风险度依次为锌>汞>铜>镉>砷>铬>镍>铅。汞为安全风险防控关键元素,锌为生态风险防控元素。并提出了“以标准限值为底线,以环境容量为基线”的动态安全核算法,旨在指导不同土地利用方向的污泥产品施用。
关键词:污泥产品;土地利用;对标法;环境容量法;安全施用量
本文发表于中国给水排水2023年第1期,页码:58-64.
建筑垃圾再生骨料用于透水铺装去除重金属研究
曹汉鹏1,李海燕1,2,3,张轶慧4,张紫阳1,2,3,白小娟1,2
(1.北京节能减排与城乡可持续发展省部共建协同创新中心,北京100044;2. 北京市可持续城市排水系统构建与风险控制工程技术研究中心,北京100044;3. 北京建筑大学 城市雨水与水环境教育部重点实验室,北京100044;4. 北京亦庄环境科技集团有限公司,北京100176)
摘要:建筑垃圾产生量的持续攀升给城市环境带来了严重危害,因而迫切需要寻求针对建筑垃圾回收处理并再生利用的解决途径。建筑垃圾再生骨料作为一种低成本、大体量的再生材料, 在水处理领域具有一定的应用潜力。选取再生砖骨料(RBA)与再生混凝土骨料(RCA)应用于透水铺装,通过搭建5种系统,分析在不同进水浓度、降雨重现期、雨前干燥期的条件下,其对径流中典型重金属Zn2+和Cu2+的去除效果和净化机制。结果表明,RCA在透水铺装系统中表现出更好的重金属去除效果,而RBA作为基层使用时去除效果较好。随着进水浓度、降雨重现期的增加,各透水铺装 系统对Zn2+、Cu2+的去除率降低。而随着雨前干燥期的增加,各系统对Zn2+和Cu2+的去除率出现了小幅升高的现象。各系统对Cu2+的去除率均最高,始终保持在80%以上。两种再生骨料在透水铺装系统中均展现出一定的应用价值与使用前景。
关键词:建筑垃圾;再生骨料;透水铺装;重金属
本文发表于中国给水排水2023年第1期,页码:126-133.
污水处理厂金属盐泥资源化回收及其吸附除磷性能
费荣鑫1,向力1,黄筹1,张海川1,李激1,2,3
(1.江南大学 环境与土木工程学院,江苏 无锡 214122;2. 江苏省厌氧生物技术重点实 验室,江苏 无锡 214122;3. 江苏高校水处理技术与材料协同创新中心,江苏 苏州 215009)
摘要:从污水处理厂末端气浮池回收原始金属盐泥,考察了其对水中磷酸盐的吸附性能, 以及吸附剂投加量、再生液pH等因素对吸附性能的影响。结果表明,当盐泥投加量为0.3 g/L时,其 释放的磷酸盐浓度也仅为(0.04±0.01)mg/L,远低于城镇污水处理厂一级A排放标准,更远低于城镇污水处理厂一般进水浓度(4~7 mg/L)。随着原始盐泥投加量的增大,对水中磷酸盐的去除率提高。当盐泥投加量为0.5 g/L时,对浓度为1 mg/L的含磷溶液去除率高达89.4%,且吸附过程更符合准二级动力学(R2 =0.99)。原始盐泥对生化池进水和气浮池进水中的磷酸盐(分别为2.32、0.52 mg/L)均具有良好的去除效果,去除率分别为(54.5±1.4)% 和(26.2±0.8)%,表现出优异的除磷应用潜力。再生液pH显著影响吸附性能,且再生后的金属盐泥(pH=10处理)对磷酸盐的吸附去除率达到87.0%,显著高于原始盐泥(79.6%)。
关键词:污水处理厂;金属盐泥;除磷;资源化利用
本文发表于中国给水排水2022年第23期,页码:1-6.
通沟污泥处理工艺及其资源化利用研究
王继行1,卢伟1,朱敏1,徐晓军2,魏艳平2,康瑞鹏1
(1.中国市政工程西南设计研究总院有限公司,四川 成都 610081;2. 汉斯琥珀环保技术 <上海>有限公司,上海 201106)
摘要:对排水管道沉积物的清捞会产生大量通沟污泥,并引起一系列管网维护与环境问 题。因此,通沟污泥的处理处置逐渐被纳入各城市规划中。介绍了通沟污泥的性质和危害,分析了 通沟污泥处理处置技术。通沟污泥处理技术一般包括水力淘洗和湿式多级分离两种,由于后者资源化利用程度高,用水量相对较小,逐步取代前者成为主流处理技术。然而第一代通沟污泥处理工艺因尾水中超细砂沉积而易导致下游工段不能正常运行。为此第二代通沟污泥处理工艺增加精细格栅对有机浮渣进行去除,再通过旋流+砂分离对超细砂进行分离,有效解决了超细砂沉积问题,保障了下游工段的正常运行。为了减少冲洗水用量,第三代通沟污泥处理工艺引入高效沉砂池,结合高效沉砂池和气浮的特点,可实现约100%冲洗水全回用,并提高了超细砂的提取率;同时可设计成移动式处理站,方便现场处理处置。最后,详细探讨了砂的资源化利用问题,旨在为需求方提供一套可行的处理处置方案。
关键词:通沟污泥;污泥处理;资源化利用;超细砂;全回用
本文发表于中国给水排水2022年第20期,页码:20-26.
基于热管的污泥干化尾气余热回收技术研究
王丽花
(上海城投污水处理有限公司,上海200233)
摘要:采用低温重力热管对污泥干化尾气余热进行回收,以实现对80 ℃左右干化尾气的余 热利用。首先针对上海某污泥干化焚烧工程研究了热管回收干化尾气余热的工艺方案,确定了热管换热器的设计方法。然后在工程现场进行了试验,从实际工程中的干化机抽取尾气(流量为200 m3 /h)进行余热回收。试验结果表明,热管蒸发段干化尾气从81.1 ℃下降到50.7 ℃,换热后新风温度从31.3 ℃升高到69.5 ℃,其流量可达2 384.2 m3 /h,有效避免了能量浪费。根据现场试验结果,热管的传热系数为79.99 W/(m2·℃),热损失为4.5%。可见,采用低温热管回收污泥干化尾气余热工艺可行,且效果良好。
关键词:污泥干化;低温重力热管;尾气余热回收
本文发表于中国给水排水2022年第17期,页码:112-116.
污泥中的磷及回收技术研究进展
丁燕燕,于鸿宇,戴晓虎
(同济大学环境科学与工程学院,上海 200092)
摘要:污泥磷回收是解决磷资源匮乏的战略需求,也是废物资源化的有效手段。因有毒物质的存在,污泥磷释放是磷回收的重要前提。根据不同的污水处理工艺及后续污泥处理处置技术,介绍了三种主要富磷污泥中磷的赋存形态及转化机制,提出了识别污泥中磷的赋存形态对磷回收技术开发的重要性。基于目前对污泥中磷赋存形态的认识,以酸溶为代表的化学法和以厌氧消化为核心的物化-生物组合技术是污泥磷释放的有效手段。针对污泥中磷回收技术研究现状及存在的问题,结合污泥综合处理处置的理念,指出开发与污泥厌氧资源化相适应的磷回收技术成为可持续的发展方向。
关键词:污泥;磷回收;磷的赋存形态;技术选择;综合处理
本文发表于中国给水排水2022年第16期,页码:29-34.
中国给水排水“2023年垃圾渗滤液处理大会”论文集目次
垃圾分类对垃圾渗滤液处理领域的影响分析…………………………………………………………(1)
丁西明,康建邨,闵海华,高波,孙月驰,汤萌萌,刘荣飞
(中国市政工程华北设计研究总院有限公司)
老龄化垃圾填埋场渗滤液全量化处理工程实例………………………………………………………(1)
丁西明,马冬杰,康建邨,闵海华,高波,岳峥,汤萌萌
(中城院<北京>环境科技股份有限公司 天津分公司)
(安徽浩悦再生资源利用有限责任公司)
超大型垃圾转运站渗滤液处理工程设计及运行效果………………………………………………(2)
丁西明,康建邨,闵海华,高波,岳峥,汤萌萌
(中城院<北京>环境科技有限公司 天津分公司)
垃圾焚烧厂渗滤液抗生素赋存特征与归趋分析……………………………………………………(2)
芮璇,龚华波,朱南文
(上海交通大学环境科学与工程学院)
某热水解+厌氧消化污泥处理工程热能浅析…………………………………………………………(3)
肖冬杰,刘李柱,李方志
(湖南军信环保股份有限公司)
电去离子法提取垃圾渗滤液中氨氮的研究……………………………………………………………(3)
廖德祥,琚佳琪,魏福强,胡超
(上海海事大学海洋科学与工程学院)
深圳下坪老龄化填埋场渗滤液处理工艺优化与应用………………………………………………(4)
张彦敏,李强,靳治国,罗鹏,孙雪原,魏薇,彭俊标
(深圳市下坪环境园)
(中城院<北京>环境科技股份有限公司)
生物转盘—两级A/O—MBR工艺处理晚期垃圾渗滤液…………………………………………(4)
钟文杰,许刘成,袁浩田,李明刚,张立秋,储昭瑞,
贾宏林,宋运森,李绮婷,吴毅霖,杨帝力,吴宪荣
(广州大学 土木工程学院)
(深圳市钰华朗环境科技有限公司)
(天津鲲鹏化工科技有限公司)
破碎厨余垃圾对公共排水系统的影响……………………………………………………………………(5)
方文敏,洪霄伟,张赐华,王敏,王建飞
(垒知控股集团股份有限公司)
(厦门市建筑科学研究院有限公司)
( 健研检测集团有限公司)
磁性TiO2/GO复合催化剂处理垃圾渗滤液试验研究………………………………………………(5)
蒋宝军,孙一文,王新培,张小雨
(吉林建筑大学松辽流域水环境教育部重点实验室)
生物法+膜法工艺处理垃圾焚烧电厂渗滤液…………………………………………………………(6)
李长海,张雅潇,普建国,谭祥帅,李昭,张瑞祥,牛利涛,郭云飞,张丛林
(西安热工研究院有限公司)
(中联西北工程设计研究院有限公司)
老港垃圾渗滤液应急项目污泥深度脱水工程实例…………………………………………………(6)
王声东
(上海环境卫生工程设计院有限公司)
厨余垃圾生物水解过程中氯化物的迁移转化…………………………………………………………(7)
刘继伟,江燕航,艾克来木·艾合买提,邓乔蔓,
雷鸣,方冰,陈锡鹏,杨国栋,蒋建国
(清华大学环境学院)
(深圳市宝安区市容环境综合管理服务中心)
不同纳滤膜对垃圾渗滤液结垢离子去除效果分析…………………………………………………(7)
赵永志,高严,何文丽,尹云军,田丽森,王彦芳
(中国恩菲工程技术有限公司能源环境事业部)
中高温过渡区餐厨垃圾厌氧工程案例分析……………………………………………………………(8)
李月中,谭婧,宫亚斌,寿亦丰
(维尔利环保科技集团股份有限公司)
(杭州能源环境工程有限公司)
餐厨垃圾废水预处理发酵回收溶解性碳源的研究…………………………………………………(8)
柯水洲,莫祺扬,马晶伟,赖涵,刘颖
(湖南大学土木工程学院)
(中南水务科技有限公司)
餐厨垃圾水解液发酵产油脂特性及动力学研究………………………………………………………(9)
曾小康,孙士权,高阳,胡文涛,孙欣悦,蒋昌波,吴方同,万俊力,周璐
(长沙理工大学水利工程学院)
(中国电建集团中南勘测设计研究院有限公司)
(湖南省环境保护河湖污染控制工程技术中心)
餐厨垃圾/市政污泥/城市粪便联合厌氧消化沼液处理设计………………………………………(9)
李义烁,梁远,颜莹莹,胡啸,李雪怡,刘迪,马嘉蔚
(北京首创污泥处置技术有限公司)
垃圾分类对垃圾渗滤液处理领域的影响分析
丁西明,康建邨,闵海华,高波,孙月驰,汤萌萌,刘荣飞
(中国市政工程华北设计研究总院有限公司,天津300381)
摘 要:近年来我国垃圾分类工作取得积极进展,垃圾分类可以有效改善人居生活环境,促进资源化利用。垃圾渗滤液是垃圾分类和处置过程中产生的二次污染,是一种高浓度有机废水。随着垃圾分类的积极推进,垃圾渗滤液的产生量将会减少,填埋场渗滤液C/N比失调的现象会更加严重,并且促使现有渗滤液处理工艺优化调整。垃圾分类会促使渗滤液处理领域排放标准发生变化,使其更加符合行业的特点和发展需求,并带动预脱氨、短程硝化反硝化和厌氧氨氧化等新的处理工艺在渗滤液处理领域广泛应用。从渗滤液产量、水质、处理工艺、排放标准、浓缩液和新工艺的推广应用等方面,阐述了垃圾分类对垃圾渗滤液处理领域的影响,以期为渗滤液处理行业健康发展提供借鉴和参考。
关键词:垃圾分类; 垃圾渗滤液; 水量; 水质; 处理工艺
本文发表于中国给水排水2021年第18期 页码: 42-46
老龄化垃圾填埋场渗滤液全量化处理工程
实例
丁西明1,马冬杰2,康建邨1,闵海华1,高波1,岳峥1,汤萌萌1
(1.中城院<北京>环境科技股份有限公司 天津分公司,天津 300074;2. 安徽浩悦再生资源利用有限责任公司,安徽 合肥 231000)
摘要:老龄化填埋场渗滤液氨氮浓度高、可生化性差、C/N比失调,以某老龄化垃圾填埋场 渗滤液和垃圾焚烧厂渗滤液协同处理工程为例,详述两种渗滤液全量化处理系统。填埋场渗滤液设 计规模1 500 m3 /d,焚烧厂渗滤液设计规模500 m3 /d,采用“厌氧系统+两级A/O+外置式超滤+纳滤+ 反渗透”处理工艺,纳滤浓缩液采用“物料膜减量化+臭氧氧化”处理工艺,反渗透浓缩液采用“DTRO 减量化+浸没燃烧蒸发”处理工艺。工程投资一类费3.6亿元,运行成本101.20元/m3。项目建成运 行至今,出水稳定达到《生活垃圾填埋场污染控制标准》(GB 16889—2008)表2标准。通过两种渗滤液的协同处理,可减少碳源投加量,节省运行成本,同时实现渗滤液全量化处理,浓缩液不外排。
关键词:垃圾渗滤液;全量化处理;浓缩液;臭氧氧化
本文发表于中国给水排水2023年第12期,页码:90-94.
超大型垃圾转运站渗滤液处理工程设计及运行效果
丁西明,康建邨,闵海华,高波,岳峥,汤萌萌
(中城院<北京>环境科技有限公司天津分公司,天津 300074)
摘要:垃圾转运站产生的渗滤液具有污染物浓度高、水质水量波动大和处理难度大的特 点,以某超大型垃圾转运站渗滤液处理工程为例,详细阐述渗滤液水质特点和处理工艺选择原则。 渗滤液设计规模450 m3 /d,采用“预处理+厌氧系统+两级A/O+内置式超滤+芬顿高级氧化+BAF”组合工艺,工程投资5850万元,运行费用50.53 元/m3,实际运行出水水质稳定达到《生活垃圾填埋场 污染控制标准》(GB 16889—2008)表2标准,主要污染物指标COD、BOD5、NH3-N、TN、TP、SS平均去 除率分别为99.8%、99.9%、99.2%、98.1%、98.9%、99.8%。该组合工艺具有出水水质稳定、耐冲击负荷能力强、运行成本低等优点,并且没有传统膜法产生浓缩液的问题,实现了渗滤液的全量化处理。
关键词:垃圾转运站;渗滤液;内置式超滤;芬顿高级氧化;BAF
本文发表于中国给水排水2022年第10期,页码:106-111.
垃圾焚烧厂渗滤液抗生素赋存特征与归趋
分析
芮璇,龚华波,朱南文
(上海交通大学环境科学与工程学院,上海 200240)
摘要:分析了上海市某生活垃圾焚烧厂渗滤液处理系统中3 类18 种抗生素的赋存特征与 归趋情况。结果表明,渗滤液原液中磺胺类(SAs)、喹诺酮类(FQs)和大环内酯类(MLs)抗生素的浓度分别为508.3~613.8、1 471~2 073、931~1 466 ng/L。渗滤液经厌氧—两级缺氧/好氧生化系统处理后,SAs、FQs、MLs 三类抗生素的去除率分别为 95.4%、60.9%、99.3%,生化处理可有效降解SAs 和MLs抗生素,但对FQs抗生素的降解效果较差;FQs抗生素经污泥吸附后的去除率为 7.6%~17.7%,SAs和MLs抗生素在污泥中的含量则都低于5%。污泥吸附在抗生素去除方面的占比较低,渗滤液中的抗生素主要通过生化处理被去除,微生物降解是抗生素在渗滤液处理过程中被去除的主要机制。
关键词:垃圾焚烧厂;渗滤液;抗生素;赋存特征
本文发表于中国给水排水2023年第15期,页码:101-107.
某热水解+厌氧消化污泥处理工程热能浅析
肖冬杰,刘李柱,李方志
(湖南军信环保股份有限公司,湖南长沙 410000)
摘要:以采用“热水解+高温厌氧消化+板框脱水+带式干化”工艺的某市政污泥集中处置工 程为例,收集该工程一个自然年内的生产进泥泥质、沼气产量及各工段热能消耗等实际生产数据, 分析泥质变化趋势与不同运行方式下的热能平衡情况。结果表明,污泥有机质与含固率呈季节性 变化。当有机质含量为30%~46.16%的污泥采用全工艺链处理时,处理1 t干污泥(DS)需补充沼气 19~92 m³,工程方可实现热能平衡。不考虑带式干化时,污泥有机质含量应高于36.88%方可保证工程能量平衡。高湿度季节以外的清灰作业可有效避免锅炉受热面积灰导致的短期锅炉热效率下降,并防止因积灰回潮导致的受热面整体腐蚀。
关键词:污泥;热水解;厌氧消化;热能平衡
本文发表于中国给水排水2023年第11期,页码:122-126.
电去离子法提取垃圾渗滤液中氨氮的研究
廖德祥,琚佳琪,魏福强,胡超
(上海海事大学海洋科学与工程学院,上海 201306)
摘要: 针对目前高氨氮、低碳氮比废水传统处理工艺中的缺陷,运用电去离子技术(EDI)提 取其中的氨氮,既可降低传统处理工艺的难度与成本,又可实现氨氮资源化。以垃圾渗滤液为处理 对象,考察了电压、淡水循环流量对EDI技术提取渗滤液中氨氮性能的影响。在电压为20 V、淡水循 环流量为8 mL/min的条件下,EDI装置运行8 h后,氨氮去除率和最佳提取率分别为81.7%、67.3%,此时电流效率为23.4%、能耗为1.9 kW·h/g(以N计)。另外,利用扫描电镜观测膜污染前后以及经不同方式清洗后的表面特征,研究膜清洗后EDI装置性能的恢复情况,结果表明,采用3%的酸碱液交替清洗膜即可使EDI装置提取氨氮的性能恢复至初始水平。
关键词:电去离子技术;垃圾渗滤液;氨氮;膜污染
本文发表于中国给水排水2023年第5期,页码:106-113.
深圳下坪老龄化填埋场渗滤液处理工艺优化与应用
张彦敏1,李强2,靳治国2,罗鹏1,孙雪原2,魏薇1,彭俊标1
(1.深圳市下坪环境园,广东 深圳 518024;2. 中城院<北京>环境科技股份有限公司, 北京 100120)
摘要:深圳下坪老龄化填埋场渗滤液全量化应急处理项目设计处理规模为1 200 m3 /d,主 体处理工艺采用“均化池+两级AO-MBR+NF+RO”。针对原水总氮浓度超高的特性,对渗滤液处理工艺进行了优化设计,包括强化MBR生物脱氮的低能耗技术、膜深度处理系统的创新性组合、浓缩液减量化、全量化处理技术等。设计中对MBR系统进行了优化和改进,包括延长水力停留时间、提高硝化液回流比、采用10 m深水曝气方式及内置式超滤等;对纳滤浓缩液进行了减量化处理,使纳滤系统的整体回收率达到95%;对反渗透浓缩液采用“两段式浸没燃烧蒸发”工艺进行处理。系统整体运行良好,出水水质稳定达标,实现了集约化布置和节能的目标,以及渗滤液的全量化处理。
关键词:老龄化;填埋场渗滤液;两段式浸没燃烧蒸发;全量化处理
本文发表于中国给水排水2023年第4期,页码:75-80.
生物转盘—两级A/O—MBR工艺处理晚期垃圾渗滤液
钟文杰1,许刘成2,袁浩田1,李明刚2,张立秋1,储昭瑞1,贾宏林2,宋运森2,李绮婷2,吴毅霖2,杨帝力2,吴宪荣3
(1.广州大学 土木工程学院,广东 广州 510006;2. 深圳市钰华朗环境科技有限公司, 广东 深圳 518100;3. 天津鲲鹏化工科技有限公司,天津 300405)
摘要:针对晚期垃圾渗滤液可生化性差、碳氮比大幅度降低等问题,采用生物转盘—两级 A/O—MBR工艺处理广东某填埋场晚期垃圾渗滤液,重点考察了组合工艺的处理效能。监测期间,组合工艺对COD的平均去除率为57.20%,对NH4 + -N的平均去除率为98.90%,对TN的平均去除率为95.47%。高通量测序结果显示,在门水平上变形菌门(Proteobacteria)为最优势菌门,在活性污泥与生物转盘盘片上生物膜中的相对丰度分别为36.56%、62.50%。可利用外加碳源甲醇进行反硝化的菌属unclassified_f__Methylophilaceae与Hyphomicrobium 在活性污泥与生物膜中的相对丰度分别为17.05%、23.11%与4.78%、12.22%。
关键词:晚期垃圾渗滤液;生物转盘;两级A/O;MBR;微生物群落结构
本文发表于中国给水排水2023年第1期,页码:19-25.
破碎厨余垃圾对公共排水系统的影响
方文敏1,2,洪霄伟2,张赐华3,王敏1,王建飞1
(1.垒知控股集团股份有限公司,福建 厦门 361004;2. 厦门市建筑科学研究院有限 公司,福建 厦门 361004;3. 健研检测集团有限公司,福建 厦门 361004)
摘要:为探究破碎厨余垃圾对公共排水系统的影响,对我国厨余垃圾排水水质、污水管道 设计、化粪池设计及维护开展了调查研究。厨余垃圾的COD∶TN∶TP=174.2∶5.7∶1,具备缓解污水处理厂碳源紧张的基础。破碎厨余垃圾排放至下水道后,管道末端污水的COD、TN和TP浓度分别为413.0、64.55 和 8.13 mg/L,化粪池出口污水的 COD、TN 和 TP 浓度分别为300.4、54.53 和 4.33 mg/L。破碎后的厨余垃圾颗粒直径在1.5~6.4 mm之间,在管道内的起动临界流速为0.014~0.037 m/s,远小于0.6 m/s,故因厨余垃圾处理器造成下水道堵塞的可能性较小。厨余垃圾处理器的应用会使化粪池的设计容积增加20.9%,同时可使清掏周期最大缩短68 d。
关键词:破碎厨余垃圾;厨余垃圾处理器;污水水质;排水系统
本文发表于中国给水排水2023年第1期,页码:34-38.
磁性TiO2/GO复合催化剂处理垃圾渗滤液试验研究
蒋宝军,孙一文,王新培,张小雨
(吉林建筑大学松辽流域水环境教育部重点实验室,吉林 长春 130118)
摘要:制备了二氧化钛/氧化石墨烯(TiO2/GO)和磁性二氧化钛/氧化石墨烯(磁性TiO2/GO) 两种复合催化剂,并用其处理垃圾渗滤液。考察了复合催化剂中TiO2与GO的质量比、催化剂投加量、反应时间对 COD去除率的影响,并采用 SEM、XRD、VSM、FTIR等手段对复合催化剂进行表征。结果表明,磁性 TiO2/GO 复合催化剂表面粗糙、纯度高、磁回收性能良好。当TiO2与GO的质量比为 5∶1、催化剂投加质量与垃圾渗滤液COD的质量比为0.8、反应时间为3 h时,对COD的去除率最高,可达65.35%,此时垃圾渗滤液出水COD为1 774 mg/L,可生化性(BOD5/COD)由0.20提高至0.45。
关键词:磁性;二氧化钛;氧化石墨烯;垃圾渗滤液;催化氧化
本文发表于中国给水排水2022年第3期,页码:99-104.
生物法+膜法工艺处理垃圾焚烧电厂渗滤液
李长海1,张雅潇2,普建国1,谭祥帅1,李昭1,张瑞祥1,牛利涛1,
郭云飞1,张丛林1
(1.西安热工研究院有限公司,陕西 西安 710054;2. 中联西北工程设计研究院有限公司, 陕西 西安 710077)
摘要:某城市生活垃圾焚烧电厂采用生物法+膜法工艺(预处理/UASB/MBR/NF/RO)处理 垃圾渗滤液,处理规模为360 m3 /d。运行结果表明,该工艺处理效果稳定、耐冲击能力强。采用生物 法(UASB/MBR)能有效去除渗滤液中的COD、BOD5、NH3-N、TN及SS,采用膜法(NF/RO)对水中的有机物及盐分进行深度处理,能保证出水达标回用。当进水 COD、BOD5、氨氮、TN、SS 分别为 63 700、29 300、1 930、2 450、9 000 mg/L时,出水指标分别为46.0、7.0、0.7、13、0 mg/L,完全满足《城市污水再生利用工业用水水质》(GB/T 19923—2005)中敞开式循环冷却水补充水的水质要求。该系统运行成本为34.41元/m3。
关键词:垃圾焚烧电厂;渗滤液;UASB;MBR;纳滤;反渗透
本文发表于中国给水排水2022年第2期,页码:104-105.
老港垃圾渗滤液应急项目污泥深度脱水工程实例
王声东
(上海环境卫生工程设计院有限公司,上海)
摘要:垃圾渗滤液处理多采用膜工艺,采用膜法处理渗滤液,且将剩余污泥含水率降至 60%以下"是渗滤液处理的难点之一。老港应急渗滤液处理工程通过生产性的实证,试验了多种药剂工况,得出了板框压滤结合有机混凝剂的方法"可实现剩余污泥含水率降至60%以下"其中采用聚胺法运行费用最低"约为600~750元/t绝干泥。该方法解决了膜法处理渗滤液将剩余污泥含水率降至60%以下的难题"可在类似工程中推广使用。
关键词:垃圾渗滤液;膜技术;应急处理;深度脱水;板框压滤
本文发表于中国给水排水2021年第24期,页码:107-112.
厨余垃圾生物水解过程中氯化物的迁移转化
刘继伟1,江燕航2,艾克来木·艾合买提1,邓乔蔓2,雷鸣2,方冰2,陈锡鹏2,杨国栋2,蒋建国1
(1.清华大学环境学院,北京100084;2.深圳市宝安区市容环境综合管理服务中心,广东深圳518101)
摘要:针对厨余垃圾机械生物水解产生的沼渣和沼液的再生利用问题,研究了氯化钠对厨余垃圾机械生物水解过程产挥发性脂肪酸(VFAs)、溶解性COD(SCOD)和氨氮的影响,分析了沼液和沼渣中氯离子的变化及迁移转化特性,考察了水淋洗对沼渣中氯离子含量以及营养元素钾和磷含量的影响。结果表明,在厨余垃圾机械生物水解过程中,氯化钠的存在降低了VFAs、SCOD和氨氮的产生量,三者浓度分别可降低2.56 mg/L、22.62 g/L、137.50 mg/L,主要原因是氯化钠抑制了微生物对厨余垃圾的分解;随着生物水解时间的增加,氯离子浓度逐渐降低,最后达到平衡;水淋洗沼渣过程中,沼渣中的氯离子浓度逐渐降低,能够达到市场上有机肥所含氯离子浓度的要求;水淋洗对沼渣中磷和钾等营养元素含量的影响较小。
关键词:厨余垃圾; 机械生物水解; 氯化钠; 迁移转化; 沼渣; 沼液
本文发表于中国给水排水2021年第23期 页码: 52-56.
不同纳滤膜对垃圾渗滤液结垢离子去除效果分析
赵永志,高严,何文丽,尹云军,田丽森,王彦芳
(中国恩菲工程技术有限公司能源环境事业部,北京100038)
摘要:为明确不同纳滤膜对垃圾渗滤液结垢离子的去除效果,分析了实际运行系统中不同时期垃圾填埋场(A和B)渗滤液纳滤膜元件进水结垢离子的浓度特征,并探讨了DK和TFC两种纳滤膜元件对结垢离子的去除效果。结果显示,填埋场渗滤液纳滤膜元件进水中Ca2+、Mg2+、SO2-4、胶状SiO2和可溶性SiO2含量均较高,是纳滤膜处理段的主要结垢组分。填埋场B相对新鲜的垃圾渗滤液比老龄渗滤液(填埋场A)中含有较多的Mg2+、Ca2+及可溶性SiO2。DK膜对Mg2+、Ca2+、SO2-4、总溶解性固体物质(TDS)等具有较好的去除效果,其去除率分别为TFC膜的3.2、2.3、1.3和1.8倍。此外,根据工程实践经验,推荐酸碱清洗法清洗纳滤膜元件。
关键词:垃圾渗滤液; 纳滤膜; 结垢离子
本文发表于中国给水排水2021年第23期 页码: 57-60.
中高温过渡区餐厨垃圾厌氧工程案例分析
李月中1,谭婧2,宫亚斌2,寿亦丰2
(1.维尔利环保科技集团股份有限公司,江苏常州213125;2.杭州能源环境工程有限公司,浙江杭州310020)
摘要:厌氧发酵是餐厨垃圾无害化和资源化处理的重要技术手段,而温度是影响厌氧发酵的重要参数。西安市餐厨垃圾资源化利用和无害化处理项目(一期)的厌氧工段采用优化发酵条件,着重介绍了中温和高温过渡区发酵温度为43~45 ℃时的餐厨垃圾厌氧发酵技术,并对项目稳定运行期的生产数据进行分析总结。结果表明,采用中温和高温过渡区厌氧发酵技术,有机负荷率高,垃圾挥发性固体(VS)产气率达到1 170 m3/tVS,全混发酵CSTR发酵装置容积产气率达3.0 m3/(m3·d) 以上,取得了良好运行效果。
关键词:餐厨垃圾; 温度; 厌氧发酵; 沼气
本文发表于中国给水排水2021年第20期 页码: 106-111.
餐厨垃圾废水预处理发酵回收溶解性碳源的研究
柯水洲1,莫祺扬1,马晶伟1,赖涵2,刘颖2
(1.湖南大学土木工程学院,湖南长沙410082;2.中南水务科技有限公司,湖南长沙410015)
摘要:针对餐厨垃圾废水资源化利用的问题,分别采用烷基糖苷(APG)与游离型亚硝酸(FNA)对含有较高浓度乳酸的餐厨垃圾废水进行预处理后再进行产酸发酵回收碳源,考察了发酵过程中挥发性脂肪酸(VFAs)与乳酸浓度的变化。结果表明,APG最佳投加量为0.10 g/gTS,可使溶解性COD(SCOD)浓度提高38%;FNA的最佳投加量为1.66 mg/L,可使SCOD浓度提高26%。APG的主要作用体现在提高发酵液的SCOD浓度和产乙酸、丙酸菌活性,而FNA在提高发酵液SCOD浓度的同时还促进了乳酸积累。预处理可使溶解性碳源的反硝化潜能和速率均有所提升,而FNA预处理还可以减少发酵液作为外加碳源时的亚硝酸盐积累。
关键词:餐厨垃圾废水; 挥发性脂肪酸; 乳酸; 厌氧酸化; 溶解性碳源
本文发表于中国给水排水2021年第17期 页码: 1-8.
餐厨垃圾水解液发酵产油脂特性及动力学
研究
曾小康1,2,3,孙士权1,3,高阳1,胡文涛1,孙欣悦1,蒋昌波1,吴方同1,万俊力1,周璐1
(1.长沙理工大学水利工程学院,湖南长沙410114;2.中国电建集团中南勘测设计研究院有限公司,湖南长沙410014;3.湖南省环境保护河湖污染控制工程技术中心,湖南长沙410114)
摘要:为探究餐厨垃圾水解液发酵产油脂的动力学特征和影响因素,以Saccharomyces cerevisiae As2.516(S. cerevisiae As2.516)为供试菌株,在初始餐厨垃圾水解液加入量为90%、搅拌速率为180 r/min、通气量为2.5 L/min、发酵周期为10 d的条件下,进行1 L发酵罐发酵实验。实验结果表明,S. cerevisiae As2.516的最优初始培养条件如下:pH值为6、温度为30 ℃、生物接种量为10%;在此实验条件下,发酵第7天油脂产量最高达4.6 g/L,此时生物量为13 g/L,油脂产率为36.1%;发酵产生的脂肪酸主要由C16和C18脂肪酸组成。餐厨垃圾水解液中的无机盐钠(Na+)、钾(K+)、铁(Fe3+)、镁(Mg2+)、锰(Mn2+)含量丰富,除需添加微量硫酸铜(CuSO4·5H2O,0.1 mg/L)外,无需额外添加其他无机盐。同时基于Logistic方程和Luedeking-Piret等方程建立了S. cerevisiae As2.516菌体生长、产物生成、底物还原糖消耗3个发酵动力学模型,较好地描述了餐厨垃圾水解液培养菌体产油脂发酵过程中菌体生长、油脂合成以及底物还原糖消耗的过程。
关键词:餐厨垃圾水解液; 酿酒酵母; 微生物油脂; 发酵; 动力学
本文发表于中国给水排水2021年第15期 页码: 83-88.
餐厨垃圾/市政污泥/城市粪便联合厌氧消化沼液处理设计
李义烁,梁远,颜莹莹,胡啸,李雪怡,刘迪,马嘉蔚
(北京首创污泥处置技术有限公司,北京100044)
摘要:针对北京某有机质生态处理站餐厨垃圾、市政污泥、城市粪便联合厌氧消化产生的沼液等综合废水特点,采用生物+物化组合工艺,即:预处理+外置式膜生物反应器(MBR,两级硝化反硝化+超滤)+部分纳滤(NF)处理工艺,纳滤产生的浓缩液采用中温催化氧化工艺进行处理,最终实现废水达标排放。该工程设计处理规模为700 m3/d,工程运行结果表明,该工艺运行稳定、效果良好,综合出水水质达到《污水综合排放标准》(GB 8978—1996)中的三级标准,其中氨氮和总氮指标达到北京市地方标准《水污染物综合排放标准》(DB 11/307—2013)。
关键词:餐厨垃圾; 市政污泥; 城市粪便; 联合厌氧消化; MBR; NF; 中温催化氧化
本文发表于中国给水排水2021年第14期 页码: 56-62.
中国给水排水“2023年高浓度难降解工业废水处理大会”论文集
太阳能加湿除湿浓盐水淡化技术研究进展……………………………………………………………(1)
沈煜,陈四川,费学宁,赵洪宾,池勇志,李梅彤
(天津大学 环境科学与工程学院)
(中国市政工程华北设计研究总院有限公司)
(中国科学院大学 资源与环境学院)
(天津城建大学 理学院)
(天津市化工废水源头减排与资源化工程技术中心)
(天津理工大学 环境科学与安全工程学院)
(天津城建大学 环境与市政工程学院)
催化臭氧氧化联合BAC工艺深度处理石化废水………………………………………………………(1)
郑浩,许丹宁,代蓓蓓,孙井梅
(天津大学 环境科学与工程学院)
(中石化天津分公司 水务部)
活性污泥法处理大蒜加工废水效能及菌群结构研究…………………………………………………(2)
李微,王贺,陈一鸣,曾飞,王宇琦,侯云鹤,祝雷
(沈阳建筑大学 市政与环境工程学院)
(荣盛建筑设计有限公司)
(沈阳环境科学研究院)
皮革加工企业废水提标改造工程实例……………………………………………………………………(2)
朱召军,陈涛,范安亿,王元东,刘博
(河南省正大环境科技咨询工程有限公司)
(郑州大学环境技术咨询工程有限公司)
食品工业废水委托水质净化厂处理的实践与探究……………………………………………………(3)
杨明雪,高娜,李凌云,朱信超,廖思帆,邬甘霖
(深圳市光明区环境水务有限公司)
Cu(Ⅱ)/Na2SO3体系降解磺胺甲恶唑的效能及机理…………………………………………………(3)
王安郡,林治全,孙绍芳,厉鹏远,高明昌,邱立平
(济南大学 土木建筑学院)
(济南大学 水利与环境学院)
(山东省功能材料水质净化工程技术研究中心)
(山东建筑大学 市政与环境工程学院)
聚氨酯填料强化厌氧处理煤热解废水……………………………………………………………………(4)
史经新,徐春艳,韩洪军
(南京信息工程大学环境科学与工程学院)
(江苏省大气环境监测与污染控制高技术研究重点实验室)
(哈尔滨工业大学 环境学院)
化工园区工业污水“分类分质”处理工艺系统设计…………………………………………………(4)
胡邦,杨艳坤,张鑫,梁汀,黄嵘,朱凯杰
(华昕设计集团有限公司)
(无锡市锡山水务集团有限公司)
松香加工废水处理工程实例…………………………………………………………………………………(5)
黄乐,朱乐辉,黄冬根
(南昌大学资源与环境学院鄱阳湖环境与资源利用教育部重点实验室)
脱氨膜工艺用于高氨氮沉钒废水处理升级改造………………………………………………………(5)
黄海波
(上海晶宇环境工程股份有限公司)
砷化镓芯片行业含砷废水深度处理中试研究…………………………………………………………(6)
雷成,黄文凤,章慧,张亚明,唐彤,舒俊,黄莉
(四川恒泰环境技术有限责任公司)
无动力跌曝交迭滤床处理关闭煤矿的酸性涌水………………………………………………………(6)
谭伟,宋浩洋,罗勇,李科,蒋进元
(中国环境科学研究院)
(重庆交通大学 河海学院)
(四川省煤炭设计研究院)
制药废水处理工程调试及运行研究………………………………………………………………………(7)
徐家栋,彭孔曙,陈李庆,刘臣亮,刘莹,贾中原,刘奇
(杭州师范大学 生命与环境科学学院)
(台州市污染防治工程技术中心)
(中国电建集团华东勘测设计研究院有限公司)
(中煤科工集团杭州研究院有限公司)
(浙江省环境工程有限公司)
(杭州绿益环境科技有限公司)
水解酸化+两级A/O+MBR工艺处理电镀废水………………………………………………………(7)
杨萧帆,张宏宇,张宗劲,陈翠莹,邓积斌,张立秋
(广州大学 土木工程学院)
(广州大学 环境科学与工程学院)
(广东新展业环境科技有限公司)
(广东韶关港有限公司)
内循环流化床-臭氧催化氧化处理石化废水二级出水………………………………………………(8)
赵檬,王盼新,宁超,吴昌永
(中国环境科学研究院 环境污染控制工程技术研究中心)
(中国环境科学研究院 环境标准与风险评估国家重点实验室)
(大庆炼化公司公用工程部)
生物预处理工艺去除废水中四环素类抗生素…………………………………………………………(8)
王云飞,金锡标,朱国强,王文琳
(华东理工大学资源与环境工程学院)
化工园区废水处理过程中溶解性有机物变化特征……………………………………………………(9)
周合喜,罗华瑞,李华伟,卫少华,安娜,
肖维贵,刘礼祥,钱东,张金松
(深圳市水务<集团>有限公司)
(清华大学 环境学院)
(深圳市环水投资集团有限公司)
(如东县洋口镇人民政府)
(如东深水环境科技有限公司)
循环经济产业园废水零排放的工艺优选与实践………………………………………………………(9)
王小兵,林岳
(广东省建筑设计研究院有限公司)
微藻光生物反应器在养猪废水处理提标改造中的应用……………………………………………(10)
肖海文,覃文翊,翟俊,陶光卿
(重庆大学三峡库区生态环境教育部重点实验室)
有机硅生产行业重金属废水膜分离技术研究…………………………………………………………(10)
周荣忠,谢锦文,李攀荣,代振鹏,王佳琪,易佳璐,李文
(江西金达莱环保股份有限公司)
(江西省电子电镀废水处理与资源化重点实验室)
高出水标准要求下高含氟工业废水处理实践…………………………………………………………(11)
王小兵,曾佳玮,汤钟
(广东省建筑设计研究院有限公司)
(深圳市城市规划设计研究院有限公司)
两级A/O+超滤+两级反渗透处理焦化产业园区废水……………………………………………(11)
樊佳
(上海电气集团国控环球工程有限公司)
生物预处理工艺去除废水中四环素类抗生素…………………………………………………………(12)
王云飞,金锡标,朱国强,王文琳
(华东理工大学资源与环境工程学院)
太阳能加湿除湿浓盐水淡化技术研究进展
沈煜1,2,陈四川3,费学宁1,4,5,6,赵洪宾4,池勇志7,李梅彤6
(1.天津大学 环境科学与工程学院,天津300350;2.中国市政工程华北设计研究总院有限公司,天津300381;3.中国科学院大学 资源与环境学院,北京101408;4.天津城建大学理学院,天津300392;5.天津市化工废水源头减排与资源化工程技术中心,天津300392;6.天津理工大学 环境科学与安全工程学院,天津300382;7.天津城建大学 环境与市政工程学院,天津300392)
摘 要:加湿除湿淡化工艺是一种利用低位热能实现浓盐水淡化的水处理技术。该技术提高了设备热回收利用率,通过将加湿箱与除湿箱分离,使浓盐水和淡水部分严格分开,浓盐水可以限制在很小的区域,其他区域可以用非昂贵材料制造,降低了设备成本。介绍了浓盐水加湿除湿淡化技术原理、结构组成及开发研究历程进展,分析了影响浓盐水淡化效率的主要因素及相关改进研究,阐明了该工艺的技术特点,探讨了加湿除湿淡化技术亟待解决的技术问题。研究认为,以太阳能为热源的加湿除湿技术适用于浓盐水储量较大且太阳能丰沛的干旱半干旱地区,是解决民生饮水增量问题的有效措施。
关键词:太阳能; 加湿除湿; 浓盐水淡化; 淡化效率
本文发表于中国给水排水2023年第6期 页码: 18-24.
催化臭氧氧化联合BAC工艺深度处理
石化废水
郑浩1,许丹宁1,代蓓蓓2,孙井梅1
(1.天津大学 环境科学与工程学院,天津300350;2.中石化天津分公司 水务部,天津30027)
摘 要:针对石化废水难降解的问题,采用活性炭作为臭氧氧化单元的催化剂,并串联生物活性炭(BAC)单元,从水质变化、有机物分子质量分布和有机物结构等角度解析催化臭氧氧化对石化废水中难降解有机物的降解特性,以及对后续BAC单元出水水质的影响机理。结果表明,活性炭催化对臭氧氧化去除COD和UV254均有一定的促进作用,且对后续BAC单元去除COD和UV254的促进效果更明显,其中,对UV254的去除效果影响更大,当臭氧投加量为15和20 mg/L时,催化臭氧氧化对UV254的去除率比臭氧氧化分别提升9.4%和11.5%,后续BAC单元对UV254的去除率比无催化条件时分别提升17.0%和15.4%;催化条件对进水有机物分子质量分布的改变在O3投加量为15 mg/L时更明显,相比臭氧氧化,催化臭氧氧化对进水中不可吹扫有机碳(NPOC)的去除率提升5.4%,出水中分子质量<1 ku的NPOC比例增加6%;进水经催化臭氧氧化后,有机物结构显著改变,酚类、链烷烃类及不饱和链酯类等难生物降解有机物的种类明显减少。
关键词:催化臭氧氧化; 生物活性炭; 石化废水; 难降解有机物; 分子质量分布; 有机物结构
本文发表于中国给水排水2023年2023年第1期 页码: 73-79.
活性污泥法处理大蒜加工废水效能及菌群
结构研究
李微1,王贺1,陈一鸣1,曾飞2,王宇琦1,侯云鹤1,祝雷3
(1.沈阳建筑大学 市政与环境工程学院,辽宁 沈阳 110015;2.荣盛建筑设计有限公司,河北 廊坊 065000;3.沈阳环境科学研究院,辽宁 沈阳 110015)
摘 要:以UASB—SBR耦合工艺处理高浓度大蒜加工废水为目标,采用高有机负荷及接种培菌法或自然培菌法快速启动UASB和SBR反应器,考察pH、HRT、温度对高浓度大蒜加工废水中有机物去除效果及脱氮除磷性能的影响,利用高通量测序技术分析SBR污泥系统的菌群结构,并分析UASB—SBR耦合工艺对高浓度大蒜加工废水的处理效果。结果表明,通过延长HRT的方式可成功启动UASB反应器,在进水COD浓度为9 800 mg/L、温度为(35±2)℃的条件下,UASB最佳工艺参数:HRT为45 h、pH为7.5;SBR接种培菌法具有更高的耐冲击负荷能力,有效去除有机物浓度阈值为6 000 mg/L,在进水COD浓度为6 000 mg/L的条件下,SBR最佳工艺参数:循环时间为12 h、温度为25 ℃;Bauldia和Flavobacterium为SBR活性污泥系统的优势菌属,具有较强的有机物降解能力和反硝化能力;UASB—SBR耦合工艺对COD、TP、NH3-N、TN的平均去除率分别高达99%、94.77%、95.44%、94.87%,对高浓度大蒜加工废水的处理效果显著。
关键词:活性污泥法; 大蒜加工废水; UASB—SBR; 菌群结构
本文发表于中国给水排水2023年第11期 页码: 95-103.
皮革加工企业废水提标改造工程实例
朱召军1,陈涛2,范安亿1,王元东1,刘博1
(1.河南省正大环境科技咨询工程有限公司,河南 郑州 450000;2.郑州大学环境技术咨询工程有限公司,河南 郑州 450000)
摘 要:河南某皮革加工企业废水处理工程设计规模为1×104 m3/d,采用初沉+物化反应沉淀+ABR+A/O氧化沟组合处理工艺。由于废水水质和执行排放标准的变化(由间接排放变为直接排放),需对原有工艺进行改造。高磷废水增加Fenton氧化预处理工艺;含硫、脱脂废水增加A/O工艺,强化脱氮;末端采用两级Fenton氧化深度处理工艺。连续1年的运行结果表明,即使进水水质波动较大,改造后的深度处理工艺对COD、TP、NH3-N及TN的平均去除率分别达到89.0%、94.4%、28.4%、23.3%,出水主要指标可达到《城镇污水处理厂污染物排放标准》(GB 18918-2002)的一级A标准。该工程改造投资为5700 万元,综合运行费用为9.4 元/m3。
关键词:皮革废水; 提标改造; Fenton氧化
本文发表于中国给水排水2023年第10期 页码: 144-149.
食品工业废水委托水质净化厂处理的实践与探究
杨明雪,高娜,李凌云,朱信超,廖思帆,邬甘霖
(深圳市光明区环境水务有限公司,广东深圳 518000)
摘 要:以深圳市M水质净化厂为例,探讨工业废水委托水质净化厂处理的成效。通过对比试点前后水质净化厂进水主要污染物负荷、B/C、C/N、C/P及其他特征污染物的变化情况,发现试点后水质净化厂的出水水质可稳定达标排放,食品工业废水中含有的动植物油、阴离子表面活性剂(LAS)也未对水质净化厂进水水质造成明显影响。进水B/C、C/N、C/P没有出现规律性提升。但从理论上分析,食品工业废水仅占同时期M水质净化厂处理水量的0.46%,然而BOD5负荷却占到进水总负荷的7.41%,还是对水质净化厂进水BOD5的提升做出了一定贡献。
关键词:水质净化厂; 协同处理; 食品工业废水; 减污降碳
本文发表于中国给水排水 2023年第9期 页码: 122-126.
Cu(Ⅱ)/Na2SO3体系降解磺胺甲恶唑的效能及机理
王安郡1,林治全1,孙绍芳1,厉鹏远1,高明昌2,邱立平3,4
(1.济南大学土木建筑学院,山东 济南 250022;2.济南大学 水利与环境学院,山东 济南 250022;3.山东省功能材料水质净化工程技术研究中心,山东 济南 250022;4.山东建筑大学 市政与环境工程学院,山东 济南 250101)
摘 要:利用Cu(Ⅱ)催化Na2SO3降解磺胺甲恶唑(SMZ),并探究降解效能及机理。结果表明,Cu(Ⅱ)/Na2SO3体系降解SMZ的最佳反应条件如下:pH为7、SMZ初始浓度为0.3 mg/L、Cu2+浓度为0.10 mmol/L、Na2SO3浓度为0.50 mmol/L、温度为25 ℃,反应60 min后SMZ降解率达到61.3%。电子顺磁共振波谱结果和醇抑制剂实验结果证明,Cu(Ⅱ)/Na2SO3体系降解SMZ的主要活性物质是·OH和SO4·-,其贡献率分别为31.6%和64.8%。虽然水体背景成分氯离子(Cl-)和碳酸氢根离子(HCO3-)对SMZ的降解起到一定抑制作用,但是Cu(Ⅱ)/Na2SO3体系对实际水体中SMZ仍有较好的降解效能。
关键词:Cu(Ⅱ); Na2SO3; 磺胺甲恶唑; 硫酸根自由基; 羟基自由基
本文发表于中国给水排水期数: 2023年第7期 页码: 95-101.
聚氨酯填料强化厌氧处理煤热解废水
史经新1,2,徐春艳2,韩洪军2
(1.南京信息工程大学环境科学与工程学院江苏省大气环境监测与污染控制高技术研究重点实验室,江苏 南京 210044;2.哈尔滨工业大学 环境学院,黑龙江 哈尔滨 150090)
摘 要:针对煤热解废水内高浓度酚类化合物在厌氧工艺中降解率较低和生物毒性较强的特点,设计了以聚氨酯填料为载体的强化厌氧处理煤热解废水系统,研究了厌氧污泥反应器和聚氨酯生物膜反应器对煤热解废水中高浓度酚类化合物降解率的影响。结果表明,当进水中总酚浓度为600 mg/L时,厌氧污泥反应器和聚氨酯生物膜反应器对总酚的降解率分别为18.3%和51.89%。相比于厌氧污泥反应器,聚氨酯生物膜反应器具有较强的耐冲击负荷能力和稳定的降解率。此外,高浓度酚类化合物对大麦种子和大型溞具有较强的毒性抑制作用。相比于厌氧污泥反应器,高浓度酚类化合物经聚氨酯生物膜反应器处理后,其毒性抑制作用明显减弱。
关键词:煤热解废水; 酚类化合物; 强化厌氧; 聚氨酯填料; 生物毒性
本文发表于中国给水排水2023年第7期 页码: 102-106.
化工园区工业污水“分类分质”处理工艺系统设计
胡邦1,杨艳坤1,张鑫1,梁汀2,黄嵘2,朱凯杰2
(1.华昕设计集团有限公司,江苏无锡 214072;2.无锡市锡山水务集团有限公司,江苏 无锡 214101)
摘 要:为提高化工园区环境治理水平,太湖流域某化工园区建设专业的污水处理厂用于处理化工废水。通过“一企一管,明管(专管)输送”方式收集园区内各企业化工废水后排放至园区专业污水处理厂,按照“分类收集、分质处理”的方式进行集中处理。污水处理厂设计规模为1.0×104 m3/d,其中有机化工废水采用“调节均质+水解酸化+AO生化+芬顿氧化+高效沉淀+活性炭原位吸附脱附”组合工艺处理,无机化工废水采用“调节均质+高效沉淀”工艺处理,出水水质能稳定达到《太湖地区城镇污水处理厂及重点工业行业主要水污染物排放限值》(DB 32/1072—2018)及《化学工业水污染物排放标准》(DB 32/939—2020)排放限值要求。平均废水处理成本约为8.466元/m3。
关键词:化工园区; 芬顿氧化; 高效沉淀; 活性炭; 原位吸附脱附
本文发表于中国给水排水2023年第6期 页码: 66-70.
松香加工废水处理工程实例
黄乐,朱乐辉,黄冬根
(南昌大学资源与环境学院鄱阳湖环境与资源利用教育部重点实验室,江西 南昌 330031)
摘 要:针对某松香加工厂废水水质成分复杂,含有大量的乳化松香、树脂酸、动植物油、单宁等污染物,色度高,可生化性差等特点,采用隔油+混凝气浮+Fenton氧化预处理工艺去除废水中大量的乳化松香、动植物油类污染物,并降低色度,提高废水可生化性,再通过UASB+生物接触氧化处理工艺降解废水中的有机污染物。工程调试运行结果显示,该组合工艺对COD、BOD5、动植物油、悬浮物、色度的平均去除率分别达到98.8%、98.6%、99.1%、97.0%、99.3%,最终出水COD≤100 mg/L、BOD5 ≤20 mg/L、动植物油≤10 mg/L、悬浮物≤70 mg/L、色度≤50倍,满足《污水综合排放标准》(GB 8978—1996)的一级标准。
关键词:松香加工废水; 混凝气浮; Fenton氧化; UASB; 生物接触氧化
本文发表于中国给水排水2023年第6期 页码: 93-97.
脱氨膜工艺用于高氨氮沉钒废水处理升级改造
黄海波
(上海晶宇环境工程股份有限公司,上海200439)
摘要:采用脱氨膜工艺对四川某钒钛企业高氨氮沉钒废水脱氨工艺进行升级改造。为期半年的运行结果表明,该工艺运行状况良好,氨氮从100~400 mg/L降到10 mg/L以下,完全满足氨氮排放要求;该工艺脱氨率较稳定,单级平均去除率约为86%,平均总去除率约98%,并且进水氨氮浓度不会明显影响其对氨氮的脱除率;其产生的副产品(硫酸铵)浓度一般为10%~14%,含有0.5%~1%的NaCl杂质,要想获得纯度98%以上的硫酸铵固体,需要进一步浓缩结晶。在本次改造中脱氨膜装置总占地面积约30 m2,总投资约210万元,其中脱氨膜组件为151万元,占71.9%。废水处理日常费用平均为3.06 元/m3。
关键词:沉钒废水; 脱氨膜; 氨氮
本文发表于中国给水排水 2023年第6期 页码: 98-102.
砷化镓芯片行业含砷废水深度处理中试研究
雷成,黄文凤,章慧,张亚明,唐彤,舒俊,黄莉
(四川恒泰环境技术有限责任公司,四川绵阳 621000)
摘要:某砷化镓芯片生产厂家的含砷废水经石灰-铁盐法处理后,出水中砷浓度仍有0.2 mg/L,未达到回用水的要求。采用含有活性炭三维电极的一体化除砷装置对该含砷废水进行中试规模的深度处理,结果表明,装置在药剂投加量为0.10 g/L、反应时间为60 min、pH为9的最佳条件下运行30 d后,对废水中砷的去除率基本稳定在98%以上,且出水中砷浓度低于0.005 mg/L,达到了《生活饮用水卫生标准》(GB 5749—2006),可满足回用要求。
关键词:砷化镓芯片; 含砷废水; 深度处理; 电化学; 三维电极; 一体化装置
本文发表于中国给水排水2023年第5期 页码: 101-105.
无动力跌曝交迭滤床处理关闭煤矿的
酸性涌水
谭伟1,宋浩洋1,罗勇2,李科3,蒋进元1
(1.中国环境科学研究院,北京100012;2.重庆交通大学 河海学院,重庆 400074;3.四川省煤炭设计研究院,四川 成都 610017)
摘要:针对关闭煤矿井涌水污染治理问题,设计了经济适用可持续的无动力跌曝交迭滤床处理技术,并成功应用于四川广元市关闭煤矿的涌水治理工程,取得了较好的处理效果和社会经济效益。该工程设计规模为11 664 m3/d,矿井水经过处理后,出水水质完全满足《煤炭工业污染物排放标准》(GB 20426—2006),出水pH保持在6~9,总铁浓度平均值为1.02 mg/L,总锰浓度平均值为0.19 mg/L,悬浮物浓度平均值为15.86 mg/L。运行期间无药剂添加,无提升动力费,该技术可用于涌水量大、场地较为充足、具有一定高程差地区的关闭煤矿涌水治理。
关键词:关闭煤矿; 酸性涌水; 三级无动力滤床; 跌曝交迭
本文发表于中国给水排水2023年第4期 页码: 86-89.
制药废水处理工程调试及运行研究
徐家栋1,2,彭孔曙3,陈李庆1,刘臣亮4,刘莹5,贾中原5,6,刘奇1
(1.杭州师范大学生命与环境科学学院,浙江 杭州 311121;2.台州市污染防治工程技术中心,浙江 台州 318000;3.中国电建集团华东勘测设计研究院有限公司,浙江 杭州 310014;4.中煤科工集团杭州研究院有限公司,浙江 杭州 311201;5.浙江省环境工程有限公司,浙江 杭州 310012;6.杭州绿益环境科技有限公司,浙江 杭州 310051)
摘要:针对制药废水中含高浓度COD和氨氮的水质特点,建造了一套处理规模为1 500 m3/d的混凝沉淀/两级水解酸化/缺氧/好氧/膜生物反应器处理设施。通过控制合适的污泥接种、驯化条件,逐步提高进水量,顺利完成工程调试。系统对COD、氨氮、TP和SS的去除率分别为97.4%、99.3%、43.1%和96.4%,COD、氨氮、TP和SS的平均浓度分别从8 171.4、173.7、0.95和235.8 mg/L降到214.6、1.3、0.54和8.6 mg/L,pH从7.2升到7.5,出水COD、氨氮、TP、SS和pH的相对标准差分别为23.2%、15.4%、66.0%、32.2%和7.8%,出水水质达到《污水综合排放标准》(GB 8978—1996)三级标准和浙江省《工业企业废水氮、磷污染物间接排放限值》(DB 33/887—2013)标准,直接运行费用为7.36元/m3。
关键词:制药废水; 水解酸化; 缺氧/好氧; 膜生物反应器
本文发表于中国给水排水2023年第4期 页码: 96-100.
水解酸化+两级A/O+MBR工艺处理电镀废水
杨萧帆1,张宏宇2,张宗劲3,陈翠莹3,邓积斌4,张立秋1
(1.广州大学土木工程学院,广东 广州 510006;2.广州大学 环境科学与工程学院,广东 广州 510006;3.广东新展业环境科技有限公司,广东 江门 529152;4.广东韶关港有限公司,广东 韶关 512100)
摘要:针对广东省某项目采用水解酸化+两级A/O+MBR工艺处理电镀废水时出现硝化效果波动的问题,分析了生物处理系统沿程各构筑物的氨氮、硝酸盐氮、总氮、COD及脱氮效果的变化,将两级A/O优化调整为O/O/A/A工艺以强化生物硝化反硝化效率。其中一级A/O调整为O/O后氨氮平均去除率由43%提升至82%;优化后整个生物处理系统一、二期的氨氮平均去除率分别为97.56%、97.65%,调试完成后总氮的平均去除率由最初的71.4%、71.7%分别提升至80.5%、77.3%。
关键词:电镀废水; 生物脱氮; 两级A/O
本文发表于中国给水排水2023年第2期 页码: 113-119.
内循环流化床-臭氧催化氧化处理石化废水二级出水
赵檬1,2,王盼新1,2,宁超3,吴昌永1,2
(1.中国环境科学研究院 环境污染控制工程技术研究中心,北京 100012;2.中国环境科学研究院 环境标准与风险评估国家重点实验室,北京 100012;3.大庆炼化公司公用工程部,黑龙江 大庆 163411)
摘要:采用内循环流化床-臭氧催化氧化工艺深度处理石化废水二级出水,通过单因素实 验确定了该工艺的最佳运行条件,并在该条件下对臭氧催化氧化流化床与固定床工艺进行了效果 对比。结果表明,流化床工艺能够更高效地降解石化废水中的有机物,在催化剂投加量为40 g/L、臭 氧投加量为75 mg/(L·h)、反应时间为1 h的条件下,流化床工艺的TOC去除率为46.47%,臭氧利用 率为68%,固定床工艺的TOC去除率为21.73%,臭氧利用率为39.8%;达到相同TOC去除效果时,流 化床工艺所需催化剂投加量仅为固定床工艺的 1/10。流化床催化剂 1 h 内可以吸附石化废水中 30.23%的TOC,相同投量的固定床催化剂对TOC的吸附效果不明显。重复实验结果表明,臭氧催化 氧化是流化床工艺去除污染物的主要途径。三维荧光光谱和UV254分析显示,相同条件下流化床工 艺将臭氧转化为活性自由基的能力强于固定床工艺。内循环流化床-臭氧催化氧化工艺可大量减 少催化剂使用量,提高臭氧利用率,降低废水处理成本,且效果稳定。
关键词:内循环流化床; 臭氧催化氧化; 石化废水; 吸附; 三维荧光光谱
本文发表于中国给水排水2023年第1期 页码: 26-33.
生物预处理工艺去除废水中四环素类抗生素
王云飞,金锡标,朱国强,王文琳
(华东理工大学资源与环境工程学院,上海 200237)
摘要:针对四环素类抗生素(TCs)生产废水在生物处理过程中普遍存在的泡沫剧烈、污泥沉降困难、处理效率低等问题,提出了生物曝气—铁盐混凝预处理工艺。结果显示,生物预处理工艺既可以提高TCs去除率,又能够降低铁盐投加量,当铁盐投加量(以Fe计)为100 mg/L时,TCs去除率由27.5%提高到84.5%;对于未经生物预处理的废水,若要达到相同的TCs去除效果,铁盐投加量为600 mg/L。这可能是由于废水中77.8%的挥发性脂肪酸在生物预处理过程中被有效去除,从而降低了其对铁盐混凝去除TCs的干扰。经过生物预处理后,后续生物处理系统出水COD由531 mg/L降至199 mg/L,处理效果提升明显。
关键词:四环素类抗生素; 预处理; 生物曝气; 混凝; 铁盐; 挥发性脂肪酸
本文发表于中国给水排水2023年第1期 页码: 86-90.
化工园区废水处理过程中溶解性有机物变化特征
周合喜1,2,罗华瑞3,李华伟4,卫少华3,安娜1,肖维贵1,
刘礼祥3,钱东5,张金松1
(1.深圳市水务<集团>有限公司,广东深圳 518000;2.清华大学 环境学院,北京 100084;3.深圳市环水投资集团有限公司,广东 深圳 518000;4.如东县洋口镇人民政府,江苏 南通 226407;5.如东深水环境科技有限公司,江苏 南通 226407)
摘要:溶解性有机物(DOM)的去除情况是化工园区废水达标排放的关键,因此深入解析废水中DOM的特性是对其高效去除的前提。以江苏省沿海某化工园区综合废水处理厂为研究对象,通过亲疏水性测定、凝胶色谱分子质量分级、紫外可见光谱、三维荧光光谱和红外光谱,系统解析了沿程不同处理单元DOM的变化特征。结果表明,全流程处理工艺对DOC、COD和UV254的去除率分别为78.6%、81.1%和93.7%,出水水质满足江苏省《化学工业水污染物排放标准》(DB 32/939—2020)。废水中DOM以亲水性物质为主,且随着沿程处理单元亲水性增强。废水中DOM的分子质量主要分布在1 000~3 000 u,经水解酸化池、中间水池、高效澄清池、臭氧催化氧化池和活性炭罐处理后,对DOM的去除率达到89.8%,紫外可见吸收光谱明显减弱。通过平行因子分析模型解析出5种荧光组分,包括2种腐殖酸类物质和3种蛋白质类物质,其中组分3的荧光强度最大,生化处理和活性炭吸附是其主要去除途径。红外光谱结果表明,废水的成分复杂,但末端活性炭罐对烷烃、芳香族、酚类、酯类、羧酸类甚至卤代烃类化合物均有较好的吸附效果。
关键词:溶解性有机物; 化工园区废水; 亲疏水性; 分子质量分布; 光谱解析
本文发表于中国给水排水 2022年第23期 页码: 80-87.
循环经济产业园废水零排放的工艺优选与实践
王小兵,林岳
(广东省建筑设计研究院有限公司,广东广州 510150)
摘要:循环经济产业园区主要包括生活垃圾焚烧、餐厨垃圾处理、粪便处理、市政污泥处置等产业,生产过程中会产生大量高浓度、高氨氮有机废水,且园区一般较为偏远,基础设施不完善,环境容量有限,对废水处理会提出严格的排放标准,具体项目甚至会要求处理后尾水零排放。某循环经济产业园的高、低浓度废水分别经过UASB厌氧+外置式MBR+反渗透、生化+沉淀+过滤+反渗透处理后,尾水全部回用于园区。RO浓缩液采用膜减量+芬顿高级氧化+混凝沉淀工艺处理,产生的清液回用,剩余浓缩液作为灰渣冷却水回用。该项目处理规模为3 250 m3/d,投资约95 400元/m3,占地面积为8.45 m2/m3。
关键词:循环经济产业园; 零排放; 外置式膜生物反应器; 深度处理; 芬顿氧化
本文发表于中国给水排水2022年第22期 页码: 116-122.
微藻光生物反应器在养猪废水处理提标改造中的应用
肖海文,覃文翊,翟俊,陶光卿
(重庆大学三峡库区生态环境教育部重点实验室,重庆 400045)
摘要:贵州省某规模化养猪场采用干清粪工艺,废水主要来源于猪栏冲洗,COD和氮、磷浓度均较高。针对原有的生物处理组合工艺难以使出水水质达标的问题,在提标改造工程中增加了廊道式微藻光生物反应器系统。运行结果表明,改造后的“UASB+SBR+廊道式微藻光生物反应器”工艺处理效果良好,出水水质优于《畜禽养殖业污染物排放标准》(GB 18596—2001)以及广东、浙江、山东等地方标准,工程运行费用为2.04 元/m3,出水可回用于猪栏冲洗,并可回收微藻生物质,具有良好的经济和环境效益。
关键词:养猪废水; 廊道式微藻光生物反应器; 提标改造
本文发表于中国给水排水2022年第19期 页码: 23-27.
有机硅生产行业重金属废水膜分离技术研究
周荣忠1,2,谢锦文1,2,李攀荣1,2,代振鹏1,2,王佳琪1,2,
易佳璐1,2,李文1,2
(1.江西金达莱环保股份有限公司,江西南昌 330000;2.江西省电子电镀废水处理与资源化重点实验室,江西 南昌 330000)
摘要:选用0.4 μm的PVDF中空纤维膜,在抽停比为7 min∶2 min、曝气量为70 m3/(m2·h)、初始膜通量为0.5 m3/(m2·d)、悬浮液浓度在20 000 mg/L以内的条件下,对含铜锌重金属有机硅生产废水进行处理,出水Cu2+、Zn2+浓度分别为0.20、0.36 mg/L,去除率分别为99.80%、99.07%,且凝聚体污泥干基中Cu含量均值达到17.64%,超过《铜精矿》(YS/T 318—2007)四级品标准,可直接资源化回收,产生经济效益,冲抵后废水处理成本为4.60 元/m3。
关键词:膜分离; 重金属废水; 有机硅; Cu2+; Zn2+; 资源化回收
本文发表于中国给水排水2022年第13期 页码: 90-96.
高出水标准要求下高含氟工业废水处理实践
王小兵1,曾佳玮1,汤钟2
(1.广东省建筑设计研究院有限公司,广东广州 510150;2.深圳市城市规划设计研究院有限公司,广东 深圳 518000)
摘要:某液晶面板厂的高含氟高硬度废水处理厂的进水分为含氟废水及有机废水两股,含氟废水经过混凝沉淀+MBBR硝化预处理,降低硬度、F-及NH3-N浓度后与有机废水混合,再采用生化处理+臭氧高级氧化+曝气生物滤池+高效沉淀+消毒组合工艺处理,最终出水水质稳定达到地表水Ⅳ类标准。该项目规模为6×104 m3/d,吨水投资约5 935元/m3,单位占地面积为0.619 m2/(m3·d-1)。
关键词:含氟废水; 高硬度废水; 除钙高效沉淀池; 除氟高效沉淀池; 深度处理
本文发表于中国给水排水2022年第10期 页码: 83-89.
两级A/O+超滤+两级反渗透处理焦化产业园区废水
樊佳
(上海电气集团国控环球工程有限公司,山西太原 030006)
摘要:针对废水种类多、氨氮及有机物浓度高等特点,山西某焦化产业园区废水处理系统采用除油+气浮+调节+厌氧+两级A/O+二沉池+混凝沉淀+机械过滤+超滤+树脂软化+有机物脱除+两级反渗透工艺处理3 000 m3/d园区焦化废水。当进水COD为3 000~5 000 mg/L、NH3-N 为200~280 mg/L时,出水COD、NH3-N 分别降至3~8 mg/L和1~2 mg/L,出水水质达到《工业循环冷却水处理设计规范》(GB/T 50050—2017)中再生水用于间冷开式循环冷却水系统补充水的水质指标,全部回用。系统产生的高盐浓水进入三效蒸发结晶系统进行处理,产生的结晶盐园区统一外协处理,从而实现了焦化废水的“近零排放”。
关键词:焦化废水; 两级A/O; 深度处理; 近零排放
本文发表于中国给水排水2022年第22期 页码: 67-71.
生物预处理工艺去除废水中四环素类抗生素
王云飞,金锡标,朱国强,王文琳
(华东理工大学资源与环境工程学院,上海 200237)
摘要:针对四环素类抗生素(TCs)生产废水在生物处理过程中普遍存在的泡沫剧烈、污泥沉降困难、处理效率低等问题,提出了生物曝气—铁盐混凝预处理工艺。结果显示,生物预处理工艺既可以提高TCs去除率,又能够降低铁盐投加量,当铁盐投加量(以Fe计)为100 mg/L时,TCs去除率由27.5%提高到84.5%;对于未经生物预处理的废水,若要达到相同的TCs去除效果,铁盐投加量为600 mg/L。这可能是由于废水中77.8%的挥发性脂肪酸在生物预处理过程中被有效去除,从而降低了其对铁盐混凝去除TCs的干扰。经过生物预处理后,后续生物处理系统出水COD由531 mg/L降至199 mg/L,处理效果提升明显。
关键词:四环素类抗生素; 预处理; 生物曝气; 混凝; 铁盐; 挥发性脂肪酸
本文发表于中国给水排水2023年第1期 页码: 86-90.
中国给水排水2023年城镇污泥处理处置技术与应用研讨会(第十四届)邀请函 (同期召开固废渗滤液大会、工业污泥大会、高浓度难降解工业废水处理大会)
共创、共生、共赢--鼎力打造中国污泥处理处置核心品牌生态圈
(请提前报名回执,限1500人;本次会议仅限提前回执报名单位代表参会;参会代表可获得2023年年度继续教育学时证明)
会议时间:2023年9月11日—14日,11日报到,12日—13日会场报告,14日典型项目参观
会议酒店:上海白金汉爵大酒店
会议酒店地址:上海市闵行区沪闵路1577号
会议联系人:金晟 18622273726 (微信同号)
会议主办协办技术报告咨询:王领全 13752275003 (微信同号)
组织机构
主办单位:
《中国给水排水》杂志社有限公司
苏伊士环境科技(北京)有限公司
上海复洁环保科技股份有限公司
上海中耀环保实业有限公司
湖南鼎玖能源环境科技股份有限公司
中国市政工程华北设计研究总院有限公司
协办单位:
中国石油大学(华东)化学化工学院
天津创业环保集团股份有限公司
天津锐创环保集团有限公司
山东金孚环境工程有限公司
上海沃太克斯环保科技有限公司
普拉克环保系统(北京)有限公司
杰瑞环保科技有限公司
江苏矿源环保科技有限公司
南通爱可普环保设备有限公司
上海仁创环境科技有限公司
上海深城环保设备工程有限公司
苏州美泓环保科技有限公司
江苏康泰环保股份有限公司
威立雅水务工程(北京)有限公司
山东福航新能源环保股份有限公司
河南艾尔旺新能源环境股份有限公司
美国SDMC技术公司
国家污泥处理处置产业技术创新战略联盟
中国给水排水品牌委员会
《亚洲环保》媒体平台
济南浦华会展服务有限公司
中国水业网(www.water8848.com)
支持单位:
上海浦东水务(集团)有限公司
国际水协污泥专家委员会
中华环保联合会生态环境领军班
《给水排水》杂志
《环境卫生工程》杂志
上海城投水务(集团)有限公司
上海城投污水处理有限公司
苏州耕耘无忧物联科技有限公司
广州中洲环保科技有限公司
上海大张过滤设备有限公司
江苏中鼎环境工程股份有限公司
徐州晟源环境科技有限公司
北京清源华建环境科技有限公司
江苏天舒电器有限公司
江苏斯道德环境技术有限公司
青岛欧仁环境科技有限公司
潍坊萨伯特精密转动设备有限公司
河北双佳泵业有限公司
中大贝莱特压滤机有限公司
北京盛新环保科技有限公司
长江生态环保集团有限公司
长江清源节能环保有限公司
机械科学研究总院环保技术与装备研究所
机科发展科技股份有限公司
北京市市政工程设计研究总院有限公司
杭州市城乡建设设计院股份有限公司
上海勘测设计研究院有限公司
三峡集团长江生态环境工程研究中心
上海市政工程设计研究总院(集团)有限公司
中国市政工程中南设计研究总院有限公司
中国市政工程西南设计研究总院有限公司
中国市政工程西北设计研究总院有限公司
上海市城市建设设计研究总院(集团)有限公司
中国电建集团华东勘测设计研究院有限公司
中国城市建设研究院有限公司
污泥安全处置与资源化技术国家工程实验室
中城院(北京)环境科技有限公司
中国给水排水战略联盟
中国污泥处理处置战略联盟
重庆市风景园林科学研究院
天津凯英科技发展股份有限公司
中国标准化研究院环保产业室
南京市城市建设投资控股(集团)有限责任公司
中石化石油工程建设有限公司
中国光大水务有限公司
全国危险废物处理处置和资源化利用标准化工作组
同济大学环境科学与工程学院、清华大学环境学院、哈尔滨工业大学环境学院、天津大学环境科学与工程学院、中国科学院大学、东北大学、中国科学院地理科学与资源研究所、江南大学、中国科学院成都生物研究所、浙江大学环境污染防治研究所、浙江大学环资学院固废研究中心、华南理工大学环境科学与工程学院、中国计量大学机电工程学院、上海大学环境与化学工程学院、浙江工业大学土木工程学院、广州大学环境科学与工程学院、吉林建筑大学、东南大学、重庆大学、太原理工大学环境科学与工程学院、上海理工大学环境科学与工程系、华中科技大学、台灣陽明交通大學環境科技及智慧系統研究中心、中国石油大学(北京)克拉玛依校区工学院、 北京林业大学环境科学与工程学院、沈阳建筑大学辽河流域水污染防治研究院、华东理工大学、湖南大学环境科学与工程学院 等。
战略合作微信平台
支持媒体:《中国给水排水》杂志、中国水业网( www.water8848.com )、《环境卫生工程》杂志、环保在线、中国给水排水杂志网站(http://www.cnww1985.com)、中国水网、慧聪水工业网、水世界-中国城镇水网、必高环保人才网、亚洲环保杂志 、水处理技术杂志等.
为贯彻落实国家在经济发展中对于生态文明建设和环境保护的新要求,酝酿多年的《水污染防治行动计划》(简称“水十条”)颁布。该计划强调水质、水量和水生态的一体化管理,预计到2021年中国水处理投资规模可超2万亿元。2021年6月,国家发展改革委、住房城乡建设部印发《“十四五”城镇污水处理及资源化利用发展规划》(发改环资〔2021〕827号),提出到2025年,城市污泥无害化处置率达到90%以上;长江经济带、黄河流域、京津冀地区建制镇污水收集处理能力、污泥无害化处置水平明显提升。到2035年,全面实现污泥无害化处置,污水污泥资源化利用水平显著提升,城镇污水得到安全高效处理,全民共享绿色、生态、安全的城镇水生态环境。随着水行业企业迎来发展黄金时代,2023年中国城镇污泥处理处置技术与应用高级研讨会(第十四届)也将进入发展新阶段。
近年来,随着我国污水处理能力的快速提高,污泥量也同步大幅增加。截至2021年12月底,全国城市排水管道总长度87.2万公里,同比增长8.7%;污水处理厂处理能力2.1亿立方米/日,同比增长7.8%。2021年,污水处理率97.89%,比上年增加0.36个百分点;城市生活污水集中收集率68.6%,比上年增加3.8个百分点。国家发改委、住房和城乡建设部、生态环境部联合发布《污泥无害化处理和资源化利用实施方案》,其中提出,到2025年,全国新增污泥(含水率80%的湿污泥)无害化处置设施规模不少于2万吨/日,城市污泥无害化处置率达到90%以上,地级及以上城市达到95%以上,基本形成设施完备、运行安全、绿色低碳、监管有效的污泥无害化资源化处理体系。
全国目前年产生含水量80%的污泥6000多万吨(不含工业污泥4000多万吨)。到2025年,年产生含水量80%的污泥达到1.6亿吨(包括生活污泥和工业污泥),与之对应的是,污泥处理市场将保持10%以上的复合增长,到2025年达到500多亿元的规模。根据调研结果显示,我国污水处理厂所产生的污泥,有70%没有得到妥善处理,污泥随意堆放及所造成的污染与再污染问题已经凸显出来,并且引起了社会的关注。社会的关注促使国家不得不对污泥的处理处置重视起来,国家的重视又促使了污泥处理处置市场步入快速发展阶段。住建部明确要求:各地要按照“绿色、环保、循环、低碳”的污泥处置技术路线,督促落实城市人民政府规划建设的主体责任,合理选择工艺,加快设施建设。各级排水主管部门要依法加强监督检查,督促污泥处理处置单位严格按照《城镇排水与污水处理条例》要求,对污泥去向、用途、用量等进行跟踪、记录和报告;对非法污泥堆放点要一律予以取缔,不满足防护要求的污泥临时堆放点要限期完成达标改造;对违反相关法律法规转移、倾倒、处置污泥的,要严格依法处罚。要打通污泥无害化产物的出路,“以资源化带动产业化”,吸引社会资本参与污泥处理处置设施建设和运营。对于我国污泥处理处置技术的发展有重要指导意义。
为了进一步提高我国污泥处理处置技术水平,了解国内外污泥处理处置的现状、前景与发展趋势,切实达到污泥无害化、减量化、稳定化、资源化的要求,避免由此引起的二次污染,《中国给水排水》杂志社联合 苏伊士环境科技(北京)有限公司、天津创业环保集团股份有限公司、威立雅水务、中国市政工程华北设计研究总院有限公司、中国建设科技集团股份有限公司、国际水协污泥专家委员会等单位决定举办“2023年中国城镇污泥处理处置技术与应用高级研讨会(第十四届)”。届时将邀请有关单位领导和专家到会作主题报告,针对污泥处理处置的标准实施、成熟工艺及设备运行经验、污泥处置政策等问题进行解答和研讨交流,同时为相关单位搭建推介城镇污泥处理处置与综合利用新技术、新工艺、新设备的平台。
本次会议将邀请国内外排水行业设计、科研、运营单位、建设单位的领导、知名专家、学者、工程技术人员以及国内外知名机构和企业参会并作学术交流。
中国给水排水杂志社于2010年(第一届,秦皇岛)、2011年(第二届,青岛)、2012年(第三届,大连)、2013年(第四届,上海)、2014年(第五届,长沙)、2015年(第六届,宜兴)、2016年(第七届,天津)、2017年(第八届,北京)、2018年(第九届,保定)、2019年(第十届,上海)、2020年(第十一届,西安)、2021年(第十二届,上海)、2023年2月(第十三届,杭州)分别在秦皇岛、青岛、大连、上海、长沙、宜兴、天津、北京、保定、上海、西安、上海、 杭州举办了第一至十三届污泥处理处置高级研讨会,此次是第十四届,在大家的关心和支持下,它已成为业内具有较大影响力和规模最大的污泥处理处置行业会议。
一、大会运作原则和目标
本届大会按照专业化、高规格、高水平的要求,突出“创新、协调、绿色、开放、共享”特色。邀请污泥处理处置各个研究方向的知名专家学者和主要单位代表,办成中国规模和影响力最大、最专业的行业盛会。
二、大会形式
本届大会以会议研讨交流为主(约60个专家报告)和现场参观典型工程为辅助的形式。
三、论文及技术报告征集主题
1、各地城镇污泥处理处置的概况及规划设计(工程信息和工程实例介绍)。
2、城镇污泥处理处置的技术标准解读及政策探讨。
3、城镇污水处理厂污泥处理的设计经验。
4、污泥处理处置技术研究与工艺选择。
5、污泥处理处置技术与管理经验探讨。
6、污泥生物堆肥与土地利用技术及工程实例。
7、城镇污水处理厂污泥干化技术研究与应用。
8、流化床污泥焚烧炉技术及应用。
9、热电厂、水泥厂等工业领域掺烧城市污泥的应用实例。
10、污泥厌氧发酵/工业化生物制气技术与装备。
11、污泥中温厌氧消化技术与装备。
12、污泥固化稳定化技术与装备。
13、国内外污泥处理处置技术及工程实例,设计经验,调试、运行管理经验等。
14、高效污泥脱水技术与装备。
15、污泥输送技术与设备。
16、城市污水处理厂污泥处理处置技术调研报告和市场分析。
17、自来水厂污泥的处理及处置。
18、工业污泥处理及处置/工业园区污水污泥处理处置/村镇污水污泥处理及资源化利用。
19、国家“十三五”城镇污泥处理处置设施建设规划的总体思路及投资热点。
20、污泥干馏,污泥碳化,污泥减量化、资源化利用技术。
21、河湖底泥、黑臭水体及坑塘污水污泥治理和工程案例。
22、污泥处理处置升级改造技术及工程案例。
23、智慧水务、智慧环保、智慧污泥处理处置等。
24、中国污水污泥综合治理投资运营管理公司(机构), 设计院(公司), 总承包公司,工艺技术专业公司,装备、材料、药剂供应商等单位名录汇编。
25、青年创新技术成果、专利 、解决方案等展示交流对接(利用 会议论文集 、网站 、微信平台 、会议现场展板等 )。
26、无废城市环境可持续高质量发展相关政策、标准、技术及案例。
27、《城镇水务2035年行业发展规划纲要》等政策解读。
28、其他相关主题(如除臭、渗滤液处理、水环境综合治理等)。
2020年,全国共有196个大、中城市向社会发布了2019年固体废物污染环境防治信息。196个城市2019年工业危险废物产生量4498.9万吨,综合利用量2491.8万吨,处置量2027.8万吨,贮存量756.1万吨。综合利用占利用处置及贮存总量的47.2%,处置、贮存分别占比38.5%和14.3%,综合利用和处置是处理工业危险废物的主要途径。截至2019年底,全国各省(区、市)颁发的危险废物(含医疗废物)许可证共4195份,相比2006年增长376%。核准收集和利用处置能力达12896万吨/年,相比2006年增长1709%。
自2017年国务院印发《禁止洋垃圾入境推进固体废物进口管理制度改革实施方案》以来,我国累计减少进口固体废物约1亿吨。2017年、2018年、2019年、2020年,我国固体废物进口量分别为4227万吨、2263万吨、1348万吨和879万吨,相比改革前(2016年),分别减少9.2%、51.4%、71.0%和81.1%,累计减少进口固体废物约1亿吨。自2021年1月1日起,我国已全面禁止进口固体废物。
近年来,固废领域竞争激烈。2021年7月9日,全联环境商会公布“2021中国环境企业50强榜单”,上榜的50强企业中,以固废处理为主营业务或者涉足固废处理业务的企业多达36家,占据一半以上。2021年12月10日,国家发展改革委环资司发布关于大宗固体废弃物综合利用示范基地和骨干企业名单的公示,大宗固体废弃物综合利用示范基地合计40家,大宗固体废弃物综合利用骨干企业合计60家。
随着城市、农村环境污染物产生量的不断增长,在我国环保风向趋严的形势下,固废处理行业也迎来发展机遇。2020年上半年,社会资本共计中标106个固废投资运营项目,投资总额超308亿元。目前,我国固废处理行业还处于发展初期,行业景气度高,发展速度迅速,是进入的好时机。建议关注盛运集团、格林美、维尔利、东江环保等重点企业在固废处理行业领域的投资模式及布局方向。
政策层面,2021年3月,国家发展改革委联合科技部等部门印发了《关于“十四五”大宗固体废弃物综合利用的指导意见》(发改环资〔2021〕381号),《指导意见》的出台,对推动大宗固废综合利用产业实现新发展、支撑提高资源能源利用效率,特别是有效减少原生矿产资源开采,协同支撑碳达峰碳中和目标愿景,具有重大意义和深远影响。2021年4月21日,国家固体废物与化学品管理技术中心在中国固废化学品管理网发布《固体废物信息化管理通则》。该《通则》旨在为各地固体废弃物环境信息化管理系统的建设应用提供参考依据。2021年10月26日,国务院印发2030年前碳达峰行动方案。方案提出加强大宗固废综合利用,到2025年,大宗固废年利用量达到40亿吨左右;到2030年,年利用量达到45亿吨左右。2021年12月10日,生态环境部等18个部门联合印发《“十四五”时期“无废城市”建设工作方案》,方案提出要促进农业农村绿色低碳发展,提升主要农业固体废物综合利用水平;推动形成绿色低碳生活方式,促进生活源固体废物减量化、资源化。2021年12月27日,国家发展改革委印发《关于开展大宗固体废弃物综合利用示范的通知》,公布了40个大宗固体废弃物综合利用示范基地和60家大宗固体废弃物综合利用骨干企业。
为贯彻党中央《关于加快推进生态文明建设的意见》精神 和党的十九大关于“加强固体废弃物和垃圾处置”、“推进资源 全面节约和循环利用”、的部署,贯彻执行国务院办公厅印发的《“无废城市”建设试点工作方案》的要求,更好地促进研究制订适应我国固废特征的循环利用和污染协同控制理论体系,攻克整装成套的固废资源化利用技术,形成固废问题系 统性综合解决方案与推广模式,建立系列集成示范基地,全面引领提升我国固废资源化科技支撑与保障能力,促进壮大资源 循环利用产业规模,为大幅度提高我国资源利用效率,支撑生态文明建设提供科技保障。《中国给水排水》杂志社联合苏伊士苏伊士环境科技(北京)有限公司、上海中耀环保实业有限公司、中国市政工程华北设计研究总院有限公司、上海同臣环保有限公司、上海复洁环保科技股份有限公司、广东芬尼科技股份有限公司、上海仁创环境科技有限公司、江苏博一环保科技有限公司、北京交通大学、天津创业环保集团股份有限公司、天津华博水务有限公司、中国给水排水品牌委员会 等单位举办“2023年中国无废城市建设及固废资源化利用可持续高质量发展大会”。届时将邀请住房与城乡建设部、水工业学会、国内国际水行业协会(学会)等有关单位领导,全国无废城市建设、固废、排水行业设计、科研、运营单位、建设单位的专家、学者、运行管理人员,解读行业政策,分享无废城市建设、固废资源化利用典型成功案例,研讨未来技术发展方向,搭建推介无废城市建设、固废资源化利用新技术、新工艺、新设备的平台。
一、大会运作原则和目标
本届大会按照专业化、高规格、高水平的要求,突出“创新、协调、绿色、开放、共享”特色。
邀请中国无废城市建设及固废资源化利用各个研究方向的知名专家学者和主要单位代表,办成中国规模和影响力最大、最专业的行业盛会。
二、大会形式
本届大会以会议研讨交流为主(约60个专家报告)和现场参观典型工程 为辅助的形式。
大会征稿主题(有机固废资源化利用+工业污泥处理处置)
1、固废资源化利用基础科学问题与前瞻性技术;
2、固废源头减量与生态链接;
3、智能化回收与分类;
4、有机固废高效转化利用及安全处置;
5、无机固废清洁增值利用;
6、全过程精准管控与决策支撑;
7、区域固废资源化系统解决方案与集成示范;
8、有机固废处理与资源化前沿理论技术工艺及工程实例;
9、城市源有机固废高效资源化转化工艺技术及工程实例;
10、农村有机固废处理与资源化利用工艺技术及工程实例;
11、工业源有机固废高效资源化利用工艺技术及工程实例;
12、面向未来的有机固废处理与资源化利用技术、标准、政策与管理;
13、有机固废循环利用后的残渣部分处理处置及资源化利用技术及工程案例
14、无废城市”推动下,固废投资与建设政策、标准解析 ;
15、生态文明建设与可持续发展;
16、国内外无废城市建设与可持续高质量发展;
17、“无废城市”建设经验交流:“无废城市”建设试点的11个城市分别为:广东省深圳市、内蒙古自治区包头市、山东省威海市、重庆市、浙江省绍兴市、海南省三亚市、河南省许昌市、江苏省徐州市、青海省西宁市等等,河北雄安新区、北京经济技术开发区等等一并推动;
18、燃煤耦合生物质(市政污泥、生活垃圾、农林废弃物等)发电技术及工程案例;
19、无废城市建设模式、管理制度探讨及政策技术指标体系解读;
20、“碳达峰”、“碳中和”、碳交易以及零碳排放系列研究;
21、其他相关主题(如除臭、渗滤液处理、村镇及城市环境综合治理等)。
大会同期举办中国污泥固废博览会。在此,诚挚邀请相关技术产品与装备企业报名参展,各行业专家、科技成果完成人、技术装备生产企业代表参加专题会议。
1、污泥浓缩与脱水设备:离心浓缩机、带式浓缩机、转鼓浓缩机、螺压浓缩机、转笼式浓缩机;压滤脱水机、离心脱水机、螺旋压榨机、滚压式脱水机、带式污泥脱水机等;
2、污泥消化设备:消化搅拌设备、消化加温设备、脱硫塔、储气柜、沼气锅炉、沼气发电机、沼气发动机;
3、污泥混合设备:斗式装载机、搅拌机、转股混合机、搓合机、间歇混合机;
4、污泥输送设备:污泥泵、带式输送机、刮板输送机、活动底斗机、螺旋输送机、
5、污泥装卸设备:装载机、翻斗车、载重自卸卡车等;
6、污泥翻堆设备:斗式装载机、推土机、垮式翻堆机、侧式翻堆机、链板式翻堆机、双螺旋翻堆机、铣盘式翻堆机、翻抛设备;
7、污泥干化设备:流化床干燥器、转盘干燥机、转鼓干燥器、带式干燥器、水热干化设备;
8、污泥焚烧设备:流化床焚烧炉、污泥焚烧炉、工业用焚烧炉、回转式焚烧炉;
9、污泥堆肥设备:反应器堆肥系统、高效滚筒设备;
10、污泥处理药剂:聚丙烯酰胺、聚合氯化铝等脱水剂、环保再生煤添加剂、阻垢剂、消泡剂、吸附剂、除臭剂;
11、污泥处置材料:硅藻土、膨润土、滤材、滤料等;
党的十九大胜利召开以来,推进生态文明建设已经深入人心。“绿水青山就是金山银山”,打好污染防治攻坚战一定要在落实上下功夫。近年来,垃圾填埋场、垃圾焚烧厂产生的渗滤液成为了环境污染治理工作的难点问题之一,备受环境主管部门、环卫部门以及公众的高度关注。自《生活垃圾填埋场污染控制标准》(GB 16889—2008 )实施以来,垃圾渗滤液全量化处理一直是行业的一大挑战,也是垃圾渗滤液处理的基本要求。由于目前我国垃圾分类尚不完善,生活垃圾含水量一般都在50%以上,因此垃圾填埋场产生的渗滤液一般占垃圾填埋量的35%~50%,部分地区甚至高达50%以上。我国垃圾焚烧厂的渗滤液则主要来自于新鲜垃圾在储坑中发酵熟化时沥出的水分,一般占垃圾焚烧量的25%~35%。垃圾渗滤液具有污染物浓度高、水质复杂且变化大等特点,危害性大,其达标处理已刻不容缓。
为了深入交流垃圾渗滤液处理的适用工艺和运行经验,避免垃圾渗滤液处理带来的二次污染问题,《中国给水排水》杂志社联合中国市政工程华北设计研究总院、中国市政工程中南设计研究总院、中国建设科技集团、国美(天津)水技术工程有限公司、天津创业环保集团股份有限公司、中国给水排水品牌委员会等单位,定于2023年9月11—14日在上海白金汉爵大酒店举办“垃圾渗滤液处理大会”。届时将邀请有关单位领导和专家,针对垃圾渗滤液的标准实施、成熟工艺及设备运行经验、行业政策法规等进行研讨交流,以期为业内搭建推介垃圾渗滤液处理的新技术、新工艺、新设备的平台。
大会征稿主题
1、无废城市建设下的垃圾渗滤液相关政策解读和剖析及新机遇;
2、新政策、新经济形势下的垃圾渗滤液处理新模式;
3、垃圾渗滤液处理项目设计和运行中需注意的问题;
4、垃圾焚烧厂渗滤液处理相关设计探讨;
5、垃圾渗滤处理回用存在的问题及相关措施;
6、垃圾焚烧厂渗滤液浓液处理与处置方法和技术;
7、短程硝化厌氧氨氧化组合工艺处理垃圾渗滤液深度脱氮;
8、垃圾渗滤液零排放、减量化处理技术;
9、垃圾渗滤液无浓缩液催化氧化处理工艺;
10、低碳氮比下的垃圾渗滤液生化处理新进展;
11、厌氧氨氧化在垃圾渗滤液处理中的应用;
12、DTRO在垃圾渗滤液处理中的应用及存在问题的解决方案;
13、垃圾渗滤液处理中的高效生物脱氮技术研究进展;
14、垃圾渗滤液处理稳定运行分析;
15、垃圾渗滤液处理项目设计、运营模式及管理;
16、垃圾渗滤液处理成功案例分析;
17、MVR蒸发用于垃圾渗滤液浓液处理的应急案例分析;
18、典型的生活垃圾焚烧厂渗滤液处理零排放工艺及经验分享。
近年来,随着我国污水处理能力的快速提高,污泥量也同步大幅增加。截至2021年6月底,全国设市城市累计建成污水处理厂6000多座,污水处理能力达2.3亿立方米/日,年产生含水量80%的污泥6000多万吨(不含工业污泥4000多万吨)。到2025年,年产生含水量80%的污泥达到1.6亿吨(包括生活污泥和工业污泥),与之对应的是,污泥处理市场将保持10%以上的复合增长,到2025年达到500多亿元的规模。为推动我国工业绿色发展,进一步促进工业企业环境保护工作,贯彻落实新《环境保护法》、《水污染防治行动计划》、《固体废物污泥环境防治法》和《危险废物经营许可管理办法》等国务院文件精神,更好地为企业生产建设服务,《中国给水排水》杂志社有限公司联合苏伊士水务工程有限责任公司、威立雅水务、中国市政工程华北设计研究总院有限公司、中国建设科技集团股份有限公司、国际水协污泥专家委员会、天津创业环保集团股份有限公司 等单位,定于2022年 9月11日—14日在上海白金汉爵大酒店共同组织召开“2023中国工业污泥处理处置大会”, 以充分研讨和推广工业污泥处理处置新技术、新工艺与新装备的应用。望有关单位积极组织相关人员撰写论文、参加会议。
本次会议将邀请国内外工业及城市排水行业设计、科研、运营单位、建设单位的领导、知名专家、学者、工程技术人员以及国内外知名机构和企业参会并作学术交流。
一、大会运作原则和目标
本届大会按照专业化、高规格、高水平的要求,突出“创新、协调、绿色、开放、共享”特色。邀请污泥处理处置各个研究方向的知名专家学者和主要单位代表,办成中国规模和影响力最大、最专业的行业盛会。
二、大会形式
本届大会以会议研讨交流为主(约60个专家报告)和现场参观典型工程为辅助的形式。
三、论文及技术报告征集主题:
1.工业固体废弃物处理及资源化利用相关政策、产业现状、标准。
2.工业污泥处理处置相关政策及国家标准解读。
3.工业污泥减量化、资源化、能源化技术研究与应用工程实例。
4.工业污泥处理处置及资源化集成工艺、工程设计和实践经验。
5.焦化、电镀、冶金、化工、印染、轻工、制药等行业污泥处理新技术及应用。
6.含油、重金属污泥资源化利用的瓶颈及解决思路。
7.工业园区污泥处理处置技术及典型案例。
8.污泥焚烧发电及混烧协同处理应用新技术。
9.油气田及炼化行业污泥的处理与处置。
10.石油废油泥、炼化油渣等含油污泥无害化处理新技术及工程实例。
11.工业污泥在建材中的应用研究及案例分析。
高浓度难降解废水的处理是目前国内外环保领域公认的难题,涉及石化、煤化工、精细化工、冶金、焦化、造纸、印染、电镀、有色、制药、垃圾渗滤液等多个行业。国家、地方在相关领域陆续出台了一系列围绕高浓度难降解行业废水处理的指导性政策、导则、规范、科技专项指南及产业发展规划。
高浓度难降解工业废水处理大会旨在促进工业废水处理领域的技术创新和经验交流,探讨高浓度难降解工业废水处理的最新进展和未来发展趋势,推动工业废水治理技术的升级与转型。本次会议将邀请国内外工业废水处理领域的专家学者、企业代表和政府部门相关负责人参加,共同探讨高浓度难降解工业废水处理的技术难点和解决方案,促进工业废水治理技术的创新与发展,为实现绿色可持续发展做出积极贡献。
会议征稿主题:
1、国内外高浓度有机废水处理技术研究及工程应用;
2、典型高浓度难降解废水治理关键难点与瓶颈问题;
3、高浓度难降解有机废水处理集成技术体系与工程化应用;
4、高浓度工业废水近零排放处理工程设计与系统开发;
5、高浓度有机废水的特点及前处理措施(吸附预处理、化学絮凝预处 理、碱性或酸性水解、徽电解技术、超声波技术 );
6、难降解工业废水深度处理工艺技术难点和应用(臭氧催化氧化与生 物滤池的组合工艺 、生化Fenton工艺与高级氧化工艺);
7、国内外园区废水节能与循环再利用综合技术(超滤膜、反渗透和 藻反应器技术、纳米过滤、电渗析逆转、生物膜反应);
8、高浓度焦化废水处理工艺研究及组合处理技术( Fenton试剂氧化 法催化湿式氧化法 、絮凝沉淀辅以加氯法、吸附过滤辅以离子交换法);
9、高浓度焦化废水处理工程方案设计;
10、制药工业中高浓度有机废水的处理研究及相关案例;
11、高浓度复杂农药废水强化预处理——新型催化降解技术及成套装置;
12、高浓度氨氮废水高效吹脱与氨资源化新技术;
13、新型低成本MVR蒸发 浓缩—结晶技术在行业的高含盐废水应用;
14、纺织、印染行业高浓度难降解有机废水处理资源化技术及应用(特种树脂吸附技术、超级浮踏板技术、萃取技术);
15、特种膜分离、蒸发技术、焚烧炉在高浓度有机废水中的应用;
16、制革/食品废水、电镀废水处理技术及工程实例;
17、AOPs高级氧化废水处理、 高效微电解悬浮床设备;
18、化工企业高盐废水处理新技术、新设备;
19、低碳高效的化工企业废水处理新技术、新装备、新系统。
20、水专项实施进展
21、中国水污染治理产业与技术发展;
22、安全环保与石化行业的协调发展;
23、工业废水处理升级改造案例分析及其污染管理控制;
24、高浓度难降解有机废水的超临界水氧化处理技术;
25、高浓度难降解制药废水处理技术研发与应用;
26、湿式催化氧化(CWO)处理技术、AMT处理技术;
27、电化学在废水处理领域中的研究与应用;
28、炼油和化工行业工艺水、冷却水、废水处理及其回用;
29、含酚废水处理技术及其工艺;
30、高氨氮和高盐工业污水处理技术讨论和工程案例分析;
31、高浓度含盐废水的脱盐技术、膜分离技术、蒸发浓缩技术等技术交流;
32、相关行业(石化、化工、农药、医药、造纸)废水处理技术介绍与应用;
33、高盐工业污水新型实用预处理技术聚焦;
34、膜技术在有机废水处理中的应用技术;
35、农药生产废水治理新技术及典型工程运行经验介绍;
36、高浓度难降解废水与城市污水协同处理技术及工程实例等。
中国给水排水第十四届污泥大会、固废渗滤液大会、高浓度难降解工业废水处理大会部分报告
中国给水排水第十四届污泥大会、固废渗滤液大会、高浓度难降解工业废水处理大会部分报告:
报告题目:摆脱黑色泥潭,迈向广阔天地
报告人:张悦,中国土木工程学会水工业分会理事长, 曾任住建部城市建设司巡视员、中国市政工程华北设计研究总院副院长兼总工程师等职务。长期从事城市供水、节水、污水污泥和垃圾处理等方面的技术和行政工作。
报告题目:发展污泥焚烧促进减污降碳
报告人:中国城市建设研究院有限公司 徐海云 总工程师,享受国务院政府特殊津贴专家,教授级高级工程师
报告题目:污泥高温好氧消化技术的前世今生及其发展前景
报告人:朱南文教授,上海交通大学环境与工程学院,上海市固体废物处理与资源化工程技术研究中心执行主任
报告题目:污泥热解安全资源化关键技术装备与工程示范—“国家重点研发计划”进展报告(2023)
报告人:许国仁哈尔滨工业大学/中国科学院大学 教授、博导
许国仁教授,工学博士,博士研究生导师。入选首批“国家高层次人才计划”。国际水协(IWA)Fellow,国际水协(IWA)“污泥专家委员会秘书长”。 主持污泥领域“国家重点研发计划项目(首席科学家)”,国家“863”重点项目等多项。 获国际水协(IWA)“全球创新荣誉奖”、国家技术发明二等奖等奖励。
报告题目:污泥调理技术的挑战与未来
报告人:王东升教授、博导,浙江大学求是特聘教授,长三角(义乌)生态环境环境研究中心主任,TWAS-CAS水与环境卓越中心常务副主任
报告题目:上海浦东新区污泥处置工程及运营实践介绍
报告人:上海浦东水务集团南汇排水有限公司富文军 总经理
报告题目:苏伊士污泥产品及系统集成能力介绍
报告人:苏伊士环境科技(北京)有限公司 温艳军 污泥事业部产品与方案副总经理
报告题目:苏伊士污泥处理处置技术回顾与展望
报告人:苏伊士环境科技(北京)有限公司 史平 污泥事业部总工程师
报告题目:绿色-低碳-循环的污泥无害化资源化创新实践
报告人:上海复洁环保科技股份有限公司卢宇飞 博士、 副总裁兼研发中心主任
报告题目:污泥焚烧灰渣磷回收的绿色提取剂筛选及工艺优化研究
报告人:杨长明,同济大学环境科学与工程学院研究员,环境生态工程研究中心副主任,博士生导师
报告题目:全寿命周期视角下不同污泥处置工艺的气候变化特性
报告人:西南交通大学土木工程学院 杨顺生 教授,博士生导师
报告题目:市政污泥处理处置与污泥脱水剂
报告人:郑怀礼,重庆大学二级教授,国务院政府特殊津贴专家,博士生导师,是国内外10多个学术期刊编委(包括SCI期刊),常年入选全球前2%顶尖科学家榜单。主要从事水环境保护的研究与应用工作,已主持主研了国家级、部(省)级课题50多项,另先后主持完成横向科研项目50多项。获2016年度重庆市科技进步奖一等奖(排名1)、2017年度重庆市自然科学奖一等奖、2013年度重庆市技术发明二等奖(排名1)、2014年度教育部自然科学二等奖(排名1)。另获其它省部级政府科技奖7项(包括一等奖)。已培养毕业全日制学历博士研究生30余名,硕士研究生100余名。在学术刊物上发表学术论文500多篇,其中进入《SCI》400多篇,绝大多数论文为第一作者或通讯作者。获授权国家专利30多项。参加起草并获批国家标准17项,行业标准8项。另主持完成重庆市地方行业标准一项。主编出版专著2部,参编出版书籍4部。
报告题目:城市污水厂污泥的微生物溶胞原位减量技术及机理(LTBC-SBR)
报告人:黄瑛,副教授,东南大学固体废弃物处理与资源化研究所所长。研究方向包括污泥化学调质深度脱水技术,污泥溶剂萃取脱水脱油与燃料化技术、污泥微生物菌剂减量技术,电子废弃物中稀有金属回收,持久性有机物的降解技术等方面。2009年,在国内首次引进开发了化学调质深度脱水技术,在无锡国联集团公司无锡市污泥深度脱水大型工程中获得成功,受到了国家环保部、国家建设部、江苏省政府领导的高度评价,污泥的化学调质深度脱水技术在全国被广泛推广。
报告题目:污泥减量数字化:污泥流变学-介电谱学-脱水性能关系解析
报告人:王毅力北京林业大学环境科学与工程学院教授、博士生导师、教务处副处长
报告题目:上海城镇污水污泥处理处置工程实践与科创
报告人:上海市政工程设计研究总院(集团)有限公司胡维杰 三院总工
报告题目:武汉市污水厂污泥处理处置碳排放核算及碳减排策略研究
报告人:中国市政工程中南设计研究总院科研院总工刘海燕 正高级工程师
报告题目:污泥连续高速碳化及资源化实例
报告人:同济大学建筑设计研究院<集团>有限公司朱羽廷 高工
报告题目:生物炭调控制备及在环境修复中的应用研究
报告人:王志朴,博士,副教授,硕士研究生导师。现为中国石油大学(北京)克拉玛依校区工学院环境工程专业教师,化工与环境工程系副主任,自治区危险废物鉴定专家委员会委员
报告题目1:中国污泥处理处置市场调查研究(2016-2021)(拟)
摘要:机械工业有机固废生物处理与资源化利用工程技术研究中心(OWTR)采集了2016-2021年全国污泥处置服务项目数据共242组样本,对土地利用、建材利用、焚烧、填埋等四种处置路线进行技术、经济和服务模式进行了分析研究,并分析了项目主管部门与服务提供商情况。建议行业主管部门应推进建设完善法律法规标准体系,污水运营企业应因地制宜选择技术路线与合作伙伴。
报告题目2:工业污泥好氧发酵与工业化好氧发酵技术(拟)
摘要:首先介绍了工业污泥与城镇污泥的异同,以及好氧发酵技术在工业污泥领域的应用情况,并指出制约好氧发酵技术推广应用的因素,一方面在于管理部门的管理水平,另一方面在于传统技术不适应工业化生产;之后介绍了三种工业化好氧发酵技术;最后通过“双碳”目标分析,指出:工业污泥好氧发酵为工业企业提供了实现碳中和目标的有效路径,建议企业充分评估自身实际情况,积极争取参与国家及相关部门政策制定,特别是相关领域标准的研究与制定方面;研究单位应针对不同工业领域污泥特点,开发针对性更强的工艺及设备。
报告人:王涛,研究员,博士生导师,注册咨询工程师,注册一级建造师,中国机械科学研究总院环保技术与装备研究所(机科发展科技股份有限公司)副总工程师,机械工业有机固废生物处理与资源化利用工程研究中心副主任兼总工程师,中国机械工程学会环保与绿色制造分会委员、中国化工学会环保专委会委员,全国绿色制造标委会委员、全国城镇给水排水标委会委员,机械工业环保机械标委会委员,北京理工大学科技成果转化专家咨询委员会委员。
报告题目:1、市政污泥超高温好氧发酵无害化与资源化;2、有机固废超高温好氧发酵及资源化。
报告人:东北大学过程装备与环境工程研究所 朱彤 教授/博导,所长,国家重点研发计划首席负责人
报告题目:黑臭水体淤泥质基于增“碳”策略的资源化新途径
报告摘要:黑臭(返黑)水体淤泥质属于易腐、易二次污染、污染成分复杂的固体废物质,且因其有机质含量相对城市污水厂剩余污泥低而难有效绿色资源化。黑臭(返黑)水体淤泥质的减量化、资源化、无害化的处理处置属于行业难题。课题组采取了基于黑臭(返黑)水体淤泥“增碳”的资源化策略,将淤泥质耦合农林废弃物、城市绿化垃圾、城市厨余垃圾等其他废弃生物质形成“增碳”淤泥生物基质,再对其进行热解、堆肥、制备碳基新材料等资源化,构建了基于“增碳”淤泥质的新型资源化途径。
报告人:孙士权,教授,博士生导师,湖南省科技创新领军人才,长沙理工大学水利与环境工程学院副院长,国家重点研发项目负责人,湖南省给排水行业“十佳科技工作者”,《中国给水排水》青年编委,中国疏浚协会疏浚设备专业委员会副主任委员。一直从事污水处理理论与技术、黑臭水体修复理论与技术、黑臭水体淤泥新型资源化理论与技术、环保新材料等科研工作。主持包括国家重点研发计划、国家自然科学基金等在内的项目20余项;目前已发表学术论文80余篇、授权专利6项;获中国有色金属学会科技进步奖一等奖1项、湖南省科学技术进步奖二等1项、湖南省水利水电科技进步奖三等奖1项。
报告题目:“双碳”背景下,污泥治沙的前景和挑战
报告人:黄殿男,教授,沈阳建筑大学辽河流域水污染防治研究院 副院长,沈阳市高层次人才“领军人才”。主攻方向:市政污泥治沙等资源化利用技术
报告题目:市政污水厂污泥处理处置路径研究
报告人:熊红松湖北省住房和城乡建设厅科学技术委员会委员(城市建设专业)、湖北省城镇供水排水协会 秘书长
报告题目:同济牌高压带机及其创新工艺在污水厂污泥深度脱水及自来水泥渣高干减量工程中的应用
报告人:魏宏斌同济大学环境科学与工程学院 教授,上海中耀环保实业有限公司 董事长
报告题目:一体化污泥连续碳化技术
报告人:湖南鼎玖能源环境科技股份有限公司姜良军 总经理
题目:“污泥王”减量创造价值!
报告人:天津锐创环保集团有限公司甘泉 董事长
报告题目:德国城镇管渠(通沟)污泥处置技术和经验
报告人:上海沃太克斯环保科技有限公司顾杰 技术经理
报告题目:环境友好的湿式氧化工艺及案例分享
报告人:王维燕-威立雅水务工程(北京)有限公司解决方案经理
报告题目:因地制宜,因泥施策,将污泥处理降本进行到底
报告人:杰瑞环保科技有限公司杰瑞环保装备研究院 技术总监 王雨
报告题目:矿源环保污泥无热干化深度脱水技术
报告人:江苏矿源环保科技有限公司张功毓 总经理
报告题目:低运营成本污泥处理处置技术及应用
报告人:上海仁创环境科技有限公司刘莉 市场总监
报告题目:实际工程案例及问题分析-污泥与餐厨及厨余垃圾等协同厌氧处理
报告人:普拉克环保系统(北京)有限公司张大伟 行业销售总监
报告题目:污泥储运系统解决方案
报告人:南方环保集团陈志平 总工程师
报告题目:污泥减量工艺包(叠螺+密相带式深度脱水机)的应用实例分享
报告人:江苏康泰环保股份有限公司 周顺龙 技术总监
报告题目:污泥超高压深度脱水设备技术成果讨论
报告人:江苏鹏鹞污泥处置利用技术有限公司丁彦冰 副总经理
报告题目:低能耗的干化技术
报告人:北京清源华建环境科技有限公司王亮亮 污泥事业部 总经理
报告题目:本质环境智能干化(不加药剂压干到40再干化到10)
报告人:中节能汇融数据(北京)有限公司徐俊伟 首席专家
报告题目:污泥资源化利用最新技术
报告人:苏州美泓环保科技有限公司马雪明 总经理
报告题目:有机固废处理处置工艺技术
报告人:山东福航新能源环保股份有限公司孙红波 技术总监
报告题目:污泥焚烧建设运行实践与未来技术思考
报告人:上海城投污水处理有限公司王丽花 副总经理
报告题目:污水厂污泥堆肥工艺瓶颈问题研究
报告人:王科,哈尔滨工业大学环境学院市政工程系 教授/博导,污泥安全处置与资源化技术国家工程研究中心副主任
报告题目:污泥生物干化过程中有机质组分和水分形态变化及水热平衡分析
报告题目:有机固废堆肥,已经穷途末路?
报告人:中国科学院地理科学与资源研究所郑国砥 副研究员/硕导
报告题目:污泥沼渣好氧深度腐熟与热解资源化研究
报告人:上海大学环境与化学工程学院环境科学与工程系 李小伟 博士,副教授,博/硕士生导师
报告题目:预处理对市政污泥厌氧消化的综合影响机制研究
报告人:李咏梅,同济大学环境科学与工程学院教授,博导
报告题目:多源有机固废两相厌氧消化技术及装备
报告人:王宗平华中科技大学市政工程系主任,教授,博士生导师,教育部高等学校给排水科学与工程专业教学指导委员会委员,住房和城乡建设部高等教育给排水科学与工程专业评估委员会委员,中国城镇供排水协会教学指导委员会常委,中国土木工程学会水工业分会理事,国家重点研发计划(固废资源化)项目负责人(首席专家),先后主持国家自然科学基金、湖北省自然科学基金、武汉市科技攻关项目、广东省部产学研结合项目和横向项目(特别是排水专项规划)100多项。已出版专著4本,获国家专利6项,发表论文80余篇,其中在EST、Water Research、等杂志发表 SCI论文30余篇。主要从事水处理高级氧化技术、农村安全供水技术及深度水处理技术和理论、城镇给排水工程规划(黑臭水体治理及海绵城市规划)和城市污泥的处理与资源化等领域的研究工作。
报告题目:包头市餐厨、厨余、市政污泥协同厌氧消化处理案例分享
报告人:河南艾尔旺新能源环境股份有限公司杜玮 副总工程师
报告题目:污泥厌氧消化工程设计中的几个关键点
报告人:德国帕萨旺-盖格有限公司 张建三 首席科学家
报告题目:污泥高效处理及脱水—干化一体化技术研究
报告人:中国计量大学机电工程学院饶宾期 教授/所长 ,浙江省万人计划科技创新领军人才。
报告题目:市政污泥有机调理技术与强化絮凝脱水
报告人:李杰,上海大学环化学院环境系副教授,高工/国家注册公用设备(给排水)工程师
报告题目:污泥脱水工艺及调理药剂研究
报告人:上海市城市建设设计研究总院(集团)有限公司环境与交通设计院周传庭 博士 正高级工程师/副总工程师
报告题目:城镇多源污泥泥质特性与处理处置实践
报告人:上海市政工程设计研究总院(集团)有限公司 谭学军 博士,总院副总工/教授级高工
报告题目:专利分体式热泵热源带式干化工艺案例分享
报告人:南通爱可普环保设备有限公司吴文祥 经理
报告题目:污泥中蛋白类物质的组分分析和厌氧抗降解机制解析
报告人:江南大学环境与土木工程学院陈思思 副研究员
报告题目:厌氧氨氧化脱除老龄垃圾渗滤液中的氨氮
报告人:汪晓军俄罗斯自然科学院外籍院士,华南理工大学 环境与能源学院 教授、博士研究生导师
报告题目:Anammox-DAMO耦合工艺强化垃圾焚烧渗沥液厌氧出水的脱氮研究
报告人:北京林业大学环境学院 孙德智 教授
报告题目:老龄渗滤液强化处理腐植酸矿化特征
报告人:中国环境科学研究院何小松 研究员
报告题目:《生活垃圾填埋场封场渗滤液处理技术探讨》
报告人:杜昱 原中国市政工程华北设计研究院教授级高级工程师、渗滤液处理领域资深专家
报告题目:流域水环境综合整治中“泥”治理的策略及实践
报告人:中国电建集团华东勘测设计研究院有限公司唐颖栋 茅洲河水环境整治工程设计总负责人,一级项目经理、生态环境工程院副院长
报告题目:1、高浓度有机化工废水处理与资源化新技术及应用实践
2、面向减排降耗的水体氟污染治理关键技术及应用实践
报告人:张炜铭,南京大学环境学院 教授/博导,污染控制与资源化研究国家重点实验室 副主任,国家环境环保有机化工废水处理与资源化工程技术中心 主任
报告题目:《高效节能气态膜过程用于沼液等污水中的氨氮脱除/回收》
报告人:秦英杰天津大学 教授、博士生导师
报告题目:改良型Fenton深度处理及其耦合技术在难降解工业废水深度中的应用
报告人:山东省资源环境建设集团有限公司洪卫 总经理/高级工程师
报告题目:高浓度难降解有机废水处理的技术选择
报告人:李光明,同济大学环境科学与工程学院教授、博士研究生指导教师。东英吉利亚大学荣誉教授(Honorary Professorship of University of East Anglia)(2007-2012),上海重金属污染控制与资源化工程技术研究中心技术委员会副主任(2012-),中国再生资源产业技术创新战略联盟理事会常务理事(2009-),《水和环境杂志》编委(Water and Environment Journal)(2012-)
报告题目:低碳触媒氧化之难降解废水处理技术介绍
报告人:周珊珊台灣陽明交通大學環境科技及智慧系統
研究中心執行長
研究方向主要為工業廢水深度處理與水再生技術,近年來專注開發無污泥高級氧化觸媒技術與含氮廢污水綠色技術,相關成果包括已獲證專利超過30件,目前兼任台灣水務產業發展協會秘書長。過去在工研院服務超過20年,長期耕耘水與廢水處理與相關環保技術的研發,多次帶領團隊獲得工研院年度重要獎項,並以專利與技術授權方式扶植環保產業,也曾擔任工研院衍生的環境工程公司(水之源企業股份有限公司)董事長。目前主要工作重點包括開發新興廢水技術、促進產學合作與技術擴散、及布局人才培育。
报告题目:化工業含氟及硝酸盐氮廢水前處理及脫硝系統
报告人:台灣陽明交通大學環境科技及智慧系統
研究中心 陳國源 博士
报告题目:废水处理A-OHO工艺:循环驱动的多组分自净化强化协同原理
报告人:华南理工大学环境科学与工程学院副院长、环境科学研究所所长 韦朝海 教授、博导
废水处理会场报告题目:从非洲水处理市场分析中非环境合作前景
报告人:李风亭同济大学环境科学与工程学院 联合国环境规划署同济环境与可持续发展学院 教授 非洲科学院院士
固废会场报告题目:铝灰资源全链条转化与水处理剂生产
报告人:李风亭同济大学环境科学与工程学院 联合国环境规划署同济环境与可持续发展学院 教授 非洲科学院院士
报告题目:双碳背景下固废高值高效资源化利用新技术
报告人:上海市城市建设设计研究总院(集团)有限公司黄瑾 总工
报告题目:1、浙江省生活垃圾填埋场异地处置关键问题探讨
2、生活垃圾转运站渗滤液处理痛点及对策
报告人:杭州市城乡建设设计院王英达 副院长/正高级工程师
报告题目:绿色环型保模块化石油污染土壤处理技术和成套设备
报告人:张建,中石化石油工程建设公司首席专家,正高级工程师,国务院特殊津贴获得者,主要从事油田地面工程污水处理,固体废弃物、废气处理以及CCUS等技术研究和工程设计。
报告题目:填埋场“三位一体”复合防渗系统关键技术研究
报告人:广东省建筑设计研究院有限公司 李治威 副所长 正高级工程师
报告题目:关于畜禽粪污处理工程的一些思考
报告人:天津市政工程设计研究总院有限公司李彪 五院固废市场经理/设计经理,高工
报告题目:餐厨垃圾厌氧消化沼液资源化利用及工艺开发思考
报告人:常红晨,南京市城市建设投资控股(集团)有限责任公司副总工程师,正高级工程师
报告题目:有机固废资源化利用之国际工程实践
报告人:德国旭普林史桌堡集团彭涛 中国区总经理,一级建造师,高工
报告题目:污泥土地利用的挑战和机遇
报告人:三峡集团长江生态环境工程研究中心 陈祥 教授级高级工程师
报告题目:固废资源化标准体系建设及有机固废土地利用国标研制进展
报告人:中国标准化研究院环保产业室主任全国危险废物处理处置和资源化利用标准化工作组秘书长 王秀腾 博士
报告题目:分子筛吸附/RTO热解除臭工艺在市政污水污泥上的应用
报告人:上海深城环保设备工程有限公司陈健 总经理
工业污泥报告题目:同济牌高压带式连续污泥深度脱水机及其低碳创新工艺在农牧固废高干减量工程中的应用
报告人:阮燕霞,上海中耀环保实业有限公司研究院院长,上海申耀环保工程有限公司 副总经理
报告题目:城市污泥厌氧发酵产酸强化污水脱氮除磷技术及应用
报告人:江南大学环境与土木工程学院刘宏波 教授/博导
报告题目:基于垂直折流式生物反应器(VBBR)的低碳高效脱氮技术
报告人:上海师范大学张永明 教授
报告题目:氮化碳形貌调控及其去除抗生素的研究
报告人:刘智峰,博士,教授,博士生导师,任湖南大学环境科学与工程学院教授,湖南大学环境保护研究所副所长
报告题目:高标准下市政污水中难降解COD的去除技术
报告人:程忠红 苏伊士亚洲 技术推广经理
报告题目:百年活性污泥法未来发展的思考
报告人:上海化学工业区中法水务发展有限公司周珉 水研究中心主任
报告题目:浅谈污泥处置方式与污水处理厂碳减排的关联性
报告人:上光大水务技术总监,德国E+B公司总经理 安平林博士
报告题目:传统思维已经严重影响技术创新
报告人:韩小清,毕业于北京建筑工程学院,现任晓清环保科技股份有限公司董事长。于1988年下海创业,创建晓清环境工程研究所,投身于我国环境保护之污水处理事业,其研发的DAT-IAT、SBR水处理技术获得国家科技进步二等奖,HYS中水回用处理技术与设备被评为北京市“科技之光”优秀产品。
报告题目1:填埋场存量污泥固化热解恶臭防控技术
报告题目2:生活垃圾收运分类过程环境卫生防控技术
报告题目3:城市固体废物组合的滴流床处理渗滤液技术
报告人:同济大学 赵由才 二级教授/博导
报告题目1:中国城镇生活垃圾分类减量资源化技术障碍
报告题目2:新型非膜法垃圾渗滤液高效脱氮处理技术及应用
报告人:吴伟祥--博士,教授,博导,研究方向“废物处理处置资源化”。2007年入选国家教育部新世纪优秀人才 。2010年入选“浙江省新世纪151人才工程” 。现担任浙江大学环境污染防治研究所所长、浙江大学环资学院固废研究中心主任
报告题目:城镇有机固废再生循环产业模式与工程案例分析
报告人:中国电建集团华东勘测设计研究院有限公司生态环境工程院辛立庆 博士
报告题目:含碳废弃物的气化应用
报告人:吴幼青博士,华东理工大学教授,博士生导师
报告题目:中小河道清淤底泥原位生态治理与监测评价关键技术及应用
报告人:陶红,教授/博导,上海理工大学环境科学与工程系系主任
报告题目:生活垃圾分类助推无废城市建设
报告人:中城院(北京)环境科技股份有限公司 邢介明 高工
报告题目:超高温发酵好氧发酵工艺技术及工程应用
报告人:江苏欣珞环保科技有限公司谈建南 总经理
报告题目:垃圾渗滤液催化氧化处理技术研究
报告人:蒋宝军,吉林建筑大学给排水科学与工程教研室教师、博士后,副教授,留美访问学者。发表学术论文30余篇,吉林建筑大学从事教育事业10多年,重点研究污废水处理,对垃圾渗滤液的处理研究有突出的贡献。
题目:污泥无害化处理和资源化利用技术及案例分享(拟)
报告人:戴晓虎同济大学环境科学与工程学院教授、博导,城市污染控制国家工程研究中心主任、“十二五”863计划资源环境领域专家、污染控制主题专家组组长、住建部国家重大水专项“城市水污染控制”和“饮用水安全保障”主题咨询专家委员会委员、国家重大水专项滇池流域专家组副组长、中国土木工程学会水工业分会排水委员会第五届委员会委员
报告题目:超净排放的污泥焚烧解决方案及案例分享(拟)
报告人:程忠红 苏伊士亚洲 技术推广经理
报告题目1:污泥处理处置工艺选择及工程案例
报告题目2:垃圾渗滤液处理典型工艺与应用
报告人:中国市政工程华北设计研究总院有限公司李成江 顾问总工
报告题目:城市污泥厌氧发酵产酸:替代碳源强化污水脱氮除磷的机遇与再思考 报告人:江南大学环境与土木工程学院 刘和 教授
刘和:江南大学环境与土木工程学院教授,博导,环境微生物技术研究室主任。爱尔兰国立大学客座教授,国际水协中国厌氧消化委员会委员,江苏省环境生态专业委员会委员。
报告题目:深圳市几种常用污泥干化技术介绍和优缺点对比分析
报告人:古凌艳深圳市利源水务设计咨询有限公司总工办 副主任、高级工程师
中国给水排水2023-2024年大会技术报告申请
欢迎来自各部委行业管理单位、大高校、科研机构、设计院所、工程总承包(EPC)公司、水务集团、水务(排水)管理、污泥处理处置及资源化利用、工业(园区)污泥处理处置、固废处理及资源化利用、垃圾渗滤液处理、污水处理厂、水环境综合治理、黑臭水体治理、工业企业的水处理技术/管理专家等申请发言,作与会议主题相关的优秀报告。(王领全13752275003 主办、协办、报告等)
中国给水排水2023-2024年大会技术报告申请
欢迎来自各部委行业管理单位、大高校、科研机构、设计院所、工程总承包(EPC)公司、水务集团、水务(排水)管理、污泥处理处置及资源化利用、工业(园区)污泥处理处置、固废处理及资源化利用、垃圾渗滤液处理、污水处理厂、水环境综合治理、黑臭水体治理、工业企业的水处理技术/管理专家等申请发言,作与会议主题相关的优秀报告。(王领全13752275003 主办、协办、报告等)
论文要求如下:
论文提交文件格式为word文档,尺寸为A4,5号宋体。论文要求:符合主题,内容充实,学风严谨。内容包括200-500字的中文摘要及英文摘要、参考文献、第一作者和通讯作者简介等,全文篇幅4000-8000字左右为宜。
提交论文截止日期:本次会议将准备会刊(论文集)作为会议资料,请拟提交论文人员在2023年8月10日前将论文邮箱:wanglingquan88@163.com。
中国给水排水2023-2024年大会技术报告申请
欢迎来自各部委行业管理单位、大高校、科研机构、设计院所、工程总承包(EPC)公司、水务集团、水务(排水)管理、污泥处理处置及资源化利用、工业(园区)污泥处理处置、固废处理及资源化利用、垃圾渗滤液处理、污水处理厂、水环境综合治理、黑臭水体治理、工业企业的水处理技术/管理专家等申请发言,作与会议主题相关的优秀报告。
(王领全 13752275003 主办、协办、报告等)
企业赞助方案
1、联合主办单位(赞助费15万元)
2、协办单位 (赞助费6万元)
3、大会上发言(报告15分钟+5分钟问答)/发表文章2~3篇/2个参会代表,发放资料,现场易拉宝1个,论文集前彩插广告1P等共计3万元。
4、会场外集中展示区展示桌(3万元/个,含2人参会名额)。
5、其他赞助方式(如礼品、晚宴、抽奖奖品等),按实际发生金额支付。
6、会议论文集广告(前彩色插页):8 000元/页。
7、政府部门、水务集团、设计院(集团)本单位团体 30人以上的,前30人按照2 000元/人,超过30人的会议代表超过部分免费,即同一单位只收前30人会议费,但需提前回执到《中国给水排水》杂志社并审核通过。
有意协办或在会上进行交流、宣传的水务企业、工程公司、设备厂家等可与编辑部联系。
联系人:王领全,电话:022-27835639、13752275003。
上海浦东新区污水厂污泥处理处置工程
项目地址:上海浦东新区,海滨污水处理厂北侧,建筑面积约2.8万平方米
服务范围:浦东新区南片,包括海滨污水厂和临港污水厂
设计焚烧能力:800吨/天,峰值处理能力1040吨/天
主要工艺:污泥接受+干化+焚烧+烟气处理系统,设置两条并列处理线
烟气排放标准:执行GB18485-2014《生活垃圾焚烧污染物排放标准》
污泥干化:薄层干化
焚烧工艺:苏伊士Thermylis鼓泡式高温流化床焚烧炉,
烟气处理:静电除尘-湿式洗涤-布袋除尘
2020年12月31日A线点火,2021年5月5日进泥调试,2021年6月31日通过竣工验收,2021年7月1日正式投产
一期工程采用当代主流的污泥焚烧先进技术:苏伊士公司的高温(风箱)流化床工艺THERMYLIS,通过空气高温预热(600℃以上)回收污泥焚烧产生的热量,适用于焚烧低干度污泥,在污泥送入焚烧炉之前先对污泥进行初步干化,将污泥的含水率从80%降至65%左右(半干化),再进行焚烧,焚烧产生的热量除预热空气提高焚烧炉热效率外,剩余可回收的热量用于污泥半干化,这样可以将需要补充的外部热量降至最低,使运行成本最节省。本工程的工艺路线用流程简图示意如下,其中烟气处理系统将采用干法-湿法联合的工艺,并在排放前通过烟-烟换热装置提高烟气排放温度以实现无白烟排放。

采用THERMYLIS半干化-高温流化床焚烧工艺的主要技术优势如下:
(1)污泥仅需要低干度半干化,不需返混,无任何粉尘问题,杜绝了高干度干化的任何安全风险;
(2)利用薄层干燥机进行污泥的低干度干化,高效、节能、简洁,有利于节约投资和运行成本;
(3)低干度干化时干燥机的磨损不明显,可降低维护成本,保证设备的有效生产时间;
(4)半干污泥能够采用泵和管道封闭输送,无粉尘问题,无臭味问题,能够保证安全、清洁的操作环境,并且输送系统稳定可靠,运行保证率高;
(5)全部污泥半干化后保持热态入炉,能够降低热损、提高系统的热效率;同质的污泥通过多点均匀分配方式入炉,保证焚烧炉稳定运行、污泥完全燃烧;
(6)污泥在低干度状态下焚烧,无安全问题,由于燃烧温度较低,不易产生炉渣,并且从源头上控制热力型氮氧化物的产生,有利于低氮排放;
(7)空气预热温度能够宽域调节,提高焚烧炉的适用范围,入炉干度、空气预热温度、燃气助燃均可作为炉温的调节手段,可以快速灵活的适应污泥性质变化;
(8)流化床底部区域进料、“水滴”型焚烧炉保证污泥燃烧完全,流化床内无短流,停留时间充分,燃烧完全,保证清洁焚烧,并杜绝燃烧延后的安全风险。

虹桥水质净化厂简介
虹桥污水处理厂位于上海市闵行区虹桥镇,由上海市城市建设设计研究总院设计,占地面积达到近2万平方米,是上海市最大的污水处理厂之一。主要处理城镇污水,服务范围包括虹桥商务区西部、北部区域以及原天山污水处理厂区域,服务面积约为67平方公里,服务人口为50~55万人。该厂采用半地下结构,承担着闵行区内污水处理的主要任务,日处理能力达20万立方米以上。污水处理采用AAO+深度处理工艺,设计出水标准执行《城镇污水处理厂污染物排放标准》(GB18918-2002)中的一级A标准,其中氨氮和总磷执行地表水Ⅳ类水标准,即氨氮1.5mg/L(水温>12℃)和3.0mg/L(水温≤12℃),总磷0.3mg/L。

工程污泥处理车间采用半地下室设计,占地面积为4000平方米。项目装备DZG-2000/800主机系统6台(5用1备)。设计污泥处理规模(80%含水率)为190吨/天,最大处理量240吨/天。
该项目核心技术为低温真空脱水干化一体化技术装备。利用环境压强减小水沸点降低的原理,创造性地将机械压滤脱水与真空干化技术合为一体,大幅降低传统常压条件下污泥热干化的热源温度(100 ℃以上降至90℃以下)、汽化温度(100 ℃降至45 ℃左右)以及脱水干化全程的能耗(节能65 %以上),实现了污泥高效脱水、低温干化和工艺节能。
项目创新应用高温水源热泵技术,利用污水厂处理后的常温中水,直接制取85度热水,替代原有锅炉作为污泥干化的热量来源。实现了对污水厂低品位热能的高效利用。
水源热泵是一种以中水为低温热源,借助压缩机及其中制冷剂(冷媒)的相变,通过消耗少量电能,实现对外供热制冷的成套设备,主要由压缩机、蒸发器、冷凝器、节流装置等几个主体部件组成。水源热泵使用电作为驱动,通过水源热泵机组取得80-90℃热水进入热水箱。
过该装备,可将含水率百分之99左右的污泥一次性脱水干化至百分之40以下,再外运至白龙港污泥处置中心统一进行处理和处置。
通过同比运行数据分析,使用水源热泵,可降低天然气用量80%,综合能源费用降低约28%。根据《省级温室气体清单编制指南》和南方电网碳排放因子相关数据测算,水源热泵碳排放强度降低12.0%。

本项目除臭部分,主要污染成分包括硫化氢、甲醇、氨氮,和其他挥发性有机物等,通过处理设施处理后达到上海市地方标准《城镇污水处理厂大气污染物排放标准》(DB31/982—2016)标准,排放大气。主要采用化学洗涤和生物除臭工艺,每小时可净化60000立方米气体。

上海枫亭水质净化有限公司“高压带机+低温干化”污泥深度脱水项目简介
1.项目地址:上海市金山区朱泾镇
2.承建单位:上海中耀环保实业有限公司、上海申耀环保工程有限公司
3.处理规模:污水处理厂的处理水量为6万吨/天,设计进泥量1000吨/天,进泥含水率为99.2%;
4.污泥来源:95%来自金山区市政污水,5%来自金山区工业污水
5.污泥性质:市政污泥为主
6.污泥产量:40吨/天(含水率80%左右)
7.主体工艺路线
一级带式浓缩脱水机—污泥改性混合机—“同济”牌高压带式连续污泥深度脱水机+低温干化机

图1 污泥处理工艺流程图
上海金山枫亭水质净化厂含水率99.2%的污泥通过污泥提升泵送入一级带式浓缩压滤一体机脱水至含水率80%左右;一级脱水后含水率80%左右的污泥输送至TJDM污泥改性混合机,与污泥深度脱水固化剂充分混合反应,破解污泥结构,同时提高污泥的孔隙率和不可压缩性。随后,污泥进入“同济”牌高压带式TJSD连续污泥深度脱水机。“同济”牌高压带式TJSD连续污泥深度脱水机深度脱水后的污泥呈片状,含水率降至65-70%,再通过螺旋输送机进入污泥低温干化系统。高压带机深度脱水后的污泥经过高效造粒系统,对污泥进行切条造粒,并使颗粒化的污泥均布在污泥低温干化机的烘干网带上,污泥在网带上与70℃左右的高温低湿空气直接接触并被烘干,含尘空气被自动排尘系统气固分离,空气中水蒸气在热泵蒸发器中冷凝后排出,干化后的污泥表面温度低于45℃,呈颗粒状,出泥含水率达50%~60%。低温干化整个过程运行温度低于80℃,硫化氢、氨气、苯系物等释放量低,且设备全密闭运行,循环气体不外溢。
“同济”牌高压带式连续污泥深度脱水机耦合低温干化工艺的优势1)相比于单独低温干化,“高压带式TJSD深度脱水+TJBH低温干化”协同联用工艺可使项目初投资降低30%左右。2)相比于单独低温干化,“高压带式TJSD深度脱水+TJBH低温干化”协同联用工艺的运行费用可降低30%左右。3)联用工艺的单位功率去水量最高可达9.2kg水/kWh,能源使用效率近4倍于能源行业标准(NB/T 10156-2019)。4)相比于单独低温干化,“高压带式TJSD深度脱水+TJBH低温干化”协同联用工艺可提高污泥切条造粒效果,提高污泥蓬松度、提高污泥孔隙率,提升造粒效果,大大提高低温干化设备运行稳定性,提高低温干化段单位时间去水量7.2%左右。

2019年国家生态环保部—环保科学技术奖证书





高压带式连续污泥深度脱水机耦合低温干化联用工艺示意图和现场实景

中耀环保-上海浦东新区自来水有限公司
自来水泥渣高干减量项目介绍
1、项目地址:上海浦东新区华夏东路/上海浦东新区自来水有限公司2、承建单位:上海中耀环保实业有限公司、上海申耀环保工程有限公司3、处理规模:20万立方米自来水/天 沉淀池排泥水和滤池反冲洗水总共约12000立方米/日6、主体工艺路线:“排泥水混凝沉淀系统—一级带式浓缩脱水机—高压带式连续泥渣高干减量机”

图1 自来水泥渣高干减量处理工艺流程图
自来水厂排泥水通过混凝沉淀系统将其含水率降低到98%左右,含水率98%左右的污泥经一级浓缩带式脱水机脱水至含水率75-80%,然后由螺旋输送机收集并输送至同济牌高压带式连续泥渣高干减量机深度脱水。含水率75%左右的一次脱水污泥进入污泥调理反应推进器后与投加的调理剂在调理反应推进器内快速均匀混合,使污泥的物理和化学性质发生变化。改性后的污泥通过调理反应推进器推送进入同济牌高压带式连续泥渣高干减量机,在高压带机的二维压榨作用下,污泥内部的水份被挤出,实现泥水高干分离,深度脱水后的污泥含水率降低至55-60%。
1、整体工艺装机功率低(只需数十千瓦),水厂配电设施基本不增容。
2、连续运行,可实现自来水泥渣连续高干减量,且泥渣脱水效果稳定可靠。5、能耗低,通常运行电耗仅为6~9kW∙h/吨(含水率约75%的污泥)。6、根据待处理泥渣泥质,不投加药剂或在投加少量药剂情况下可将泥渣脱水至含水率55-60%。

自来水厂全景

排泥水浓缩沉淀系统

高压带式连续泥渣高干减量机

高压带式连续泥渣高干减量机出泥
会议酒店:上海白金汉爵大酒店 (上海市闵行区沪闵路1577号)
豪华双床房、豪华大床房均为 RMB 580元/天
(双人入住含双早,单人入住含单早)
普通双床房、普通大床房均为 RMB 480元/天
(双人入住含双早,单人入住含单早)
预定酒店代表请联系:金晟,18622273726
将入住酒店首晚房费汇至:
金晟 6217 9002 0000 4602 885 中国银行天津分行
汇款时请注明入住参会代表姓名及单位名称。
参会和会务费
普通参会人员(设计院、水务公司、政府部门)为2300元/人(含会务、资料、场地、用餐、参观考察等费用),2023年8月25日前返回参会回执并汇款的普通参会人员为2000元/人;设备工程技术企业参会人员为2900元/人,2023年8月25日前返回参会回执并汇款的设备厂家参会人员为2600元/人。
注:需要现场或者提前领到发票的参会代表,请提前将会务费汇款到杂志社。会议费现场只能收现金,不能刷卡。
收款单位:《中国给水排水》杂志社有限公司;
开户行:建行天津河西支行;
账号:1200 1635 4000 5251 9625。
组委会联系方式
王领全 13752275003(主办、协办、技术报告申请等)
金晟(发言 展位 发票和预订房等)18622273726
于菁琳(会计)138 2116 5596
孙磊(广告、展示等)137 0211 3519
任莹莹(投稿等)151 2236 0102
丁彩娟(投稿等)13502042821
刘贵春(投稿等)137 5214 4199
沈靖怡(投稿、PPT等) 13114952784
魏天航 (PPT)18222656698
文凯(发资料等)138 2135 7475
电话:022-27835639 27835592 13752275003
E-mail:745105304@qq.com;cnwater@vip.163.com
传真:022-27835592
邮编:300070
地址:天津市和平区新兴路52号都市花园大厦21层
参会回执(复印有效)
请参会人员认真填写回执后,传真和E-mail传回,以便提前安排住宿。
传真:022-27835592 E-mail:wanglingquan88@163.com; cnwater@vip.163.com
|
单位
|
|
邮 编
|
|
|
发票快递地址
|
|
|
姓名
|
性别
|
部门
|
职务
|
电话
|
手机
|
E-mail
|
是否
住宿
|
房间类型和数量
|
| |
|
|
|
|
|
|
|
|
| |
|
|
|
|
|
|
|
| |
|
|
|
|
|
|
|
|
汇款
方式
|
可提前汇会务费
收款单位:《中国给水排水》杂志社有限公司
开户行:建行天津河西支行
账号:1200 1635 4000 5251 9625
纳税人识别号:91120103103370821H ;
注册地址、单位联系电话:天津市河西区气象台路99号 022-27836823
|
|
发票信息
专票()
电子普票()
|
请填写发票信息,以便给您开具发票
单位名称:
税 号:
地 址:
电 话:
开 户 行:
账 号:
|

投稿咨询:022-27835707
广告咨询:022-27835639
发行咨询:022-27835520
官方网站:www.cnww1985.com
联系邮箱:cnwater@vip.163.com

投稿咨询:022-27835707
广告咨询:022-27835639
发行咨询:022-27835520
官方网站:www.cnww1985.com
联系邮箱:cnwater@vip.163.com

中国给水排水2023-2024年大会技术报告申请
欢迎来自各部委行业管理单位、大高校、科研机构、设计院所、工程总承包(EPC)公司、水务集团、水务(排水)管理、污泥处理处置及资源化利用、工业(园区)污泥处理处置、固废处理及资源化利用、垃圾渗滤液处理、污水处理厂、水环境综合治理、黑臭水体治理、工业企业的水处理技术/管理专家等申请发言,作与会议主题相关的优秀报告。(王领全13752275003 主办、协办、报告等)中国给水排水2023年固废渗滤液大会、高浓度难降解废水大会生态环境领军班第七期火热招生中…… 一次入学,终身免费学习!
投稿咨询:022-27835707
广告咨询:022-27835639
发行咨询:022-27835520
官方网站:www.cnww1985.com
联系邮箱:cnwater@vip.163.com
欧仁环境颠覆性技术:污水厂扩容“加速跑”(原有设施不动,污水处理规模扩容1倍!出水水质达地表水准IV类标准!),推动污水治理提质增效。
诚征全国各地污水厂提标扩容工程需求方(水务集团、BOT公司、设计院等)!
诚征全国各地合作伙伴!咨询热线:欧仁环境 张总 186 6988 3696,卢总 186 6988 3690
自主研发EBOS膜泥耦合污水处理工艺,于活性污泥法工艺中结合生物膜法,利用生物膜法固定附着大量微生物,充足的底物浓度下增强系统酶活,将大分子有机物水解为小分子有机物,利用生物膜法和活性污泥法的耦合作用从而提升整体处理效率,并针对膜泥耦合工艺的技术特点量身打造Cbioxys-U系列产品。 转发赠送 中国给水排水电子期刊 !!直播抽奖 100份 中国给水排水电子期刊 !!
中国给水排水2023年固废渗滤液大会、高浓度难降解废水大会生态环境领军班第七期火热招生中…… 一次入学,终身免费学习!