22个污泥处理处置案例详解
十九大后,中国全面开启生态文明建设新时代,伴随“两山论”理念持续深化落地,水务行业逐渐走向精准施治、系统管理、合作共生的绿色发展新时期。中国污水行业经过多年的快速发展,虽然技术、规模等方面已达到较高的水平,但仍未实现全流程、全环节系统治理,“重厂轻网”、“重水轻泥”现象普遍存在,污水处理依然面临低效能运行问题。
在此背景下,E20环境平台联合E20研究院开启了本次污泥案例征集活动,并且根据污泥来源不同,将案例分为市政污泥处理处置、河道底泥处理处置、管网污泥处理处置三大类。截至目前,共征集到18家企业的22个污泥处理处置案例,具体案例名单如下。
来源:中国水网
十九大后,中国全面开启生态文明建设新时代,伴随“两山论”理念持续深化落地,水务行业逐渐走向精准施治、系统管理、合作共生的绿色发展新时期。中国污水行业经过多年的快速发展,虽然技术、规模等方面已达到较高的水平,但仍未实现全流程、全环节系统治理,“重厂轻网”、“重水轻泥”现象普遍存在,污水处理依然面临低效能运行问题。
在此背景下,E20环境平台联合E20研究院开启了本次污泥案例征集活动,并且根据污泥来源不同,将案例分为市政污泥处理处置、河道底泥处理处置、管网污泥处理处置三大类。截至目前,共征集到18家企业的22个污泥处理处置案例,具体案例名单如下。
(注:文中案例按项目推荐单位首字母排序)

22个污泥处理处置案例基本信息如下,文末可以为您看好的案例进行投票。
另外,我们还将对案例择优选入“2020水务行业优秀案例选编(第二期)”,其中将会包含案例更详细的信息,案例选编将在2020年9月17-18日上海水业热点论坛进行发布,敬请关注。
项目名称:海口市红城湖清淤工程
项目推荐单位:安徽佳明环保科技股份有限公司
项目所在地:海南省海口市琼山区
项目类别:河道底泥处理处置
项目概况描述
红城湖位于琼山区府城镇北侧,南临红城湖路,湖水面积约30万平方米,是海口地区一个主要景观水面和蓄洪湖。本项目主要包括红城湖水段的河道清淤、淤泥脱水干化及淤泥运输等相关工作。本次清淤工程量为20万立方米。
项目技术工艺/解决方案概述
(1)技术工艺/解决方案名称及原理
生态清淤+旋流筛分减量化+带式压滤脱水固结
根据红城湖的环境现状和我公司历年类似工程经验,选择环保绞吸式挖泥船带水作业,将池部底泥通过绞吸式挖泥设备在封闭空间绞吸制浆,通过泵送系统抽吸上来,通过密闭管道输送直接进入污泥筛分减量化设备。筛分减量化设备分为三级分离系统,筛分粒径为45~75μm以上,将污染底泥分不同粒径筛分出来,去除水中绝大部分的砂粒和部分粉粒、粘粒等,最终得到含水率55~75%的污泥,筛分不出来的细小颗粒物进浓浆沉淀堰浓缩沉淀后,过压滤机进一步脱水处理至含水率为40~50%,得到的泥饼经堆土处理进一步干燥后由密闭的运输车内外运处理,浓浆沉淀堰和压滤余水通过澄清后回排蓄水池。
(2)技术工艺/解决方案适用范围
适用于受污染河湖水库、城市河道等水体内源污染的清淤及污泥综合处理。
(3)技术工艺/解决方案特点及优势
工艺中环保绞吸具有如下特点和优势:
1)疏浚效率高:环保绞刀头扰动小,制浆浓度10~20%;
2)疏浚精度高:DGPS平面定位,由深度传感器进行挖泥深度控制,准确性高;
3)处理量大,Q≥500m3/h,密闭性输送,无二次污染;
4)高压泵送,输送距离远,可达10公里排距。
5)船体自带液压助力推进系统,受水位高低影响小,水位在0.5m-5m范围内均可作业。
工艺中污泥旋流筛分减量化及带式压滤设备具有如下特点和优势:
1)一级振动筛分单元:去除塑料、树叶等大颗粒杂物;
2)二级振动筛分单元:精度达45~75μm,进一步去除砂粒等大颗粒物质;
3)三级旋流筛分单元:絮凝筛分,进一步去除细颗粒物质,如部分粉粒粘粒等;
4)自动化控制,效率高,处理量大,最终得到含水率55~70%的污泥。
5)泥浆浓液进带式压滤机脱水后泥饼含水率达到50%,可连续作业。
工艺流程图/技术解决方案示意图
项目名称:凯里市污水处理厂污泥处置中心
项目推荐单位:安徽省通源环境节能股份有限公司
项目所在地:凯里市洗马河街道新台村
项目类别:市政污泥处理处置
项目概况描述
凯里市污水处理厂污泥处置中心是安徽省通源环境节能股份有限公司在凯里市投资建设的BOT项目,总投资5620万元,处理能力100t/d, 项目分两期建设,一期调理改性+高干脱水项目2015年开始建设并投入使用,二期炭化处理处置项目2018年建设并投入使用。
通源环境提供了环境整体解决方案,进行了项目方案设计、设备供应、系统集成和建设、运营管理。项目实施过程中运用了公司的核心技术高效环保调理技术、一体化高干脱水技术和污泥高干脱水炭化处理处置技术。
项目接收凯里市行政区域内污水处理厂含水率80%污泥,污泥脱水经过高干脱水、行炭化处理,每天产出15t污泥基生物炭,外运作为有机肥配肥、建筑材料生产原料等使用,彻底解决了凯里市污泥处理处置难题。
项目技术工艺/解决方案概述
(1)技术工艺/解决方案名称及原理
名称:污泥高干脱水炭化处理处置技术。
原理:含水率99%-80%的污泥添加调理剂预处理后,通过超高压钢制板框压滤机将污泥含水率降低至60%以下,再通过热处理将污泥干化炭化,过程产生的热解气引入二燃室燃烧作为补充热源,同时避免产生焦油。污泥炭化后含水率降低至5%以下,减量85%以上,形成的污泥基生物炭性能稳定,富含磷、钾和微量营养元素和疏水性能,满足园林绿化用基质等要求。
(2)技术工艺/解决方案适用范围
适用于市政污泥、造纸污泥等高有机质、低毒性污泥处理处置。
(3)技术工艺/解决方案特点及优势
1)污泥调理采用生物有机调理剂和液态无机盐类调理剂,调理后污泥pH:5.0-9.0。
2)超高压板框压滤机最大压榨压力可达5.0Mpa,压滤机采用多次分段增压的运行方式,将污泥含水率降低至60%以下。
3)污泥基生物炭含水率小于5%,返融率低,稳定化高,相对于含水率80%污泥,减量率大于85%。
4)吨污泥投资费用为45~50万元,直接运行成本为240-260元/吨(以含水率80%测算)。
5)烟气经处理后符合《生活垃圾焚烧污染控制标准》(GB18485-2014)。
6)污泥基生物炭pH:5.5~8.5,含水率小于5%,总养分含量大于3%,有机质含量不低于25%,满足《城镇污水处理厂污泥处置 园林绿化用泥质》(GB/T 23486-2009)。
工艺流程图/技术解决方案示意图
项目名称:二十埠河小流域综合治理工程(清淤及部分岸坡整治工程)
项目推荐单位:安徽省通源环境节能股份有限公司
项目所在地:安徽省合肥市瑶海区
项目类别:河道底泥处理处置
项目概况描述
二十埠河干流瑶海区段10.366km进行清淤,工程范围为:1包公大道-郎溪路段,长约2km;2、合店路-合马路段,长约8.486km。清淤方式采用环保绞吸式清淤,泥浆通过排泥管输送到河道中下游的底泥干化场。总清淤方量15.78万m³(水下测绘方)。
采用带式脱水系统对淤泥进行脱水固化,泥饼(含水率50%以下)外运,压滤液经处理后达标排放。
项目技术工艺/解决方案概述
(1)技术工艺/解决方案名称及原理
河道底泥带式脱水系统
(2)技术工艺/解决方案适用范围
黑臭水体整治 河道底泥清淤脱水处理处置
(3)技术工艺/解决方案特点及优势
适应范围广,能够适应河湖底泥的复杂特点;
能耗较低、占地面积少:单套装机功率67kW,占地面积约1亩;
操作简单运行成本低:人工、电费、药耗;
日处理能力:500m3/d(水下测绘方);
构造紧凑、式样新颖、操作管理方便,处理能力大、滤饼含水率低于50%。
工艺流程图/技术解决方案示意图
项目名称:天津津南污泥处理厂
项目推荐单位:北京艺高人和工程设备有限公司
项目所在地:津南区大孙庄,津南污水处理厂厂址北侧
项目类别:市政污泥处理处置
项目概况描述
项目名称:津南污泥处理厂工程(循环经济示范工程)污泥干化项目
设计单位:中国市政工程华北设计研究总院
工程规模:122t/d干基,进泥含水率65%-70%,出泥含水率:30%
热媒:导热油
厂址:津南区大孙庄,津南污水处理厂厂址北侧,总占地6.0公顷
处理工艺:高效污泥厌氧消化+板框脱水+干化工艺
污泥出路:绿化用土(或土地改良土)等
该项目2017年通过环保验收,已连续稳定运行3年。
项目技术工艺/解决方案概述
(1)技术工艺/解决方案名称及原理
技术工艺:卧式薄层污泥干化工艺;
原理:卧式薄层污泥干化工艺属于间接热干化工艺,干化机主要由外壳、转子及叶片、驱动装置三大部分组成,外壳为压力容器,其壳体夹套间可注入蒸汽或导热油作为污泥干燥工艺的热媒,内筒壁作为与污泥接触的传热部分,提供主要的换热面积以及形成污泥薄层的载体,其材质有多种材料可选,其中Naxtra-700高强度结构钢覆层材料广泛适用于市政/化工行业污泥,防腐、耐磨性优于其他材料;转子为一根整体的空心轴,其特殊的加工工艺可以确保转子在受热的同时高速转动时不产生挠度,始终使叶片与内筒壁的距离保持5-10mm,在转子的转动及叶片的涂布下,进入干化机的污泥会均匀的在内壁上形成一个动态的薄层,污泥薄层不断的被更新,在向出料口推进的过程中不断的被干燥。
(2)技术工艺/解决方案适用范围
卧式薄层干化工艺适用于市政污泥和石化污泥干化领域。
(3)技术工艺/解决方案特点及优势
1)安全性:系统密闭,含氧量控制在2%以下;系统可自惰性化,至少设置两种惰性化手段,真正做到本质安全;负压运行,负压值为-0.5kpa,避免粉尘及臭气外溢;37年应用历史上无任何安全事故。
2)灵活性:适用于多种类型污泥;可生产多种含固率产品,产品含固率35%- 90%;体积负荷低,整个干化过程只有10-15分钟,启停和排空时间短。
3)工艺简单:设备数量少,占地面积极小,操作控制简单;无需返混,直接越过“塑性阶段”;废气产生量少,仅为蒸发水量的10%,处理简单。
4)经济性:能耗低,蒸发效率高,可达45kg/m2·h;如果需要,可实现80%热能回收;维护成本低;全自动化控制,低监控需求。
工艺流程图/技术解决方案示意图
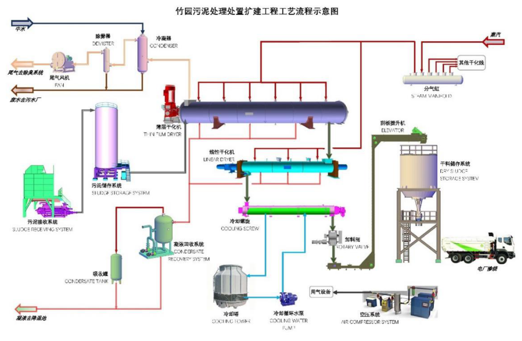
项目名称:竹园片区污泥处理处置扩建工程
项目推荐单位:北京艺高人和工程设备有限公司
项目所在地:上海浦东随塘路4915号
项目类别:市政污泥处理处置
项目概况描述
工程名称:竹园片区污泥处理处置扩建工程
建设单位:上海市城市排水有限公司
服务对象:竹园第一、第二污水处理厂及升级补量工程污水处理产生的脱水污泥(含水率80%左右)。
建设地点:随塘路4915号,上海航道局疏浚船舶基地以东,合流污水一期排放口以西,现状竹园污泥处理工程厂区内,工程占地面积1.59公顷。
建设规模:设计规模:223tDS/d(合1115t/d脱水污泥,含水率以80%计);
高峰处理规模:288.5tDS/d(合1442.5t/d脱水污泥,含水率以80%计)。
污泥处理处置采用干化至平均含水率30%后送电厂进行掺烧,含水率20%-33%可调,干化热媒采用电厂提供的废热饱和蒸汽。污泥干化采用“薄层干化+线性干化”两段法。臭气处理采用预洗涤、化学洗涤、生物除臭、活性炭吸附等组合工艺。
主要建设内容:新建污泥接收车间、污泥干化车间、降温池、冷却水池及中水提升泵房、给水增压泵房、中水取水设施、机修车间及仓库、35kV降压站、污水泵房、蒸汽管道以及配套电气、仪表自控、除臭和暖通、在线监测、视频监控、厂区道路及绿化等相关配套设施。建筑面积11047平方米。
最终处置方式:与煤协同焚烧
减量化程度:75%
项目技术工艺/解决方案概述
(1)技术工艺/解决方案名称及原理
技术工艺:卧式薄层干化+线性干化两段法工艺
原理:卧式薄层污泥干化工艺属于间接热干化工艺,干化机主要由外壳、转子及叶片、驱动装置三大部分组成,外壳为压力容器,其壳体夹套间可注入蒸汽或导热油作为污泥干燥工艺的热媒,内筒壁作为与污泥接触的传热部分,提供主要的换热面积以及形成污泥薄层的载体,其材质有多种材料可选,其中Naxtra-700高强度结构钢覆层材料广泛适用于市政/化工行业污泥,防腐、耐磨性优于其他材料;转子为一根整体的空心轴,其特殊的加工工艺可以确保转子在受热的同时高速转动时不产生挠度,始终使叶片与内筒壁的距离保持5-10mm,在转子的转动及叶片的涂布下,进入干化机的污泥会均匀的在内壁上形成一个动态的薄层,污泥薄层不断的被更新,在向出料口推进的过程中不断的被干燥。
线性干化工艺属于浸没式干化工艺,线性干化机为缓慢运行的U形或圆柱形螺旋结构。通过转子和壳体加热,利用其热容量大、停留时间长的特点,可有效释放污泥内部的结合水,转子线速度<1m/s,避免了对颗粒污泥可能造成的挤压、剪切,有效减少了粉尘的产生及机体磨损,延长了线性干化机的使用寿命,特别适合于中国污泥砂含量高的特点。
(2)技术工艺/解决方案适用范围
卧式薄层干化工艺适用于市政污泥和石化污泥干化领域。
(3)技术工艺/解决方案特点及优势
1)安全性:系统密闭,含氧量控制在2%以下;系统可自惰性化,至少设置两种以上惰性化手段,真正做到本质安全;负压运行,负压值为-0.5kpa,避免粉尘及臭气外溢;37年应用历史上无任何安全事故。
2)灵活性:适用于多种类型污泥;可生产多种含固率产品,产品含固率45%- 80%;体积负荷低,整个干化过程只有10-15分钟,启停和排空时间短。
3)工艺简单:设备数量少,占地面积极小,操作控制简单;无需返混,直接越过“塑性阶段”;废气产生量少,仅为蒸发水量的10%,处理简单。
4)经济性:能耗低,蒸发效率高,可达45kg/m2·h;如果需要,可实现80%热能回收;维护成本低;全自动化控制,低监控需求。
工艺流程图/技术解决方案示意图
项目名称:抚州市城市污水处理厂提标改造及扩建工程污泥处置项目
项目推荐单位:贝卡特环境技术(北京)有限公司
项目所在地:江西省抚州市
项目类别:市政污泥处理处置
项目概况描述
抚州市城市污水处理厂工程设计规模18.0×104 m³/d,出水直接按照《城镇污水处理厂污染物排放标准》(GB18918-2002)中的一级A标准执行。
抚州市为加强城市污水处理厂污泥处理,规范污泥处理处置与利用,在抚州市城市污水处理厂内设计污泥资源化处置中心,处理来自污水处理厂的污泥,其污泥日处置量100吨/天(含水率80%计),含10%的处理余量。
设计工艺:板框脱水+低温冷凝干化+制备燃料棒+协同处置的工艺路线(外部单位协同)。系统协同处置方向为:火力发电厂、生物质电厂等。
项目技术工艺/解决方案概述
(1)技术工艺/解决方案名称及原理
板框脱水+低温冷凝干化+制备燃料棒+协同处置
(2)技术工艺/解决方案适用范围
主要处理来自市政污水处理厂的剩余污泥,同时可以解决部分秸秆问题,充分实现了污泥的资源化利用。
(3)技术工艺/解决方案特点及优势
本解决方案特点:
1)采用板框脱水+低温冷凝干化+制备燃料棒+协同处置的工艺组合形式,彻底解决污泥处置问题。
2)利用板框机械脱水去掉污泥中的大部分水分,实现了减量化、节能的目标;
3)为了进一步降低污泥中的含水率,使污泥的处置出路变得更加容易,更加环保,更加节能,采用低温干化这一新型工艺;
4)为了解决污泥热值较低这一缺陷,利用了秸秆与污泥相结合的方案,不仅提高了污泥热值,同时也解决了秸秆处置问题。通过造粒生产的燃料棒,进一步实现了污泥体积的缩小,使污泥的运输成本得到降低;
5)含有生物质秸秆的污泥燃料棒,用于火电厂、生物质发电厂的燃料,使污泥灰飞烟灭,达到最终处置的目的。
工艺流程图/技术解决方案示意图
项目名称:阳江城南污水厂电渗透污泥脱水
项目推荐单位:广东新环环保产业集团有限公司
项目所在地:阳江城南
项目类别:市政污泥处理处置
项目概况描述
城南污水处理厂主要负责城南片区以及旧城区等部分区域的生活污水处理,一期工程日处理生活污水2万吨,自2015年投入运营以来每天都处于满负荷运转的状态。去年10月,城南污水处理厂二期工程正式开工建设,设计日处理污水量为4万吨,投入运营后将满足城南片区城市污水的处理需求。污泥处置需要将含水率降至40%或60%,原来污泥含水率直接99.2%降低至80%,80%含水率污泥处置费用约400元/吨;采用电渗透工艺以后污泥含水率的降低至60%,污泥重量减半,出厂处置费用降低一半;每吨污泥节约污泥处置费200元/吨;6万吨污水处理厂污泥量最少都30吨/天计;每日可节约6000元。每年产生效益219万元。
项目技术工艺/解决方案概述
(1)技术工艺/解决方案名称及原理:
电渗透脱水工艺。我们通过使用电渗透脱水机产生的电场对污泥产生作用,减弱污泥毛细水和结合水本身的电磁作用力,从而实现污泥毛细水和结合水与污泥颗粒的分离。在电场作用下,由于电流和电阻的作用会产生热量,产生的热量有助于污泥水分的蒸发,称之为电干燥。我们的脱水机同时具有电渗脱水和电热干燥两种作用方式。通过电渗透脱水,可以使含水率为80%的污泥降低至含水率40%及以下。
(2)技术工艺/解决方案适用范围:
市政污泥、工业污泥、养殖污泥。
(3)技术工艺/解决方案特点及优势:
1)含水率80%降低至60%-40%以下;2)占地面积小,吨污泥占地<1平方米;3)设备内部负压,无臭气外逸;4)能耗低比传统干燥设备节能30%以上。
工艺流程图/技术解决方案示意图
一次脱水机80%→电渗透脱水机→螺旋输送机出泥含水率60%~40%
项目推荐单位:琥珀环保技术(中国)有限公司,品牌:汉斯琥珀
项目所在地:深圳南山区
项目类别:市政污泥处理处置
项目概况描述
该项目用于处理南山污水处理厂的污泥,一期完成日处理400t污泥(80%含水率),建设4条日处理100t污泥干化线,占地面积9467㎡。就近利用两套联合循环机组余热锅炉的烟气资源,不仅减少了热源损耗、提高污泥处理效率和污泥处理量,而且可以大大降低了工程总投资。该项目自运行以来,处理的污泥量达到几百万吨,现每年运行时间超过8000h,实际运行所需的检修、维护工作量少,带式干化机整机全自动运行。
项目技术工艺/解决方案概述
(1)技术工艺/解决方案名称及原理
由用户将固含量约为20 % DS的脱水污泥输送到污泥干化车间,经过预处理后,进入到污泥干化装置中。污泥以面条形状铺设在烘干装置中的烘干带上。在选型设计干化装置时,我们假定已经过处理,不含直径 > 10 mm 的颗粒物质 (垃圾,金属部件,玻璃碎片等)。
污泥在装置内进行干化的过程中被移动运输,在运输至上部干化带的尾端时被投入下部干化带上。每一干化装置内上下布置安装4根干化带。随着污泥干度的上升,体积不断缩小。为了保证污泥均匀布置在各条干化带上,每一干化带都单独配置自己的驱动电机,可调频变速。被干化至70 % DS的污泥在下部干化带的尾端被投入水平安装的运输螺杆之内。此运输螺杆将颗粒污泥运输至相对应的链板运输装置,并由此链板运输装置将污泥继续运输至运输传送带上。此运输带将污泥投入由用户提供的集装箱内。
产生的蒸发液体是通过冷凝装置被冷凝排出。用户提供在冷凝过程所需要的冷却水,进水温度约29°C,回水温度约53°C。从干化系统排出的气体大部分循环使用,小部分排放进入臭气处理。干化车间的臭气以及干化系统排出的废气一级进行臭气处理系统,该系统是由二级化学洗涤+生物滤池+UV光解除臭装置构成。
在干化装置内是通过热水交换器对工艺循环气体进行加热处理。进入热交换器的水温约 100°C,而回流温度约 85°C。加热气体所需要的热水由用户提供。
为减少热能消耗,干化装置配置热能回收系统。
(2)技术工艺/解决方案适用范围
适用于市政污泥
(3)技术工艺/解决方案特点及优势
1)结构简单安全;2)整套装置的占地相对较小;3)运转状态不受外界环境条件影响;4)磨损部件少,干化带走速很慢;5)全自动连续运转;6)启动和停机快速简单;7)干化腔内粉尘浓度低,不存在粉尘燃烧和爆炸危险;8)臭气经过二级化学水洗塔+生物除臭处理工艺,安全可靠;9)可采用中温废热,例如来自沼气发电机的热循环水;10)出泥干度可在65-90%DS之间调节设置;11)产品颗粒度大,无需筛分和粉末循环反混;12)出泥已达到欧洲一级A卫生标准;13)适合各种类型的污泥焚烧后处理;14)无噪声和振动;15)可热循环和废热利用,能耗较低;16)运行维护成本极低。
工艺流程图/技术解决方案示意图
项目名称:昆山排水管通沟污泥处理工程
项目推荐单位:琥珀环保技术(中国)有限公司,品牌:汉斯琥珀
项目所在地:江苏省昆山市
项目类别:管网污泥处理处置
项目概况描述
昆山市排水管通沟污泥处置项目日处理量30 t/d,设备处理能力按照4m³/h进行设计。投运时间:2018年3月,项目目前运行状态良好。该项目采用的是预处理+回收利用的方法,将通沟污泥分离为大块物质、粗大物质、有机栅渣、砂砾、粉砂和污水等6部分。其中,大块垃圾中含有塑料、木块、石块等,可经环卫部门处理,实现回收利用;砂砾有机质含量低于5%,可直接作为低档建筑材料回收利用;粉砂可作为高档的建筑材料回收利用;有机栅渣有机物含量高,可作为碳源利用;滤出的污水通过管道重新输送至污水处理厂进行处理。
项目实施后,各种物质得到有效分离。这一工艺有效的降低了通沟污泥对环境污染的危害。
项目技术工艺/解决方案概述
(1)技术工艺/解决方案名称及原理
HUBER通沟污泥处理技术采用的是预处理+回收利用的方法,该工艺首先对通沟污泥进行分类,通过筛分、洗涤和过滤等预处理手段,将其分为生活垃圾和砂石、细渣以及污水5部分。生活垃圾和砂石根据颗粒粒径大小还可进一步细分为粗大物(生活垃圾和粗大石块,粒径10~100mm)、可沉砂砾(粒径0.2~10mm)和矿化物质(粒径<0.2mm)。
经过预处理之后,大块垃圾和砂石、有机污泥以及污水分别用不同方法进行处理。其中,大块垃圾中含有塑料、木块、石块等,可经环卫部门处理,实现回收利用;粒径在0.2~10mm的可沉砂砾经过洗涤后,有机质含量低于5%可作为低档建筑材料回收利用(用于路基、管基维护等);粒径<0.2mm的细砂可作为高档的建筑材料回收利用;经过脱砂后的有机污泥经过一定的处理达到焚烧要求后,可用于热电联产和家用供暖;滤出的污水则通过管道重新输送至污水处理厂进行处理,达到要求后排放。
1)进入通沟污泥处理站的污泥首先卸入污泥储存池,通过污泥储存池上的人工水平格栅(栅隙100mm)分离去除通沟污泥中的大块垃圾、石块和木块等大块故障物质。这些分离后的故障物质通过人工收集外运处置,并利用污泥储存池暂时存储污泥,以协调进泥与处理工艺之间的泥量平衡。
2)通过抓斗将污泥储存池的通沟污泥转移到喂料箱内,通过喂料箱定量地向洗涤转鼓分离装置喂料。洗涤转鼓分离装置通过转鼓筛网和冲洗水的联合作用能够将通沟污泥内尺寸大于10mm的故障物质、垃圾和石块分离出来。这一部分分离的故障物质可与水平人工格栅分离出的大块故障物质混合,外运至环卫部门处置:其中,一些大型有机物质,例如塑料袋,木块等可被筛分出来,进行焚烧处理;剩下的物料是比重较大,颗粒直径大于10mm石块和石砾,可进行简单填埋处理。
3)经过洗涤转鼓分离装置处理后的泥砂(粒径<10mm)通过管道流入洗砂装置进行处理洗涤和比重分选处理。洗砂装置通过冲洗水和COANDA比重分选机理对泥砂中的有机污泥和无机砂粒进行分选,分选出的0.2mm的细砂内有机含量低于3%,可作为低档建筑材料回收利用;分离出的泥水混合物溢流至后续处理段进行进一步处理。
4)洗砂装置的溢流混合液DN300不锈钢管进入精细过滤装置(栅隙3mm)进行深度过滤处理。精细过滤装置可将有机筛渣物质(>3mm) 分离出来,并通过螺旋输送机输送压榨后送至栅渣车贮存并外运。
5)经精细格栅过滤后滤液进入中间水池,通过潜水渣浆泵泵入水力旋流分离器进一步分离处理,通过水力旋流分离器分离精细格栅滤后液中75μm以上砂粒,分离后的污水排入管网并进入污水处理厂进行再处理。
6)水力旋流分离器排出的细砂进入砂水分离器进一步沉淀压榨,将细砂排出外运。
7)利用污水厂的中水作为冲洗用水。
(2)技术工艺/解决方案适用范围
市政管网通沟污泥处理。
(3)技术工艺/解决方案特点及优势
1)目前,该工艺在全球已有84个应用案例,国内有10多个在运行应用案例,单线最大处理能力超过10t/h。
2)主体设备均采用HUBER出产的全不锈钢制的设备,其质量较高,且耐磨损耐腐蚀性强(经过国内业绩实践检验),国内项目最长运行时间达到7年。
3)处理后的栅渣含水率低,出砂含水率低于15%,臭味少,降低填埋处理量,方便现场维护;设备保养维修少,操作费用省。
4)针对目前国内出现的超细砂沉积问题,增加了对大于0.075 mm超细砂的分离处理。
5)采用了优化工艺+喂料仓设计,确保进料负荷均匀,实现系统的稳定运行。
6)在精细过滤设备上,采用特定的清理方式防止堵塞。
7)出砂的有机烧失率低,小于<5%,可直接作为建材辅料使用。
工艺流程图/技术解决方案示意图
项目名称:光大水务海门项目污泥干化叠螺及配套安装
项目推荐单位:江苏博一环保科技有限公司
项目类型:污泥处理处置
项目所在地:原海门市青龙港化工园区污水处理厂,位于江苏省海门市青龙港化工园区大庆路东首。
参与环节:叠螺污泥脱水机、加药装置、输送机、低温干化机冷却塔等设备材料供应、安装、调试
项目概况
海门市达源水务有限公司提标改造项目,项目设计规模为日处理化工废水10000 m³/d,目前实际处理水量为6000-7000 m³/d,污水一企一管平台后流入污水处理厂,首先经过格栅去除大的漂浮物,后流入集水井,用泵提升至调节池,保证进水水质水量的均衡,调节池出水通过水泵泵入水解池,水解池出水进入水解沉淀池进行泥水分离,清水流入生化池,生化池出水进入二沉池进行泥水分离,二沉池出水用泵提升至高密沉淀池,在高密沉淀池前端预置一套粉末活性炭投加装置,进一步去除SS、COD、总磷;高密沉淀池出水流入臭氧催化氧化池,臭氧催化氧化池出水流入V型滤池,滤池出水消毒后达标排放。将现有活性炭滤罐作为应急备用。二沉池和高密池排泥排至污泥浓缩池,污泥再经“叠螺机+低温热力干化”处理工艺处理后外运。
项目技术工艺/装备简介
(1)技术工艺/装备名称:叠螺污泥脱水机、低温干化设备
工艺/装备原理:叠螺污泥脱水机由叠螺体、驱动装置、滤液槽、混合系统、架体等组成。叠螺污泥脱水机工作时,通过污泥泵将污泥提升至混合槽后,此时,加药泵也定量地对混合槽输送药液,搅拌电机带动整个搅拌系统将污泥与药液进行充分混合,从而产生矾花,当液位达到液位传感器上位时,此时液位传感器得到信号,使得叠螺主体电机工作,从而开始压滤流入至叠螺主体内污泥,在螺旋轴的作用下,将污泥一步一步提升至污泥出口,滤液则从固定环和游动环之间的间隙中流出来。
总的来说,叠螺污泥脱水机是运用了螺杆挤压原理,通过螺杆直径和螺距变化产生的强大挤压力,以及游动环与固定环之间的微小缝隙,实现对污泥进行挤压脱水的一种新型的固液分离设备。
低温干化:利用低温热泵除湿原理,采用对流热风干燥的方式对网带上的含水率80%的湿污泥进行干化减量,全套设备全封闭设计,干燥热风无热损。
(2)工艺/装备特点
叠螺脱水机广泛地运用在各行各业的污泥处理,其技术优势表现为:
1)不堵塞,减少冲洗用水量,节省水费,减少清洗用水回流造成的内循环负担;2)电控柜、絮凝混合槽和脱水主体一体化,减少占地面积,安装起来简单方便;3)脱水机基本处于封闭作业,且处理稳定、及时,使现场臭气减少到最低,改善工人的工作环境;4)实现全自动24小时运行,减少操作工人的劳动强度;5)螺旋轴运转速度低,耗电低,现场基本没有振动和噪音;6)日常维护时间短,维护作业简单;7)低温干化设备,多种成型技术,综合能效领先40%;8)除湿比高于行业标准2倍之多;9)无臭气排放,无需除臭;10)无热损,百分百利用;11)使用成本更经济,能效较低;12)稳定耐用,低温更安全。
工艺/装备流程图
项目名称:东坝污水处理厂升级改造项目
项目推荐单位:江苏博一环保科技有限公司
项目类型:污泥处理处置
项目所在地:北京市朝阳区东坝
参与环节:叠螺浓缩脱水系统设备材料供应
项目概况
本项目是对东坝污水处理厂(一期)项目进行升级改造, 东坝污水处理厂 (一期)项目目前建设规模为 2×104 m³ /d,采用循环式活性污泥法,简称 CAST 工艺,其出水水质执行国家《城镇污水处理厂污染物排放标准》(GB18918-2002)中规定的“一级 B”标准。实际出水可达国家《城镇污水处理厂污染物排放标准》(GB18918-2002)中规定的“一级 B”排放标准,其污染物去除率较高,处理效果满足设计标准,但达不到北京市地标《城镇污水处理厂水污染物排放标准》(DB11/890-2012)中的 B 标准的要求。污泥采用带机压滤脱水至 80%含水率以后外运处置。执行北京市《城镇污水处理厂水污染物排放标准》(DB 11/890-2012)中的 B 标准的要求,需要强化生物系统的脱氮功能,增加混凝沉淀过滤等深度处理系统确保 SS 达标排放,增加污泥深度脱水系统,需要对目前主体处理工艺做大幅度调整。
设计规模:20000t/d,变化系数1.49;生化+除磷污泥量:0.926tDS/d;超磁污泥量:4.44tDS/d;脱水至80%含水率以后外运至北京排水集团污泥处置中心。
项目技术工艺/装备简介
(1)技术工艺/装备名称
叠螺污泥脱水机、叠螺污泥浓缩机
(2)工艺/装备原理
叠螺污泥脱水机的主体是由多重固定环和游动环构成,螺旋贯穿其中形成的过滤装置。前段为浓缩部,后段为脱水部,将污泥的浓缩和压榨脱水工作在环片腔体内完成,以独特的滤体模式取代传统的滤布和离心的过滤方式。
污泥在浓缩段经重力浓缩后,被输送到脱水段,在前进的过程中随着滤缝及螺距的逐渐变小,以及背压板的阻挡作用下,产生极大压力,容积不断缩小,达到充分脱水目的。
(3)工艺/装备特点
适用范围广、设备不易堵塞、连续自动运行、节省运行费用、无二次污染、占地空间小、无人值守。
(4)应用工业领域
市政污水、食品、饮料、屠宰养殖、印染、石油化工、造纸、皮革、制药的各行业的污泥脱水。
工艺/装备流程图
项目名称:昆山新昆生物能源热电有限公司污泥低温干化焚烧项目
项目推荐单位:江苏绿威环保科技有限公司
项目所在地:江苏省昆山市
项目类别:市政污泥处理处置
项目概况描述
昆山新昆热电生物热电有限公司原为昆山市北部石牌工业区的小型热电联产企业,经过近年来的技术创新和改造,成为昆山市污泥处理处置的主要基础设施。项目采用“低温干化+焚烧”工艺处理处置昆山市市政污水厂产生的污泥,配备6条日出水量45吨的余热低温干化线、1台55t/h的燃煤+污泥协同焚烧锅炉、1台240t/d污泥独立焚烧炉,以及相应的污水处理、通风除臭、烟气处理等配套设施。项目设计最大处理能力600吨/日,年处理昆山市市政污泥16万吨(按80%含水率计)。在处理污泥的同时,项目还对外供热和发电。
项目技术工艺/解决方案概述
(1)技术工艺/解决方案名称及原理
污泥低温干化和协同、独立焚烧工艺
(2)技术工艺/解决方案适用范围
适用于污泥处理量较大、用煤量小或禁煤区域的污泥处理处置
(3)技术工艺/解决方案特点及优势
污泥采用低温干化热能消耗量小(<1.2吨蒸汽/吨水),干化废水污泥浓度低易于处理(CODcr<400mg/l)。特制的污泥焚烧炉对污泥适应性强(热值>1000大卡,水分<45%即可),热效率高达75%以上,焚烧污泥不添加其它燃料能产生蒸汽用于干化或发电供热。
工艺流程图/技术解决方案示意图
项目名称:西安市污水处理厂污泥集中处置项目-污泥厌氧消化系统
项目推荐单位:普拉克环保系统(北京)有限公司
项目所在地:西安
项目类别:市政污泥处理处置
项目概况描述
2019年普拉克与中节能(西安)生态环保有限公司签约西安市污水处理厂污泥集中处置项目厌氧系统采购合同,普拉克提供整个厌氧系统的核心工艺包、设备供货、调试运行等服务。中节能(西安)生态环保有限公司是中国环境保护集团控股子公司。中国环境保护集团有限公司是中国节能环保集团有限公司的全资子公司,1985年由国家生态环境部(原国家环保总局)发起设立,是中国节能旗下专业从事地上生态环境综合治理的平台公司,连续多年被评为“中国固废十大影响力企业”。
西安市污水处理厂污泥集中处置项目污泥处理规模1000吨/天(含水率80%),采用热水解+厌氧+干化的处理路线,污泥先进入热水解单元,随后进入普拉克的ANAMET厌氧系统进行消化处理。以四座厌氧反应器为主的厌氧系统目前已经稳定运行,可满足西安市主城区近一半以上的污泥处理需求,满负荷运行时每天产生沼气达到4.5万立方米,用于发电。1000吨的污泥经过厌氧消化,再进入离心脱水、低温干化等处理工艺,最终减量为240吨的终端产品,可作为建材原材料、园林绿化肥料等,实现绿色、循环和可持续发展。
项目技术工艺/解决方案概述
(1)技术工艺/解决方案名称及原理
主体工艺:热水解+厌氧消化+热干化
热水解后的污泥浆料首先进入调理反应器,在调理反应器单元完成除砂等过程后,由进料泵输送至后续进料换热单元,在该单元污泥浆料被降温至49℃以下,然后利用余压,污泥浆料再进入厌氧反应器进行消化,厌氧系统配有循环换热器,用于控制进料温度和环境温度影响引起的反应器内污泥温度变化。消化后的污泥自流入消化后污泥储反应器进行暂存。本项目调理反应器、进料换热单元、厌氧反应器、消化后污泥储反应器工艺成熟可靠,采用的核心设备(换热器、搅拌器)均为瑞典整机进口。
ANAMET®工艺,是利用厌氧微生物处理含有高浓度有机废物的生化处理工艺,物料中的有机物大部分被转化成沼气(含甲烷60%左右)。
这项技术的优势在于它生产出可再生能源-生物沼气,仅消耗极少能源和化学品,产生的沼气中含60-65%的甲烷,沼气可以用做沼气发电的燃料,产生的电能并网;或者提纯为生物天然气。
该工艺除能够降解有机物,还能把废弃物中的有机物变成可利用的绿色能源,是真正变废为宝的工艺。
ANAMET®工艺是一项经过实践检验的可靠技术,在全球范围内有多个成功的工程案例。
(2)技术工艺/解决方案适用范围
ANAMET®厌氧工艺可应用于处理城市固体废弃物(餐厨垃圾、污泥、厨余垃圾等)、农业废弃物(秸秆、果蔬、粪便等)以及高浓度工业废水及废渣(酵母废水、酒糟、醋糟等)。该工艺不仅适用于处理单一介质物料,也可协同处理多种介质的物料。
(3)技术工艺/解决方案特点及优势
普拉克专有技术ANAMET®的优势
1)ANAMET®反应器可制成钢反应器,工期短,使用年限长,目前国内已经有运行时间超过20年的反应器;2)处理污泥和有机垃圾的厌氧反应器的最大单体容积目前可以达到13000m³;3)对于规模大的项目,系统设备少,维护控制简单,节约占地面积;4)启动调试简单,运行稳定,耐冲击负荷;5)污泥降解率高,产气多;6)使用专有搅拌器,搅拌均匀,能耗低,不易磨损,不形成短流;7)体外换热,搭载专利换热器,效率高,易维护;8)厌氧工艺前通过污泥热水解,实现污泥细胞破壁释放更多有机物,实现组合高级厌氧工艺,使污泥的分解更彻底更高效。
2013-2020年普拉克连续多年被E20环境平台评为中国固废行业有机废弃物处理领域厌氧技术解决方案年度领跑者及中国水业污泥领域污泥厌氧消化技术领跑者。
凭借ANAMET®厌氧工艺的成功应用,普拉克公司获得了重庆市人民政府颁发的科学进步一等奖,由普拉克设计执行的湖南长沙餐厨垃圾处理项目获得“湖南省资源循环利用典型案例”、 “湖南省环卫行业标杆项目”等奖项。
工艺流程图/技术解决方案示意图
项目名称:秦皇岛市抚宁区中冶水务公司污泥无热干化项目
项目推荐单位:秦皇岛尼科环境科技有限公司
项目所在地:秦皇岛市抚宁区中冶水务公司厂内
项目类别:市政污泥处理处置
项目概况描述
项目名称:污泥无热干化处理示范项目。
建设单位:秦皇岛尼科环境科技有限公司。
建设内容:采用“污泥无热干化技术”建设污泥干化处理生产线,将污泥含水率从80%降至40% 。
建设规模:含水率80%的污泥处理能力,一期30吨/日。
占地面积:占地面积600㎡,建筑面积376.984㎡。
项目技术工艺/解决方案概述
(1)技术工艺/解决方案名称及原理
污泥无热干化处理生产线包括三个工艺段:污泥调理、脱水改性、通风干化。
①污泥调理:采用自主研制复合型脱水剂,对污泥中微生物细胞进行类破壁处理,并分解胞外聚合物,降低水分粘度,高效改善剩余污泥脱水性能,使剩余污泥中的水分和固体颗粒易于分离。
②脱水改性:基于“层间通道模式”理论研制新型脱水设备,水分排出阻力小,压力大,效率高。一个批次脱水改性处理10分钟内完成,达到60%~65%脱水率,污泥含水率降至55%。
③通风干化:进一步降低含水率,干化不加热,应用相变原理和湿交换原理,在等焓条件下,利用空气中水蒸气分压和泥饼中水分边界层的饱和水蒸气分压之差,对泥饼中的水分进行脱除,含水率可降至40%以下 (根据各地处理要求而定),污泥的质量可减少70%。
(2)技术工艺/解决方案适用范围
无热干化项目建设适用于城市污水处理厂、垃圾焚烧发电厂 、集中污泥处理厂等。
(3)技术工艺/解决方案特点及优势
技术特点及优势:
①采用专有调理技术和新型脱水改性技术、深度无热干化技术,处理过程不加热;②处理效率高:10分钟可完成一个批次脱水改性,污泥含水率降至55%以下,相较板框式压滤机一个批次3-4个小时的效率具有绝对优势;③干化效果好:脱水改性工艺段处理后,泥饼经过进一步通风干化,含水率可降至40%以下,通风干化工艺段泥饼含水率可根据处理要求进一步降低,最低可达10%,减量化显著;④能耗极低:相比热干化处理,能耗仅为其10%;⑤无二次污染:没有臭气及粉尘产生,脱水剂对环境无害;⑥资源化利用率高:泥饼可以满足后续焚烧、制建材或热解终等端处置所要求的条件,彻底实现减量;⑦适用性强:生产线配置灵活,可用于各种不同处理规模的生活污水处理厂和焚烧发电厂,也适用于大规模的城市集中污泥处理厂。
工艺流程图/技术解决方案示意图
项目名称:中信环境水务(辽阳)有限公司污泥项目
项目推荐单位:山东诺尔生物科技有限公司
项目所在地:辽宁·辽阳
项目类别:市政污泥处理处置
项目概况描述
中信环境水务(辽阳)有限公司成立于2004年11月,是由联合环境水处理(辽阳)有限公司更名而来,是中信环境技术有限公司以TOT方式收购原辽阳市中心区污水处理而成立。辽阳市中心区污水处理厂项目是辽河水系水污染治理工程的重要组成部分之一,主要处理市区排水管网收集的市政污水,厂区占地19公顷,受水面积33.7平方公里,设计污水处理量为20万吨/日。原有剩余污泥处理工艺为石灰+Fecl3,目前已改为PFS+高效脱水剂的处理工艺,处理后的污泥含水率约60%,日出泥量120吨,主要用于填埋处理。
项目技术工艺/解决方案概述
(1)技术工艺/解决方案名称及原理
城市污水剩余污泥无害化调理工艺
(2)技术工艺/解决方案适用范围
适用于处理城市污水厂排放的有机固废污泥干化处置,不造成二次污染;
(3)技术工艺/解决方案特点及优势
1)可代替石灰+铝盐/铁盐的处置工艺,药剂PH为中性,零污泥增量;2)取代及减少了石灰、铁盐的使用,减少了设备的磨损和备件更换频率;3)脱水剂药耗5-7kg/tds,铁盐300-350kg/tds,降低了运营成本;4)处理后的泥饼做焚烧填埋处置也不会造成二次污染;5)提高了单台设备的污泥处理量,增加了出泥量及泥饼掉落率;6)与添加石灰的处置工艺比,减少了H2S等有毒气体的释放,改善了车间环境。
工艺流程图/技术解决方案示意图
项目名称:上海泰和污水处理厂污泥脱水干化工程
项目推荐单位:上海复洁环保科技股份有限公司
项目所在地:上海
项目类别:市政污泥处理处置
项目概况描述
上海泰和污水处理厂,设计处理污水总规模为55万m³/d,近期规模为40万m³/d;近期设计污泥处理量为480吨/天(含水率80%),远期污泥处理总量达到650吨/天。该项目“污泥处理系统设备集成、供货、调试及伴随服务”由上海复洁环保科技股份有限公司中标并实施,采用“低温真空脱水干化成套技术装备”,将含水率99%左右的污泥一次性脱水干化至含水率40%以下,干污泥外运至石洞口污泥处置中心予以处置。
项目技术工艺/解决方案概述
(1)技术工艺/解决方案名称及原理
低温真空脱水干化成套技术改变了传统工艺流程,将物料的脱水与干化工序合成一体,在同一设备上连续完成。该技术利用低温(<100℃)真空干化原理,达到传统热力干化的脱水效果,最低含水率可达20%以下。
(2)技术工艺/解决方案适用范围
市政污泥以及石油化工、半导体芯片、电子信息、汽车制造等工业领域危废污泥的脱水干化、减容减量,工业固废与特种物料(高温、腐蚀性、多组分)的固液分离。
(3)技术工艺/解决方案特点及优势
节省了传统热力干化设备的占地面积,避免了脱水设备和干化设备的转换时间和劳动力,减轻了环保、安全上的压力,又将滤饼水份降至用户要求,最大限度地实现了污泥的减量化,并在一定程度上起到了杀菌灭活和无害化的作用,是物料脱水干化的新一代节能降耗设备。
工艺流程图/技术解决方案示意图
项目名称:河北省辛集污泥集中焚烧发电处置中心
项目推荐单位:上海国惠环保科技集团有限公司
项目所在地:河北省辛集市
项目类别:市政污泥处理处置
项目概况描述
辛集污泥集中焚烧发电处置中心(即“辛集市污泥资源化综合利用项目”)位于河北省辛集市制革工业区,占地34亩,总投资2.3亿元,设计产能为日处理含水率97%污泥8720吨,总装机容量为2台373.7t/d循环流化床污泥焚烧炉配2台6MW中温中压抽凝式汽轮发电机组,年发电量8640万千瓦时。项目采用国惠集团自主研发的SL-STPTM污泥资源化处理技术,对辛集市制革工业区、城市污水处理厂产生的工业污泥和市政污泥进行焚烧处置,污泥焚烧余热用于发电和供汽,从而实现污泥的“转废为能”。河北省辛集污泥集中焚烧发电处置中心的建成投产,彻底解决了北方皮都辛集市面临的“污泥围城”问题,有效缓解了辛集及周边市县的生态环境压力,推动辛集传统支柱产业进入了绿色发展新时代。
项目技术工艺/解决方案概述
(1)技术工艺/解决方案名称及原理
技术名称:SL-STPTM污泥资源化处理技术。
技术原理:SL-STPTM 污泥资源化处理技术是一项覆盖污泥处理处置全流程的成套技术,包含污泥改性、浓缩、脱水、燃料化、焚烧、灰渣制砖等环节。
1)污泥改性:针对不同污泥特性定制专用改性剂,污泥在前置改性反应器和深度改性反应器内与改性剂充分混合、反应,达到调理泥性的目的。污泥改性剂的作用是减少粒子和水分子的亲和力,使粒子增加絮凝力而粗大化,使其得到最佳的调质,充分分离自由水,同时能使间隙水和吸附水最大程度的分离,同时不产生胶质体。
2)污泥浓缩:在充分改性的基础上,运用重力脱水原理,采用无轴螺旋式聚合污泥浓缩机, 对污泥进行浓缩处理。污泥中的自由水和部分间隙水在重力作用下,自筛板过滤出来,污泥含水率降至80-85%。
3)污泥脱水:采用新型污泥调理脱水机,以工位连续作业模式实现挤压-调理-搅拌-再挤压,循环多次,实现污泥含水率快速降低至60%,再借助螺旋铰链+风道,充分降低含水率。
4)污泥燃料化制作:脱水后污泥进入燃料制作设备,通过挤压、破碎、糅制,形成有一定截面形状、大小和一定强度、致密度的污泥燃料。
5)污泥焚烧:采用输送装置将污泥燃料送入焚烧装置进行氧化焚烧,焚烧余热用来发电、供热,从而实现污泥的资源化利用。
6)灰渣制砖:将焚烧产生的炉渣进行建材利用。
(2)技术工艺/解决方案适用范围
适用于市政污泥处理、工业污泥处理、含油污泥处理、禽畜粪便处理、污泥暂存场污泥处理、河道清淤及淤泥处理。
(3)技术工艺/解决方案特点及优势
SL-STPTM污泥资源化处理技术是一项覆盖污泥处理处置全链条的成套技术,包含污泥改性、 浓缩、脱水、燃料化、焚烧、灰渣制砖等环节。与传统技术相比,改性环节不添加生石灰、铁盐、铝盐,脱水环节不利用外部热源进行热干化,最大程度地保留了污泥所含的热值,所制作的燃料低位热值在1600大卡左右,相当于标煤的三分之一,可实现自持燃烧。在氧化焚烧环节,采用“三 T”控制技术,确保污泥燃烧充分、彻底,飞灰产生量小,烟气在焚烧炉中停留时间为4~6秒,焚烧温度为850℃以上,从源头上有效控制二噁英的产生。污泥焚烧后剩下的灰渣,体积只剩原污泥量的5%左右,可制作成生态砖等建材,从而形成了良性的污泥闭环处理处置。
工艺流程图/技术解决方案示意图
项目名称:江苏南通如东县城“三河六岸”河道整治项目
项目推荐单位:上海同臣环保有限公司
项目所在地: 江苏南通如东县
项目类别:河道底泥处理处置
项目概况描述
该工程位于江苏省如东县掘港镇,因近年来部分河道的长期污染,河床底部沉积了大量的垃圾、淤泥等污染物,污染物长期影响着河道水质,对周边环境造成严重伤害。为了恢复城市水生态功能、改善城市水环境,该工程旨在对这些污染河道进行清淤固化处理,并彻底实现淤泥的无害化、减量化、资源化利用。
项目技术工艺/解决方案概述
(1)技术工艺/解决方案名称及原理
河道淤泥经绞吸船输送至储泥池,再经过垃圾分拣设备分拣后,泥浆依次到沉砂池、浓缩池中,将大颗粒砂砾沉淀去除,同时将淤泥浓缩,提高含固率;淤泥经提升泵进入到调理池,在搅拌装置的作用下,将PAC、PAM等絮凝剂与泥浆充分混合,调至脱水性能;调理好的泥浆经柱塞泵送至压榨机中进行压榨脱水,脱水后的泥饼含水率在40%以下。压榨脱水后底泥用做项目绿化用土及工程回填土进行资源化利用;压滤水进入清水池,再由滤布滤池进行处理,可直接排入水体或回收利用。河底采用河道底质改良技术、水生态系统构建技术组成的水域生态修复技术系统,对流域水体进行水生态修复,该系统技术能有效的消纳内源污染及面源污染(大气沉降、降雨、地表径流、岸边垃圾落叶等面源污染),恢复水体自然平衡的水生态系统。
(2)技术工艺/解决方案适用范围
此工程范围为如泰运河、掘苴河、掘坎河城区段沿河及部分支流河道,治理河道总长度为15.05km。工程设置了三个淤泥固化厂及两个资源化利用堆场,便于河道淤泥清淤固化后的处理处置。总清淤量为37.9万m³,共计采用了同臣环保10套河湖专用压榨机、2套滤布滤池及相关配套处理设备。
(3)技术工艺/解决方案特点及优势
1)稳定高效,处理量大:面对体量庞大的河道淤泥,能快速有效的进行清淤固化,处理量大,污泥含水率在40%左右,稳定高效。
2)安装便捷,操作简单:河道治理工程通常工期紧,且常采用临时作业平台进行处理,采用的设备具有安装便捷、操作简单,方便转场作业等特点。
3)低成本,更经济:工程采用的设备具有经久耐用、维护成本低等特点,且无需复杂的基础建设,减少占地面积和投资成本,在很大程度上节约了项目费用。
4)后期资源化利用率高:经清淤固化后的泥饼含水率低,资源化利用率高,后期可用作建材制砖、工程用土和绿化填埋土,彻底解决淤泥处理处置问题。且经处理后的滤液通过滤布滤池处理可直达排放保准排入水体或回收利用。
工艺流程图/技术解决方案示意图
项目名称:府河新区段河道综合治理项目1号脱水区底泥在线处理及士工管袋脱水工程
项目推荐单位:舒朋士环境科技(常州)股份有限公司
项目所在地:雄安新区安新县境内
项目类别:河道底泥处理处置
项目概况描述
项目解决方案为环保绞吸船水下清淤,通过管道输送到岸边淤泥在线处理装置,预处理后打入土工管袋靠自重力脱水。
本工程做1号脱水区,清淤量约16000方(平均含水率92%)。目标干度含水60%,处理量为450m³/h。该项目开工时间2019年11月24日,最终以淤泥含水率50%成功通过验收。
项目技术工艺/解决方案概述
(1)技术工艺/解决方案名称及原理
河湖淤泥环保清淤、工程泥浆高干度脱水处理方案
1)抽取淤泥,通过输泥管道输送至岸边淤泥脱水干化场地;
2)输泥管道将吸出的淤泥输送至平板震动筛,去除淤泥中的大颗粒杂质,随后进入均质池对淤泥流量和浓度进行调节;3)通过泥浆泵将淤泥加压至在线自动加药混合装置,实现淤泥的快速固液分离;4)经过在线处理的淤泥,通过软管送入土工管袋内,絮凝的淤泥在袋内与水分离,固体留在袋中,水透过袋壁流出;5)干泥可以从袋中取出运走,易地处置。
(2)技术工艺/解决方案适用范围
适用于河湖清淤,工程泥浆等泥水高干度脱水
(3)技术工艺/解决方案特点及优势
该工艺既能拥有传统机械脱水的优点,甚至比它们的优点更优(比如脱水干度),还没有传统机械脱水的一系列缺点。
1)无二次污染
绞吸船清淤时,吸泥装置在水下将清除的淤泥连同周围的水一起吸入管道,可防止淤泥及污染物扩散到水体中去,避免二次污染。
淤泥脱干时添加的药剂为国家允许使用药剂,整个过程精准加药不会对尾水产生影响。
该工艺在机械维护正常的情况下,不会产生机械脱水设备普遍存在的噪声污染。
2)大批量高效脱水,可缩短工期
绞吸船单线处理量大,清淤工期短。在线处理设备能配套绞吸船处理量对淤泥作脱水预处理,大幅提高脱水性能。土工管袋容量大,能一次性将大批量淤泥同时脱水,固液分效果极佳,脱水时间大大缩短。该工程8小时工作制,一组设备一个月完成至少1万m³淤泥的脱水干化,淤泥固含量平均50%以上,效率与效果同佳。工期缩短对周围生产生活条件和环境卫生影响也相应减小。
3)淤泥得到高干度脱水
该工艺无需对待处理淤泥进行预先浓缩处理,最终得到的淤泥干度同样很高。淤泥含水率低于60%(固含量可达40%~70%),比传统机械脱水后淤泥干度高。
4)滤水水质指标优于或接近原水体
使用特殊编织的土工管袋滤水,出水清澈,其处理前后的水质指标如表1所示。由表1可知,处理后的水质部分指标都有提高,并且土工管袋对磷污染的截留也有一定作用。经过土工管袋的滤出水,悬浮物含量非常微小,滤水水质总磷指标达地表Ⅲ类水的标准,COD、BOD5指标达地表Ⅰ类水标准。
表1 处理前后水质对比
5)可在处理过程中添加重金属螯合剂,不使淤泥中的重金属析出
某河项目因前期对河道淤泥检测,重金属含量不超标,无需处理。但针对重金属超标的河道淤泥还可使用螯合剂将重金属捆绑在干泥内,尾水排放无忧。
6)在线处理设备全自动化运行
该工艺配套设备少,主要为在线处理设备。在线处理设备结构紧凑,能耗低,易于移动和野外作业。整个处理过程能实现全自动操控,还能提供淤泥计量和累积,为工程量核算提供依据。配合物联网平台可实现对设备无人值守,做到智能运行。
7)脱水后淤泥就地处置和资源化利用
土工管袋可沿堤岸布置,连同干泥一起留在原地,起到强堤固岸的作用。该项目根据情况外运处理,将原泥污染程度分析后符合资源化方向的土壤当种植土使用,其他类型土壤可焚烧、填埋、筑路、做建筑材料原料等。目前因干泥无机物含量高,很多制砖厂收购干泥烧制砖块,还有市政公司收泥用于路基铺设。
项目名称:海口白沙门污水厂污泥处置项目
项目推荐单位:四川阳晨环境工程投资有限公司
项目所在地:海南省海口市
项目类别:市政污泥处理处置
项目概况描述
海口威立雅水务白沙门污水厂日处理污水30万立方米,每天大约产生120吨脱水污泥(80%含水率)。采用高效湿式氧化技术(HEWAO技术)进行污泥深度处理。剩余污泥浓缩至5%含固率后采用高压泥浆送入HEWAO系统,在220度、3Mpa的压力下和高压氧气进行氧化反应,实现微生物彻底破壁和彻底的灭菌杀毒,无机质聚集成细小悬浮颗粒,然后进入板框进行固液分离,得到含水率低于30%的无机营养土泥饼和澄清的氧化液。无机营养土泥饼的重量仅为原来脱水污泥重量15%,富含磷肥,外送作为园林绿化用土。澄清氧化液富含小分子有机物,返回污水厂前端作为优质的碳源。
项目技术工艺/解决方案概述
(1)技术工艺/解决方案名称及原理
技术名称:高效湿式氧化(HEWAO)污泥深度处理技术。
技术原理:将剩余污泥和压缩空气在高压高温条件下进行液相氧化反应,将污泥中大分子和固态有机物氧化分解成二氧化碳或者小分子有机酸,实现细胞彻底破壁,将有机物和水分释放出来,无机物聚合形成细小的悬浮颗粒,无需加药,经过板框压滤得到含水率低于30%的无机泥饼和富含小分子碳源的澄清氧化液,实现污泥高度减量化、无害化、稳定化和资源化处理的效果。
(2)技术工艺/解决方案适用范围
适用于各种市政和工业污水厂产生的剩余污泥的深度处理。
(3)技术工艺/解决方案特点及优势
1)高压高温氧化条件下,细胞彻底破壁,细菌病毒彻底灭杀。
2)处理效果接近污泥干化焚烧技术,减量率可以达到80-90%以上。
3)具有独有的能量回收系统,HEWAO系统正常运行时依靠污泥有机质氧化时放热即可维持系统的热量平衡,无需外界供给热量,系统运行成本主要为压缩空气电耗,仅为干化焚烧技术30-40%。
4)HEWAO系统全部实现国产化,投资成本仅为污泥干化焚烧技术30-40%。
5)项目建设周期快,占地面积小,工艺安全洁净,无烟气和二噁英的问题,二次污染小,环保审批难度远小于焚烧。既可以就地在污水厂内将污泥问题彻底解决,也可以集中建设污泥处理中心。
6)系统全密封,连续进料出料运行模式,自动化程度高,劳动强度低。
工艺流程图/技术解决方案示意图
项目名称:苏州工业园区污泥处置与资源化利用项目
项目推荐单位:苏伊士新创建
项目类型:工业园区污泥处理处置
项目所在地:江苏省苏州工业园区
参与环节:投资建设运营
项目概况
苏州工业园区污泥处置及资源化利用项目由苏州工业园区中法环境技术有限公司投资、建设和运营管理,设计总规模为日处理900吨湿污泥,其中一期工程(日处理300吨湿污泥)于2011年5月投产,二期工程(日处理200+100吨湿污泥)于2016年7月投产。项目遵循“产业协同、循环利用”的模式,选址于热电厂内,紧邻污水厂,实现三厂资源共享、协同发展。主体工艺采用苏伊士的两段式干化工艺,节能低耗、安全可靠,将污泥含水率从80%干化至20%,干污泥直接送往电厂与煤掺烧发电。项目投运后引入先进的制造业管理理念,做到生产管理标准化、现场管理精细化,遵循清洁生产的理念,全过程标准化、信息化、可视化运营。
项目技术工艺/装备简介
(1)技术工艺/装备名称
两段式污泥干化工艺
(2)工艺/装备原理
采用两段式污泥干化工艺,一段为薄层蒸发器,通过夹套内的蒸汽将滚筒里的污泥间接干化到含水率50-65%左右,此阶段污泥塑性较好,随后通过切碎机挤压成面条状,进入二段干化设备,即带式干燥机;二段采用直接吹热风的方式进行干化,干化后的污泥通过一个冷风区降温后,由刮板机输送至热电厂煤棚;通过设定不同参数,污泥干化装置可将含水率到从70-85%降低到10-35%不等。
(3)工艺/装备特点
A. 节能低耗
项目采用两段式干化工艺,一段污泥中水分蒸发产生的废热用于二段空气预加热,本身比其他普通干化工艺节能30%,同时通过自主创新,实现了污泥干化废热的第二次梯级利用,使得目前的干化能耗可以达到全球最低水平。
B. 安全可靠
项目采用两段式低温干化工艺,是一种国际先进工艺,技术本身安全可靠;辅以国际标准化管理和制造业精细化管理模式,结合法国苏伊士安全管理技术,通过整合、创新,形成了独特的管理模式,确保了污泥干化项目的安全连续稳定运行。
C. 二次污染少
项目以“出污泥而不染”作为治污理念,所有设备、车间均是微负压,避免了臭气的逸散;所有污泥池、污水池、干化设备等易产生臭气的地方,均对臭气进行了集中收集并送往电厂直接处理;污泥干化尾水在设计时即送往污水厂直接处理,以上措施均有效降低了二次污染的风险。
D. 资源化利用
两段式污泥干化工艺是一种低温干化工艺,污泥的接触温度不超过105℃,一方面减少了进入污水中的挥发性有机物,可以减轻后续的污水处理负担,另一方面有效地保存了污泥的热值,可最大化地进行资源化利用。
(4)应用工业领域
污泥处理处置
工艺/装备流程图
项目名称:常州武进污泥处置项目
项目推荐单位:无锡国联环保科技股份有限公司
项目类型:污泥处理处置
项目所在地:江苏省常州市武进区
参与环节:投资、建设、运营(BOO)
项目概况
常州武进区污泥处置项目采用由无锡国联环保科技股份有限公司研发的“调质深度脱水+热干化+自持独立焚烧”技术,处理规模500吨/天。剩余污泥在各污水厂内完成污泥深度脱水工艺,污泥含水率从98%降至55%左右。脱水后泥饼集中运送至位于夹山的焚烧厂内进行独立焚烧处置。含水率55%的污泥在焚烧厂内热干化至含水率35%左右送入污泥专用焚烧炉焚烧处置,焚烧产生的热量用于前端污泥干化。全过程无需添加使用额外能源、燃料,真正意义上实现了污泥自持独立焚烧处置,在实现污泥无害化、减量化的同时有着良好的经济、社会和环境效益。同时该技术获得了省部级鉴定:单项技术国内领先,集成技术填补了国内空白。
项目技术工艺/装备简介
(1)技术工艺/装备名称
调质深度脱水+热干化+自持独立焚烧
(2)工艺/装备原理
高压隔膜压滤机、污泥干化机、污泥焚烧炉
(3)工艺/装备特点
污泥调质深度脱水工艺段可集中处理也可分散布置于各厂内,灵活性高;
污泥热干化工艺可适用于多种介质,根据现场条件进行设计;
独立自持焚烧无需添加燃料,经济环保,烟气850°C停留5秒,高于垃圾焚烧标准要求;
各工艺段相对独立,可因地制宜,灵活运用,适应各种污泥处置方式;
日处理能力:500m³/d;
全工艺路线完整,真正做到了污泥无害化、减量化,污泥减量达到90%以上(相较于含水率80%污泥)。
(4)应用工业领域
污泥处理处置
工艺/装备流程图
22个污泥处理处置案例,您看好哪些?欢迎参与下方投票~








































































































